Soulfly999
Commander
- Registriert
- Mai 2007
- Beiträge
- 2.594
Moin, habe seit kurzem günstig einen 5800X kriegen können und habe ihn gegen meinen 3600 getauscht.
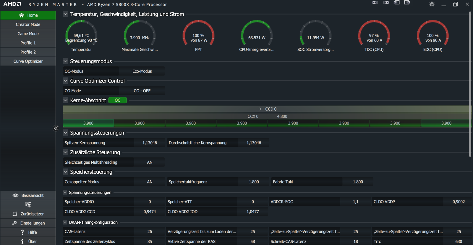
Mit Stock brennt der ja schon ganz gut alles ab trotz Deepcool AS500 Plus und ist im CB23 an der Grenze der 90 Grad angekommen.
Ich denke aber ich komme auch mit dem Eco Mode mit meiner RTX2080 zurecht. Im Eco schafft er im CB23 dann 12.xxx pkt. was mir doch etwas wenig erscheint oder? CPU-Z SC 653 und MC 5875
Bios:
PPT 87
TDC 60
EDC 90
Meine OC Zeit sind schon etwas weit hin, kenn mich nicht mehr so gut aus. Kann ich bei den Bios Werten ohne Offset noch was razuskitzeln?
Mit Stock brennt der ja schon ganz gut alles ab trotz Deepcool AS500 Plus und ist im CB23 an der Grenze der 90 Grad angekommen.
Ich denke aber ich komme auch mit dem Eco Mode mit meiner RTX2080 zurecht. Im Eco schafft er im CB23 dann 12.xxx pkt. was mir doch etwas wenig erscheint oder? CPU-Z SC 653 und MC 5875
Bios:
PPT 87
TDC 60
EDC 90
Meine OC Zeit sind schon etwas weit hin, kenn mich nicht mehr so gut aus. Kann ich bei den Bios Werten ohne Offset noch was razuskitzeln?
