Du verwendest einen veralteten Browser. Es ist möglich, dass diese oder andere Websites nicht korrekt angezeigt werden.
Du solltest ein Upgrade durchführen oder einen alternativen Browser verwenden.
Du solltest ein Upgrade durchführen oder einen alternativen Browser verwenden.
CPU Überhitzt trotz WLP und Kühler
- Ersteller Opilum
- Erstellt am
Matthias80
Commodore
- Registriert
- Sep. 2004
- Beiträge
- 4.487
Wo steht das?Sunweb schrieb:Meine Güte
Ich glaub ja bald du hast heute noch andere Gründe so MAD zu sein. 😅
Ergänzung ()
Irgendwie sowas muss es sein. Auch auf dem alten Board müssten die Temps und vorallem die Lautstärke heftig gewesen sein. Müsste der TE mal schreiben, ob den PC er oder vielleicht ein Kumpel installiert hat.d3nso schrieb:Eco mode etc
Müritzer
Commodore
- Registriert
- März 2017
- Beiträge
- 5.094
@Opilum
Du hast ja ein MSI Board und den 5800X, die Kombi hatte ich auch aber eine bessere Kühlung.Aber egal wie man es wendet und dreht der 5800X ist ein Heißsporn.
Den kann man in der Leistungsaufnahme bremsen OHNE viel Leistung zu verlieren, der gegenteilige Effekt ist eher wahrscheinlich. Da die CPU dadurch kühler läuft kann sie höher booten, einen anderen Kühler solltest du aber installieren.
Hier im Spoiler habe ich die Einstellungen mal als Bilder eingefügt was ich alles bei mir geändert habe im BIOS.
Das System lief immer stabil.
Firefly2023
Banned
- Registriert
- Sep. 2023
- Beiträge
- 8.684
Und nochmal…..das ist nicht nötig, da was zu machen.
Einen 5800x bekommt man völlig problemlos gekühlt, nutzt man einen vernünftigen geeigneten Kühler.
Wärmer als 78 Grad sollte der beim zocken nicht werden. Wird meiner zumindest nicht.
Einen 5800x bekommt man völlig problemlos gekühlt, nutzt man einen vernünftigen geeigneten Kühler.
Wärmer als 78 Grad sollte der beim zocken nicht werden. Wird meiner zumindest nicht.
Müritzer
Commodore
- Registriert
- März 2017
- Beiträge
- 5.094
Matthias80
Commodore
- Registriert
- Sep. 2004
- Beiträge
- 4.487
WtfFirefly2023 schrieb:völlig problemlos
Da sagt CB und hier im Forum aber was anderes.
Firefly2023
Banned
- Registriert
- Sep. 2023
- Beiträge
- 8.684
Hmmm, interessiert mich das? Nein! Denn ich sehe es live vor mir!
NZXT H510 Elite
Scythe Fuma 2
MX-6 als WLP
Aktuelle Daten meines Systems. Und jetzt?
Wir brauchen da nicht diskutieren. Der Kühler des TE ist für die CPU nicht geeigent. Fertig.
NZXT H510 Elite
Scythe Fuma 2
MX-6 als WLP
Aktuelle Daten meines Systems. Und jetzt?
Wir brauchen da nicht diskutieren. Der Kühler des TE ist für die CPU nicht geeigent. Fertig.
Anhänge
WinstonSmith101 schrieb:Außerdem würde ich die Lüfterkurve im MB anders einstellen.
Das haben mehrere Leute schon gesagt. Der TE sollte das unbedingt machen. Zusammen mit dem Eco-Mode sorgt das dafür, das der PC in der aktuellen Konfiguration auch nutzbar ist.
Bsp:
Mit B450 im Eco-Mode und ab 70 °C dreht der Lüfter mit 75 %, ab 80 °C mit 100 %
Mit B550 ohne Eco-Mode und ab 70 °C dreht der Lüfter mit 60 %, ab 90 °C mit 100 %
Das macht durchaus den Unterschied, das vorm Wechsel es "irgendwie" ging und danach eben nicht mehr.
Also ich hatte mir den Arctic Freezer 36 bestellt und hab ihn jetzt verbaut. Die CPU Temperatur steigt jetzt auf jeden Fall nichtmehr auf über 65°C. Auch läuft jetzt alles flüssiger und nachdem ich das BIOS aktualisiert hab, waren auch wieder alle meine apps zu sehen wie auch mein hintergrund. Also soweit schonmal ein großer Fortschritt.
Nur hab ich jetzt ein problem mit micro stuttering, also die games laufen wieder mit mehr fps, aber alle paar sekunden lagts kurz. Ich hatte das erst bei einem 2d game getestet und da hab ichs stark gespürt. Hab dann gesehen, dass mein ram nur mit 2133mhz läuft, weil die einstellungen im bios nicht übernommen wurden. Hab das dann geändert und merke bei dem 2d game eigentlich keine lags mehr. Aber wenn ich ein größeres game spiel hab ich doch noch immer starkes micro stuttering. Weiß jemand woran das liegen könnte? Bilder oder Infos kann ich auf anfrage natürlich schicken
Nur hab ich jetzt ein problem mit micro stuttering, also die games laufen wieder mit mehr fps, aber alle paar sekunden lagts kurz. Ich hatte das erst bei einem 2d game getestet und da hab ichs stark gespürt. Hab dann gesehen, dass mein ram nur mit 2133mhz läuft, weil die einstellungen im bios nicht übernommen wurden. Hab das dann geändert und merke bei dem 2d game eigentlich keine lags mehr. Aber wenn ich ein größeres game spiel hab ich doch noch immer starkes micro stuttering. Weiß jemand woran das liegen könnte? Bilder oder Infos kann ich auf anfrage natürlich schicken
Ergänzung ()
Danke dir, ich hab die einstellungen jetzt mal so von deinen screenshots übernommenMüritzer schrieb:@Opilum
Du hast ja ein MSI Board und den 5800X, die Kombi hatte ich auch aber eine bessere Kühlung.
Aber egal wie man es wendet und dreht der 5800X ist ein Heißsporn.
Den kann man in der Leistungsaufnahme bremsen OHNE viel Leistung zu verlieren, der gegenteilige Effekt ist eher wahrscheinlich. Da die CPU dadurch kühler läuft kann sie höher booten, einen anderen Kühler solltest du aber installieren.
Hier im Spoiler habe ich die Einstellungen mal als Bilder eingefügt was ich alles bei mir geändert habe im BIOS.
Das System lief immer stabil.
Anhang anzeigen 1565595
Anhang anzeigen 1565597
Anhang anzeigen 1565598
Anhang anzeigen 1565600
PPT Limit auf 95 W
Du kannst aber auch auf den 95 W ECO Mode gehen wie unter OC und testen.
Das findest du wenn du bei Precision Boost Overdrive auf Advanced stelles und PBO Limits auf Manual.
Anhang anzeigen 1565602
Firefly2023
Banned
- Registriert
- Sep. 2023
- Beiträge
- 8.684
In welchen Spielen hast du das Problem? Wie ist die Auslastung der GPU und der CPU. Übrigens ist es nicht ratsam, einfach blind was zu übernehmen, denn jedes Stück Silizium ist anders.
Stormfirebird
Admiral
- Registriert
- Sep. 2012
- Beiträge
- 9.554
Ich würde das aktuelle BIOS erneut flashen, und danach nochmal nur mit XMP anfangen.
Firefly2023
Banned
- Registriert
- Sep. 2023
- Beiträge
- 8.684
Warum? Was soll das bringen?
In apex legends bei niedrigsten graphic settings. Soll ich die CPU und GPU auslastung mal mit msi afterburner aufzeichnen und hier schicken?Firefly2023 schrieb:In welchen Spielen hast du das Problem? Wie ist die Auslastung der GPU und der CPU. Übrigens ist es nicht ratsam, einfach blind was zu übernehmen, denn jedes Stück Silizium ist anders.
Ergänzung ()
Das hab ich grad mal noch gemacht. Ist tatsächlich etwas besser geworden (keine ahnung ob das jetzt daran lag) aber ich hab immer noch so leichte rucklerStormfirebird schrieb:Ich würde das aktuelle BIOS erneut flashen, und danach nochmal nur mit XMP anfangen.
Stormfirebird
Admiral
- Registriert
- Sep. 2012
- Beiträge
- 9.554
Ich nehme an du hattest davor nichts in die Richtung oder war das einer der Gründe dass du dein Board gewechselt hast? Ansich absolut nervig sowas auf den Grund zu gehen.
Oke also irgendwie je länger ich das game offen habe desto stärker werden die ruckler
Ich hab das game jetzt auchmal länger offen gehabt und die ruckler werden immer stärker bis sich wirklich alles aufhängt, auch die musik auf spotify. Wenn ich aber aus dem game raustabbe ist wieder alles gut.
nein das ist jetzt mit dem neuen mainboard neu aufgetreten. Ich hatte Mainboards gewechselt, weil mein altes nur RAM mit bis 3400mhz unterstützt hat.Stormfirebird schrieb:Ich nehme an du hattest davor nichts in die Richtung oder war das einer der Gründe dass du dein Board gewechselt hast? Ansich absolut nervig sowas auf den Grund zu gehen.
Ergänzung ()
Ich hab das game jetzt auchmal länger offen gehabt und die ruckler werden immer stärker bis sich wirklich alles aufhängt, auch die musik auf spotify. Wenn ich aber aus dem game raustabbe ist wieder alles gut.
Stormfirebird
Admiral
- Registriert
- Sep. 2012
- Beiträge
- 9.554
Dann lass wirklich mal ein überwachungsprogramm nebenher laufen.
Ich bevorzuge dafür HWinfo weil man da wirklich so ungefähr alles direkt sieht.
Ich bevorzuge dafür HWinfo weil man da wirklich so ungefähr alles direkt sieht.
Sollte eigentlich nicht der Fall gewesen sein.Opilum schrieb:weil mein altes nur RAM mit bis 3400mhz unterstützt hat.
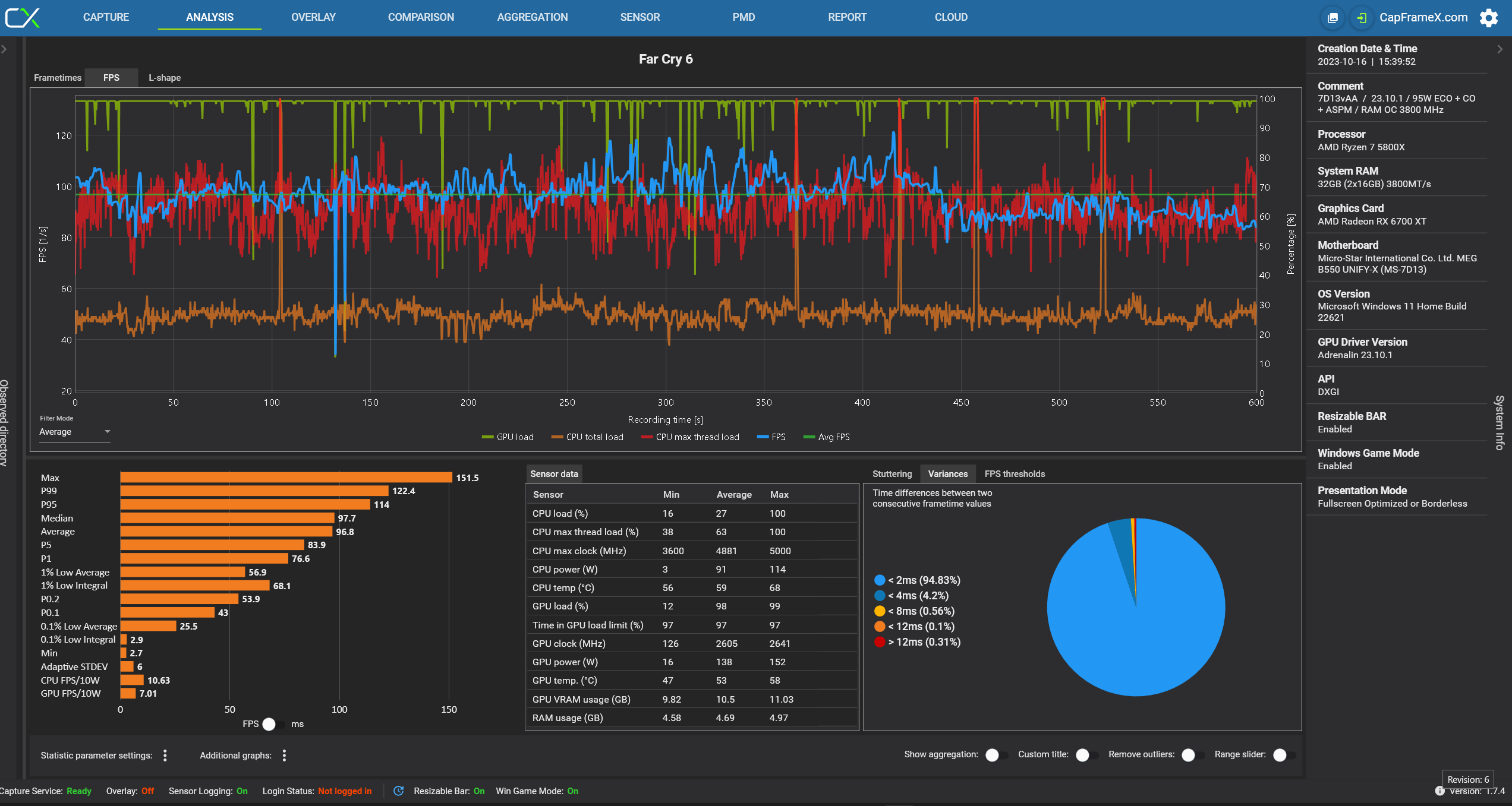
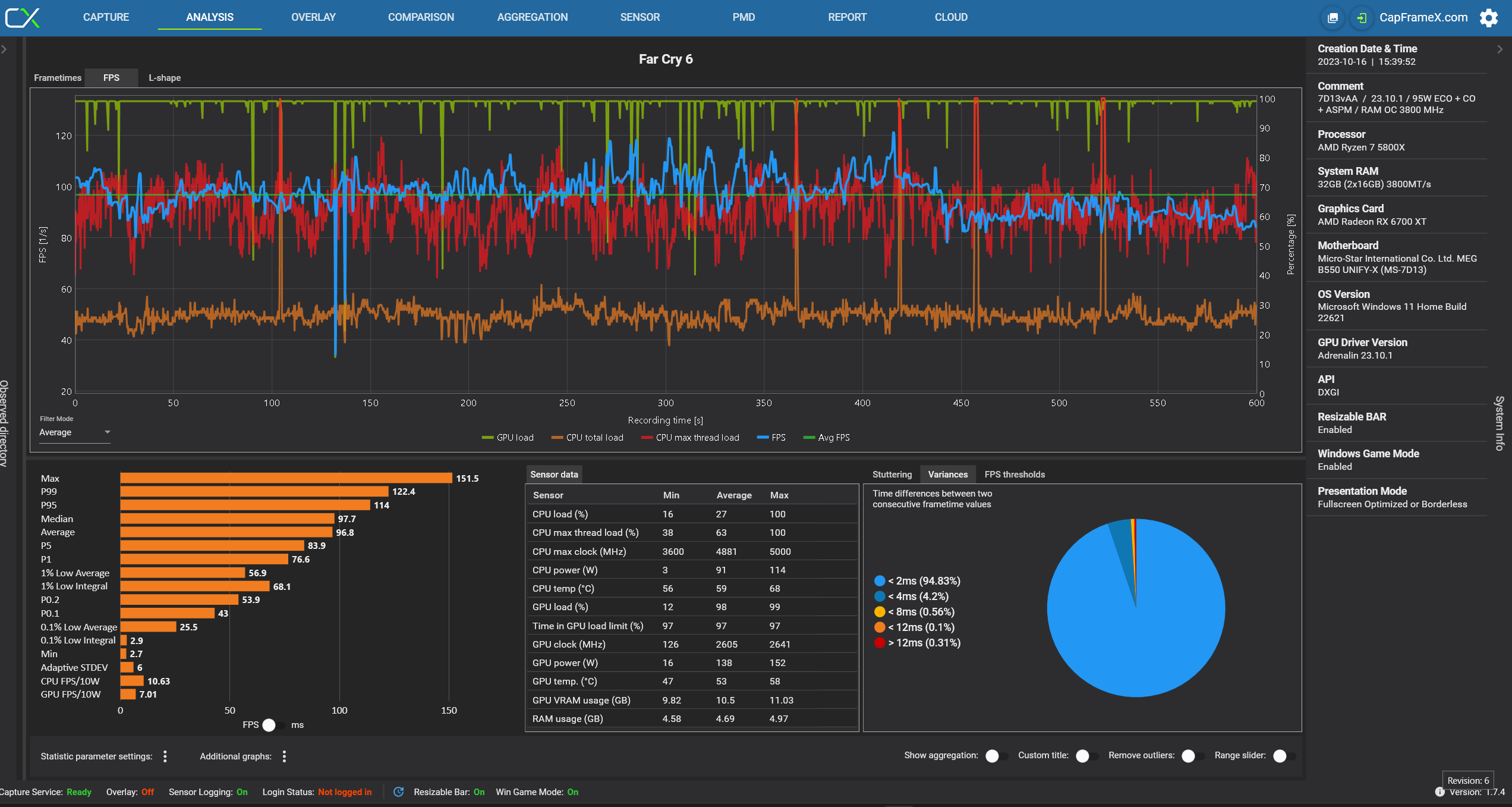
ich hatte schon mit msi afterburner das aufgezeichnet und die CPU auslastung sieht etwas komisch aus
Stormfirebird schrieb:Dann lass wirklich mal ein überwachungsprogramm nebenher laufen.
Ich bevorzuge dafür HWinfo weil man da wirklich so ungefähr alles direkt sieht.
Anhänge
Stormfirebird
Admiral
- Registriert
- Sep. 2012
- Beiträge
- 9.554
Da ist im Grunde nichts zu sehen was jetzt einen Hinweis geben würde.
CPU Auslastung ist kein guter Indikator für irgendwas, da steht jetzt zwar noch die Temperatur dran aber das garantiert trotzdem noch nicht ob der Takt halbwegs passt. Grafikkarte sieht reichlich entspannt aus, also doch eher CPU/RAM/Festplatten Ecke oder gar rein Software.
CPU Auslastung ist kein guter Indikator für irgendwas, da steht jetzt zwar noch die Temperatur dran aber das garantiert trotzdem noch nicht ob der Takt halbwegs passt. Grafikkarte sieht reichlich entspannt aus, also doch eher CPU/RAM/Festplatten Ecke oder gar rein Software.
Firefly2023
Banned
- Registriert
- Sep. 2023
- Beiträge
- 8.684
Was kommen denn für Werte beim 3DMark raus?
Habe ich es überlesen oder was hast du für ein Gehäuse?
Habe ich es überlesen oder was hast du für ein Gehäuse?
Ich habe jetzt nochmal Windows neu installiert und jetzt läuft alles perfekt. Ich habe nämlich nachdem ich den neuen kühler installiert hatte, windows neu aufgesetzt. Aber davor waren schon komischerweise alle meine apps und hintergrund usw weg. Und als ich das BIOS danach aktualisiert hatte, war alles wieder beim alten (also alle apps usw wieder da), was ja eigentlich nicht hätte sein sollen wegen der neuinstallation von windows. Also hats iwie sozusagen in einer anderen matrix windows neuinstalliert. Musste also nur nochmal windows neu aufsetzen
Danke auf jeden fall für die gute hilfe hier
Danke auf jeden fall für die gute hilfe hier
Ähnliche Themen
- Antworten
- 28
- Aufrufe
- 1.241
- Antworten
- 20
- Aufrufe
- 1.942
- Antworten
- 35
- Aufrufe
- 9.026
- Antworten
- 23
- Aufrufe
- 4.700
- Antworten
- 22
- Aufrufe
- 1.820





