Du verwendest einen veralteten Browser. Es ist möglich, dass diese oder andere Websites nicht korrekt angezeigt werden.
Du solltest ein Upgrade durchführen oder einen alternativen Browser verwenden.
Du solltest ein Upgrade durchführen oder einen alternativen Browser verwenden.
Energiesparplan Zen2/Zen3 (Ryzen 3000/5000)
- Ersteller sz_cb
- Erstellt am
-Mr.X-
Ensign
- Registriert
- Juli 2019
- Beiträge
- 187
cTDP control = Manual
CTDP = 65
Package Power Limit Control = Manual
Package Power Limit (PPT) = 88
ist es so richtig eingestellt wenn ich meinen 5900x mit 65W laufen möchte?
es war doch die rechnung: erziehlte TDP*1.35
also komme dann 65W*1.35 = 87.75
CTDP = 65
Package Power Limit Control = Manual
Package Power Limit (PPT) = 88
ist es so richtig eingestellt wenn ich meinen 5900x mit 65W laufen möchte?
es war doch die rechnung: erziehlte TDP*1.35
also komme dann 65W*1.35 = 87.75
Anhänge
-Mr.X-
Ensign
- Registriert
- Juli 2019
- Beiträge
- 187
werde bald sowieso alles wieder auf werkseinstellungen stellen den ich werde mit dem ClockTuner for Ryzen
etwas experimentieren und undervolten
hat jemand eine aktuelle guide weil die die ich gefunden habe sind schon etwas älter
etwas experimentieren und undervolten
hat jemand eine aktuelle guide weil die die ich gefunden habe sind schon etwas älter
Zuletzt bearbeitet:
- Registriert
- Apr. 2015
- Beiträge
- 614
Da es mich immer gewundert hat, dass sz_v4 Desktop und Programme ideal einschätzen konnte aber mit Videospielen so seine Probleme hatte, hab ich mal etwas rumprobiert und den Schuldigen ausfindig machen können.
Microsofts Spielmodus, welcher mittlerweile standardmäßig aktiviert ist.
Die Informationslage seitens Microsoft ist recht dünn, jedoch scheint mir der Modus die Prozessorpriorität in 3D Anwendungen unnötig hochzustellen.
Das kann mit alten Systemen, auf denen viele Altlasten mitlaufen durchaus FPS Gewinne erzielen, jedoch auf neueren Systemen, oder solchen, welche ordentlich gepflegt bzw. frei von Schlangenölsoftware sind, zu unnötig hohen P-states führen.
Ein paar Beispiele:
Ion Fury, Singlethread Last opengl (KMT Vsync):
Amid Evil, Unrealengine 4 direct3d11 (In-Engine FPS-Limit):
Darksiders 2, direct3d9 (Radeon Chill):
Ladezeiten, Anwendungsstart und Cpu-Limits bleiben dabei unverändert, da dort sz_v4 verlässlich hochtaktet.
Andere Energiesparpläne profitieren, wie zu erwarten, nicht vom Deaktivieren des Spielmodus, da diese unabhängig stets zu hochtakten
Microsofts Spielmodus, welcher mittlerweile standardmäßig aktiviert ist.
Die Informationslage seitens Microsoft ist recht dünn, jedoch scheint mir der Modus die Prozessorpriorität in 3D Anwendungen unnötig hochzustellen.
Das kann mit alten Systemen, auf denen viele Altlasten mitlaufen durchaus FPS Gewinne erzielen, jedoch auf neueren Systemen, oder solchen, welche ordentlich gepflegt bzw. frei von Schlangenölsoftware sind, zu unnötig hohen P-states führen.
Ein paar Beispiele:
Ion Fury, Singlethread Last opengl (KMT Vsync):
Amid Evil, Unrealengine 4 direct3d11 (In-Engine FPS-Limit):
Darksiders 2, direct3d9 (Radeon Chill):
Ladezeiten, Anwendungsstart und Cpu-Limits bleiben dabei unverändert, da dort sz_v4 verlässlich hochtaktet.
Andere Energiesparpläne profitieren, wie zu erwarten, nicht vom Deaktivieren des Spielmodus, da diese unabhängig stets zu hochtakten
Zuletzt bearbeitet:
Berom
Lt. Junior Grade
- Registriert
- Aug. 2012
- Beiträge
- 384
Lustiger weise bei mir das gleiche. Mit deinem V5 jetzt unter 40 Grad im idle und 20 w weniger. Aber auch unter Last bessere Temps. Obwohl mein 5900x bis 200w ziehen darf.Pizza! schrieb:Mir ist noch was aufgefallen, ich hab mal meinen XBox One Wireless Adapter ( USB Bluetooth ) angesteckt.
Hatte vorher das Kabel genutzt.
MotherPink schrieb:Da es mich immer gewundert hat, dass sz_v4 Desktop und Programme ideal einschätzen konnte aber mit Videospielen so seine Probleme hatte, hab ich mal etwas rumprobiert und den Schuldigen ausfindig machen können.
Microsofts Spielmodus, welcher mittlerweile standardmäßig aktiviert ist.
Die Informationslage seitens Microsoft ist recht dünn, jedoch scheint mir der Modus die Prozessorpriorität in 3D Anwendungen unnötig hochzustellen.
Das kann mit alten Systemen, auf denen viele Altlasten mitlaufen durchaus FPS Gewinne erzielen, jedoch auf neueren Systemen, oder solchen, welche ordentlich gepflegt bzw. frei von Schlangenölsoftware sind, zu unnötig hohen P-states führen.
Ein paar Beispiele:
Ion Fury, Singlethread Last opengl (KMT Vsync):
Anhang anzeigen 1112008
Anhang anzeigen 1112009
Amid Evil, Unrealengine 4 direct3d11 (In-Engine FPS-Limit):
Anhang anzeigen 1112011
Anhang anzeigen 1112012
Darksiders 2, direct3d9 (Radeon Chill):
Anhang anzeigen 1112013
Anhang anzeigen 1112014
Ladezeiten, Anwendungsstart und Cpu-Limits bleiben dabei unverändert, da dort sz_v4 verlässlich hochtaktet.
Andere Energiesparpläne profitieren, wie zu erwarten, nicht vom Deaktivieren des Spielmodus, da diese unabhängig stets zu hochtakten
Sorry translation might not be great but do you mean you should disable game mode?
- Registriert
- Apr. 2015
- Beiträge
- 614
- Registriert
- Jan. 2020
- Beiträge
- 728
MotherPink schrieb:Da es mich immer gewundert hat, dass sz_v4 Desktop und Programme ideal einschätzen konnte aber mit Videospielen so seine Probleme hatte, hab ich mal etwas rumprobiert und den Schuldigen ausfindig machen können.
Microsofts Spielmodus, welcher mittlerweile standardmäßig aktiviert ist.
Die Informationslage seitens Microsoft ist recht dünn, jedoch scheint mir der Modus die Prozessorpriorität in 3D Anwendungen unnötig hochzustellen.
Das kann mit alten Systemen, auf denen viele Altlasten mitlaufen durchaus FPS Gewinne erzielen, jedoch auf neueren Systemen, oder solchen, welche ordentlich gepflegt bzw. frei von Schlangenölsoftware sind, zu unnötig hohen P-states führen.
Ein paar Beispiele:
Ion Fury, Singlethread Last opengl (KMT Vsync):
Anhang anzeigen 1112008
Anhang anzeigen 1112009
Amid Evil, Unrealengine 4 direct3d11 (In-Engine FPS-Limit):
Anhang anzeigen 1112011
Anhang anzeigen 1112012
Darksiders 2, direct3d9 (Radeon Chill):
Anhang anzeigen 1112013
Anhang anzeigen 1112014
Ladezeiten, Anwendungsstart und Cpu-Limits bleiben dabei unverändert, da dort sz_v4 verlässlich hochtaktet.
Andere Energiesparpläne profitieren, wie zu erwarten, nicht vom Deaktivieren des Spielmodus, da diese unabhängig stets zu hochtakten
Phänomenal! Vielen Dank fürs Testen und kundtun!
Ich werde Deinen Post mal ganz oben verlinken
Bin ja von einen ryzen 3600 auf 3900 x geswitcht. Diesen habe ich per Offset undervoltage im BIOS mit 0,1 Volt. Bringt knapp 10 Grad niedrigere Temperaturen und unter cinebench r23 800 Punkte mehr auf 18400. Nun gibt es ein Problem sparplan 3 und 4. Aber nur bei mir denn diese Taktet die CPU soweit herunter dass er instabil wird und ab und zu crashed im Idle . Könnte jetzt ja denn Offset verringern aber mit sparplan 2 funktioniert alles wieder weil er nicht so brutal runter taktet. Braucht aber 5 bis 10 Watt mehr unter idle
PES_God
Fleet Admiral
- Registriert
- Juni 2011
- Beiträge
- 10.322
Regen3 schrieb:Geht bei dem Plan doch nicht um Performance, sondern darum, dass die Ryzens im Idle bzw. bei geringer Last nicht sinnlos hoch- und runtertakten.
Das ist jetzt unter Win 11 zu 90% weniger schätze ich mal.
Vllt kann es ja noch irgendwer bestätigen.
Amp!
Ensign
- Registriert
- Sep. 2018
- Beiträge
- 189
Habe mir heute mal die Version 4 geladen. Mein 5800X hatte Temps im Idle, die einfach unzufrieden machten, Und beim Stöbern im Netz, bin ich eben hier auf den Energiesparplan gestoßen. Es ist ein deutlicher Unterschied erkennbar:
Das hochtakten klappt bei Bedarf, also wenn das System es braucht, wunderbar. Ich bin erstmal zufrieden und das Ganze macht einen soliden Eindruk.
- vorher, Standard Energiesparpläne genutzt: im Desktop Idle zwischen 40 und 55 Grad
- danach, im Idle keine 30 Grad
Das hochtakten klappt bei Bedarf, also wenn das System es braucht, wunderbar. Ich bin erstmal zufrieden und das Ganze macht einen soliden Eindruk.
- Registriert
- Jan. 2020
- Beiträge
- 728
Undervolting ist hier wahrscheinlich eher die Ursache für die Crashs als der Sparplan. Geh doch mal eine Stufe niedriger ran beim Undervolting (bspw. -0,0875 V statt -0,1 V) und schau dann, ob V4 funktioniert.Mongoo schrieb:Bin ja von einen ryzen 3600 auf 3900 x geswitcht. Diesen habe ich per Offset undervoltage im BIOS mit 0,1 Volt. Bringt knapp 10 Grad niedrigere Temperaturen und unter cinebench r23 800 Punkte mehr auf 18400. Nun gibt es ein Problem sparplan 3 und 4. Aber nur bei mir denn diese Taktet die CPU soweit herunter dass er instabil wird und ab und zu crashed im Idle . Könnte jetzt ja denn Offset verringern aber mit sparplan 2 funktioniert alles wieder weil er nicht so brutal runter taktet. Braucht aber 5 bis 10 Watt mehr unter idle
Ich habe noch kein Win11 und zeitnah auch nicht vor, dorthin zu wechseln. Bei der derzeitigen "Optimierung" für AMD-CPUs in Win11 wage ich aber zu bezweifeln, dass der Sparplan unnütz ist. Aber ich lass' mich gern vom Gegenteil überzeugenPES_God schrieb:Das ist jetzt unter Win 11 zu 90% weniger schätze ich mal.
Vllt kann es ja noch irgendwer bestätigen.
Der Sparplan funktioniert gut bei Zen2 und Zen3. Bei Zen+ weiß ich es nicht. Versuch macht kluch!Mr Burns schrieb:Mal ne Frage...funktioniert v4 auch ordentlich bei Zen+ oder erst ab Zen2 ?
Vielen Dank für Dein Feedback!Amp! schrieb:Das hochtakten klappt bei Bedarf, also wenn das System es braucht, wunderbar. Ich bin erstmal zufrieden und das Ganze macht einen soliden Eindruk.
- vorher, Standard Energiesparpläne genutzt: im Desktop Idle zwischen 40 und 55 Grad
- danach, im Idle keine 30 Grad
Undervolting ist hier wahrscheinlich eher die Ursache für die Crashs als der Sparplan. Geh doch mal eine Stufe niedriger ran beim Undervolting (bspw. -0,0875 V statt -0,1 V) und schau dann, ob V4 funktioniert.Mongoo schrieb:Bin ja von einen ryzen 3600 auf 3900 x geswitcht. Diesen habe ich per Offset undervoltage im BIOS mit 0,1 Volt. Bringt knapp 10 Grad niedrigere Temperaturen und unter cinebench r23 800 Punkte mehr auf 18400. Nun gibt es ein Problem sparplan 3 und 4. Aber nur bei mir denn diese Taktet die CPU soweit herunter dass er instabil wird und ab und zu crashed im Idle . Könnte jetzt ja denn Offset verringern aber mit sparplan 2 funktioniert alles wieder weil er nicht so brutal runter taktet. Braucht aber 5 bis 10 Watt mehr unter idle
Bestimmt ist das die Ursache. Werd ich mal testen. Aber so ist mir auch OK. Braucht unter Last weniger und idle etwas mehr
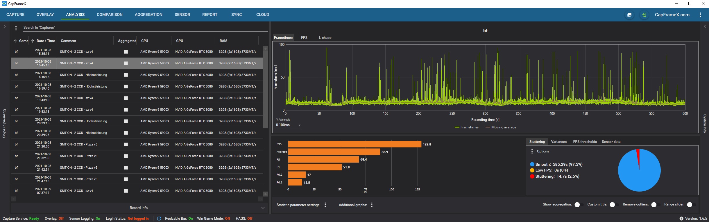
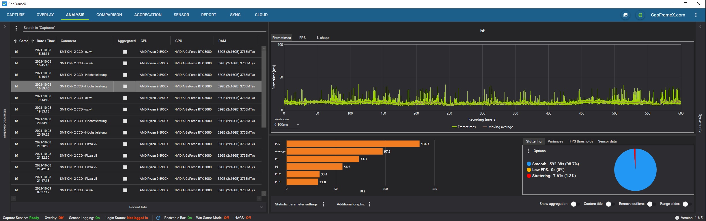
- 5900X
- RTX 3080
- Windows 11
- Battlefield 2042 Beta
- PowerPlan v4 vs. Höchstleistung
Habe sehr viel getestet (siehe Liste auf der linken Seite).
Ergebnisse waren immer gleich.
Mit deinem PowerPlan sehr viele Mikroruckler (auch mit dem PowerPlan von Pizza).
Bei Höchstleistung so gut wie keine Mikroruckler.
Mit ausgeschaltetem SMT und nur einem CCD (war ja die Universallösung beim 5900X und 5950X) waren die Mikroruckler dann natürlich auch bei euren PowerPlans weg, jedoch lief auch hier Höchstleistung besser.
Ähnliche Themen
- Antworten
- 10
- Aufrufe
- 1.909
- Antworten
- 30
- Aufrufe
- 5.935
- Antworten
- 4
- Aufrufe
- 1.614
- Antworten
- 544
- Aufrufe
- 179.095
- Antworten
- 11
- Aufrufe
- 1.630
