Fireplace April 2026

Gpu immer wieder am Spiken (pc Laggt neuerdings)

Draven112

Newbie
Registriert
März 2025
Beiträge
1
Screenshot 2025-03-09 194743.png
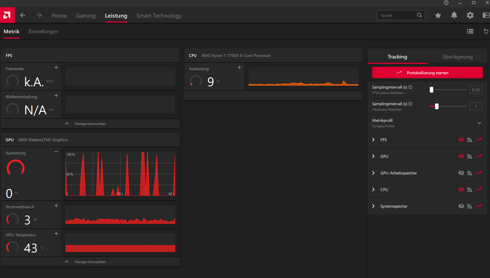
Sind diese Spikes normal? Und warum Laggt mein Pc neuerdings... wenn ich ein spiel spiele laggt mein Browser auf dem zweiten Monitor wie verrückt, Mauszeiger Lagt manchmal, Fenster Laden oder schließen sich schwerfällig. was ist da los? Ich kenne mich 0 aus mit Hard/Software jede Hilfe wäre Nett :)
 

Anhänge

  • Screenshot 2025-03-09 194803.png
    Screenshot 2025-03-09 194803.png
    140,2 KB · Aufrufe: 162
  • Screenshot 2025-03-09 195035.png
    Screenshot 2025-03-09 195035.png
    66,6 KB · Aufrufe: 176
  • Gefällt mir
Reaktionen: KEV24in_Janßen
Vielleicht damit anfangen, dein System komplett und lückenlos aufzulisten!?

Ein "Hallo" und "danke" ist auch immer gern gesehen ;)
 
  • Gefällt mir
Reaktionen: Wolfgang.R-357:, Firefly2023, xxMuahdibxx und 5 andere
Der zweite Monitor ist an der iGPU angeschlossen? Steck ihn doch mal an die Nvidia-Karte (und schalte deine iGPU im Zweifel im UEFI aus).
 
  • Gefällt mir
Reaktionen: Firefly2023 und xxMuahdibxx
Da der Verbrauch der GPU während der Spikes nicht hochgeht, würde ich auf Anzeigefehler tippen.
 
  • Gefällt mir
Reaktionen: redjack1000
Willkommen im Forum,
wo hast du den deinen Monitor angeschlossen? Mainboard oder GraKa? Hast du Leistungsprobleme oder stören dich die Zacken in dem Diagramm?
 
frames p. joule schrieb:
Steck ihn doch mal an die Nvidia-Karte
this
kartoffelpü schrieb:
Da der Verbrauch der GPU während der Spikes nicht hochgeht, würde ich auf Anzeigefehler tippen.

Nö weil dort nur die iGPU aufgelistet ist die verbraucht nicht wirklich viel ... die diskrete GPU ist wohl deutlich potenter und kann auch im Multi Monitor betrieb sparsam genug sein das die iGPU gar nicht gebraucht wird..

Was sogar positiv bei der CPU ist da keine GPU Abwärme abgeführt werden muss sondern nur reine CPU Wärme... dann Taktet die CPU vielleicht 50-100 Mhz höher.
 
Zurück
Oben