Benmchmarking 2
  • ComputerBase erhält eine Provision für Käufe über eBay-Links.

Speicher für Solaranlage gesucht

B.XP schrieb:
Das Problem ist an der Stelle das "wie vermarkte ich eigentlich Strom" - die entsprechenden Mechanismen sind nicht für viele Einzelpersonen mit kleinen Einheiten ausgelegt, sondern für Kraftwerksbetreiber die in der GWh-Skala einkaufen und verkaufen.
Die Lösung sind dann "virtuelle Kraftwerke" als Adapterlösung. Da hält dann aber auch wieder ein Vermittler die Hand auf.
Sowohl die Vermarktung als auch die Verantwortung für die Systemstabilität bedeuten wie Du sagst Aufwand. Ich verstehe nicht, wie das wirtschaftlich und fair funktionieren soll, wenn Kleinerzeuger sich dauerhaft davon entbunden sehen. Überschussstrom im Sommer? Nicht mein Problem! Unterdeckung im Winter? Nicht mein Problem!
B.XP schrieb:
In der Hinsicht sollten wir langsam zu dem Mindset kommen, mit dem wir auch Straßen bauen: Wo es einen Bedarf gibt wird ausgebaut und angepasst. Nicht die Belastung der Kapazität angepasst.
PV-Anlagen liefern nur wenige Stunden im Jahr ihre maximale Erzeugungsleistung, bei einer Spitzenglättung auf 70% verliert man 3% der Energie. Der Vollausbau für die letzte kWh PV-Strom wäre m. E. unverhältnismäßig, ansonsten bauen wir dreispurige Autobahnen zu den Dörfern.
B.XP schrieb:
Ich bin kein Fan davon Extremlösungen aus der Theorie zu durchdenken sondern pragmatische. Auch Elektroautos stehen im Schnitt >90% des Tages in der Gegend herum und bleiben hauptsächlich innerhalb ihrer Region. Dank großer Akkus ist der Bedarf fürs "Anstecken" auch nicht permanent vorhanden.
Das mag sein, aber es gibt sehr viele Zeitgenossen, die sehr pragmatisch darauf achten was ihr Optimum ist, sich auch gerne querverhalten und auf Verträge und Gesetze verweisen. Die Netzanlagen eines Wohngebiets müssen nach gewissen Planungsgrundsätzen projektiert werden. Wie viel PV und EV setzt man an? Wie viel davon als netzdienlich? Heute fließt der Strom noch über viele Kabel aus den 1960/70ern. Wer hat damals an PV und EV gedacht? Ich halte es für fahrlässig zu meinen die Zukunft der Mobilität auf Basis 100 % EV wäre schon geschrieben. Das ist sie nie. Oft kommt eine Wendung aus einer ganz anderen Richtung als der rein technischen.
B.XP schrieb:
Das ganze ergibt einen sehr stark "mittelnden" Effekt davon was an Speicher verfügbar ist und was nicht. Ob der Strom aus dem Akku beim Fahren verbraucht wird oder über das Netz verteilt wird, spielt wahrscheinlich gar nicht so die entscheidende Rolle.
Im "Großen" auf billanzieller Ebene lässt sich das tatsächlich gut mitteln, anders bei den kleinen einzelnen Verästelungen des Netzes.
B.XP schrieb:
Elektroautos als Speicher taugen auch nicht als Saisonspeicher - als solche sollte man sie dann auch in der Diskussion nicht behandeln. Interessant sind sie für die Spitzenglättung.
Problem ist, dass es relativ viele Phasen von mehreren "schwachen" oder "starken" Tagen gibt, so dass das Potenzial von EV wirklich nur auf kurzzeitig zu sehen ist. Das Backupsystem muss relativ oft anspringen.

Man wird sehen. Rein physikalisch mag das theoretisch umsetzbar sein, schwieriger wird es auf den Feldern Bezahlbarkeit/Wettbewerbsfähigkeit, (Geo-)Politik und Gesellschaft. Bei uns braucht es dafür dauerhafte Mehrheiten und viele, viele Euros. In China braucht man dafür...? Was eigentlich?
 
Binalog schrieb:
Ich verstehe nicht, wie das wirtschaftlich und fair funktionieren soll, wenn Kleinerzeuger sich dauerhaft davon entbunden sehen. Überschussstrom im Sommer? Nicht mein Problem! Unterdeckung im Winter? Nicht mein Problem!
Naja, ist ja eigentlich heute schon nicht so weil ab einer gewissen Leistung Rundsteuerempfänger vorgeschrieben sind. Ich denke der Punkt ist eher die nötige Automatisierung dahinter zu hängen, dass der Zugang für Kleinerzeuger einfacher wird - und diese einen gewissen Schutz vor Preisdumping erhalten.

Binalog schrieb:
Der Vollausbau für die letzte kWh PV-Strom wäre m. E. unverhältnismäßig, ansonsten bauen wir dreispurige Autobahnen zu den Dörfern.
Ganz deiner Meinung.

Binalog schrieb:
Ich halte es für fahrlässig zu meinen die Zukunft der Mobilität auf Basis 100 % EV wäre schon geschrieben. Das ist sie nie. Oft kommt eine Wendung aus einer ganz anderen Richtung als der rein technischen.
100% BEV wird's nicht geben, weil nicht für jeden Einsatzzweck das passende Werkzeug. Du klopfst Schrauben ja auch nicht mit dem Hammer in die Wand. Die Problematik geht aber auch in die Richtung, dass Alternativen wie e-Fuels und Wasserstoff noch mehr Strom brauchen. Biogas skaliert nicht mehr größer als der aktuell genutzte Umfang.
 
B.XP schrieb:
Die Problematik geht aber auch in die Richtung, dass Alternativen wie e-Fuels und Wasserstoff noch mehr Strom brauchen.
Was aber nur deshalb in Deutschalnd ein Problem ist, weil wir wieder mal denken, die Welt alleine retten zu wollen und damit alles lokal (anstatt "nur" global) emissionsfrei sein muss. Unabhängigkeit vom Rest der Welt ist zwar in tolles Ziel, wird sich aber nicht erreichen lassen.
 
An die "Speicher-Lohnt-sich-nicht-Fraktion".
Ändert sich eigentlich für euch irgendwas, wenn man in den Nachrichten ließt, dass die Leute von ihren Billigheimer-Stromanbieter gekündigt werden, und dann die Grundversorger Tarife bis zu 1 Euro pro kWh aufrufen in eurer Rechnung?

Ich drück ja allen die Daumen, dass euch das nicht passiert. Aber viele Energie-Unternehmen nehmen ja zu ihren alten Tarifen schon gar keine Neukunden mehr auf.
Meiner macht das z.b. ... ich liege bei 29ct pro kWh. Mein Anbieter nimmt gleich gar keine Neukunden mehr auf.
Wenn man jetzt von 1 Euro anstatt 30ct ausgeht, dann verkürzt sich ja die Dauer bis zur Gewinnzone ERHEBLICH (die Einspeisevergütung interessiert ja in dem Moment niemanden mehr ... ich meine ich verkaufe meinen Strom für 7 cent, und muss ihn dann für 100 ct zurückkaufen? WTF ... da verbrauche ich lieber alles selbst, und das geht ja ohne Speicher nicht).


Bei mir baut gerade der Dachdecker sein Gerüst ab. Am Kabel liegt 300V Spannung an. Mitten im Winter^^
 
Zuletzt bearbeitet:
Ja sicher rentiert es sich dann bzw. schneller. Ist halt auch wieder so ein Katz- und Maus-Spiel zwischen Angebot und Nachfrage von Speicher sowie Strompreisen und Speicherpreisen.

Man sollte aber realistische Preise zum Vergleich hernehmen. Ich kann mir das natürlich künstlich schön rechnen wenn ich Grundversorgerpreise heranziehe anstatt meiner Vertragsspreise.
 
foo_1337 schrieb:
Gibts die Teile irgendwo noch günstiger (eventuell Aliexpress)? Würde mich irgendwie zum testen mal interessieren?

Welche Alternativen zum PV Speicher könnte man den sonst noch nutzen (abgesehen von Sofort verbrauch, was ja das beste ist)? Zuhause hab ich nur einen kleinen Energiespeicher mit Battieren (Kein Lithium, Salzwasser oder sonst was) Natürlich hätte ich auch gerne einen großen PV Speicher, aber mir sind die PV Speicher einfach noch zu teuer bzw. müsste ich den Wechselrichter wieder austauschen, was ja auch noch dazu kommt.
 
Sylar schrieb:
bzw. müsste ich den Wechselrichter wieder austauschen, was ja auch noch dazu kommt.
Wieso müsstest du den Wechselrichter austauschen?
 
Die Lithium brauchen ja noch einen COM Anschluss und den hat meiner nicht bzw. wäre er nicht kompatibel dazu.
Habe mir nur einen günstigen wechselrichter aus China geholt, da ich nicht viel investieren möchte
 
Du meinst damit der Speicher weiß, wann er laden und wann er entladen soll? Dafür ist ja eigentlich nur relevant, ob du gerade Strom beziehst oder einspeist. Das weiß der Stromzähler, der Wechselrichter hingegen nicht (außer er bekommt es vom Stromzähler gesagt).

Ich habe mir vor ein paar Wochen den IR-Lesekopf von Weidmann gekauft und lasse den von einem Raspberry Pi mit Home Assistant minütlich auslesen. Will die Frequenz zukünftig noch deutlich erhöhen, denn um zu entscheiden ob ein Speicher laden oder entladen soll ist das natürlich zu träge. Nutze es aktuell nur dazu, um auf dem Handy zu sehen ob Überschuss vorhanden ist und um ein tägliches Log von Bezug und Einspeisung zu haben.
 
@Steffen hast du den Zähler mit einem Pin entsperrt? In der Regel werden die dann deutlich gesprächiger, bzw. granularer. Mein Zähler (Iskra) haut um Sekundentakt die Werte im Tausendstelbereich raus.
 
HisN schrieb:
An die "Speicher-Lohnt-sich-nicht-Fraktion".
Ändert sich eigentlich für euch irgendwas, wenn man in den Nachrichten ließt, dass die Leute von ihren Billigheimer-Stromanbieter gekündigt werden, und dann die Grundversorger Tarife bis zu 1 Euro pro kWh aufrufen in eurer Rechnung?

Ich drück ja allen die Daumen, dass euch das nicht passiert. Aber viele Energie-Unternehmen nehmen ja zu ihren alten Tarifen schon gar keine Neukunden mehr auf.
Meiner macht das z.b. ... ich liege bei 29ct pro kWh. Mein Anbieter nimmt gleich gar keine Neukunden mehr auf.
Wenn man jetzt von 1 Euro anstatt 30ct ausgeht, dann verkürzt sich ja die Dauer bis zur Gewinnzone ERHEBLICH […]
Das Ganze zeigt in erster Linie wie schwierig zuverlässige Prognosen sind.
Die Wahrheit liegt dann auch irgendwo zwischen „Strom ist ja total billig“ und „völlig unbezahlbar“.
Unsere Preisbindung läuft nächstes Jahr irgendwann aus, ich weiß auch nicht genau was das für uns konkret heißen wird. Einfach hochgerechnet aus den Zahlen von H2 2021 bedeutet das 1400kWh aus dem Speicher, die ich eben nicht beim Stromanbieter beziehen muss. Bei den aktuellen 25ct/kWh ganze 350€/a minus EEG-Vergütung von ~110€, Peak-Shaving unberücksichtigt.
Und da hast du schon einen Punkt: Bei 1€/kWh sieht die Rechnung gleich ganz anders aus.

Was man auch nicht vergessen darf: Der PV-Speicher entlastet das Netz, was gleichzeitig auch für eine gewisse Entspannung am Strommarkt sorgt da weniger Nachfrage. Natürlich geht das Angebot zurück…
 
Der PV-Speicher glättet ein paar der kleinen Peaks, aber die großen Peaks (wenn im Winter zu selten Sonne scheint und alle Speicher leer sind) glättet er nicht. Deshalb kann man IMO nicht sagen, dass ein Speicher das Netz entlastet, zumindest nicht dann wenn es wichtig wäre.

Etwas anderes wäre das, wenn die Speicher sich im Winter "zu günstigen Zeiten" aus dem Netz laden würden, um die Energie dann zu den Peaks (morgens, mittags, abends) wieder abzugeben. Das passiert aber momentan nicht. Ein Anreiz dazu wäre IMO eine Verbreitung variabler Stromtarife (Awattar, Tibber).
 
  • Gefällt mir
Reaktionen: ckone2208 und knoxxi
Warum lest ihr eure Zähler aus? Einfach damit ihr es digital in Excel oder so vorliegen habt? Mir erschließt sich noch nicht der Sinn dahinter. Danke.
 
Na in Excel sicher nicht, so oldschool bin ich auch nicht. Einfach weil es interessant ist und zu dem Thema hier auch sehr hilfreich, da man die PV Planung auch danach ausrichten kann. Auch für Automatisierungen kann das ganze sehr nützlich sein bzw. je nach Usecase sogar erforderlich.
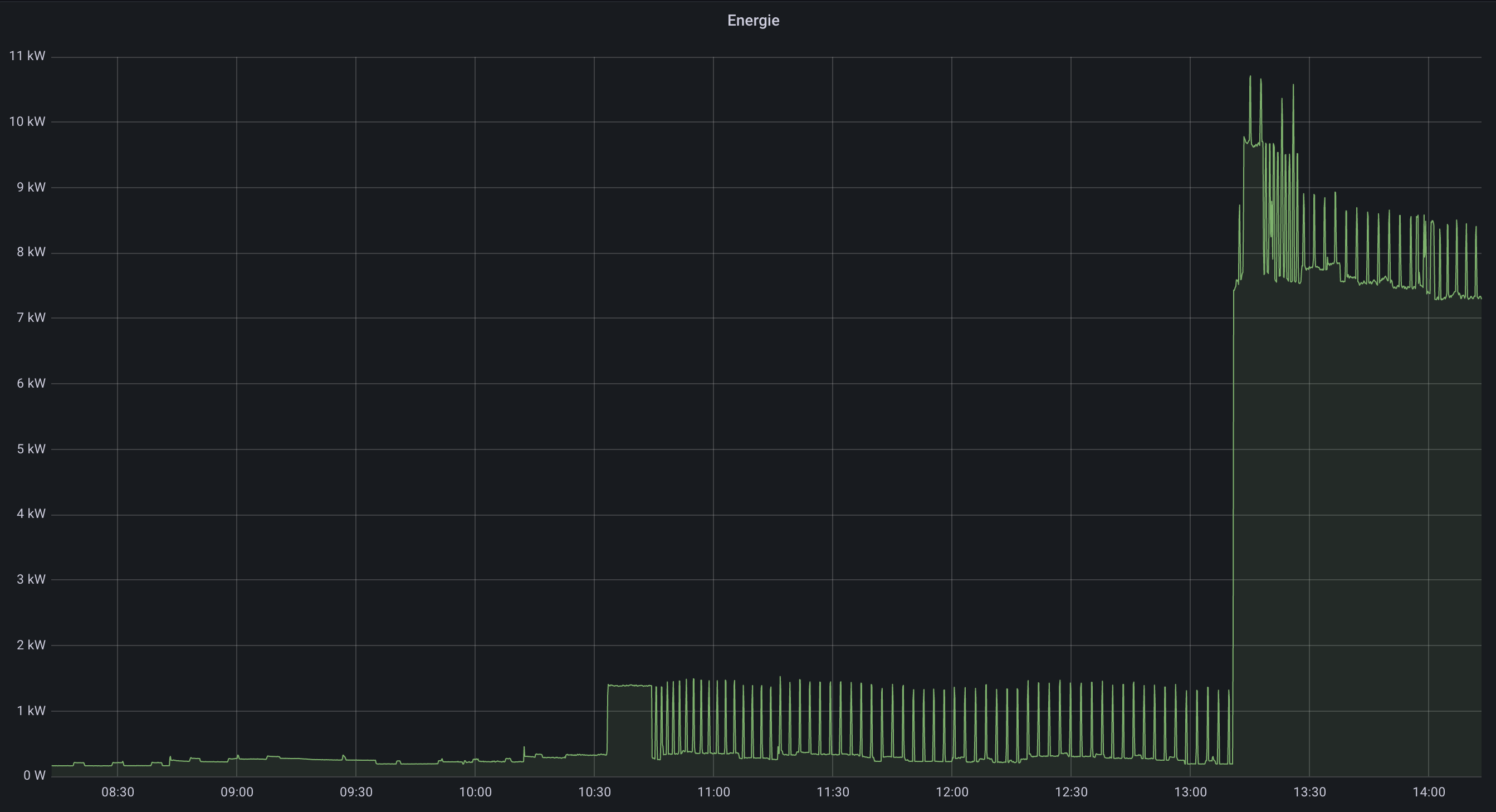
So sieht das z.B. bei mir aus. Die Spikes sind die Kaffeemaschine und ab kurz nach 1 wird das Auto geladen
1642598034368.png
 
Ok, gut. Dann sehe ich für mich keinen Sinn darin. Mir zeigt es ja an was ich produziere und wenn ich nicht anwesend bin, kann ich eh nur max. mit Startzeitvorwahl arbeiten. Die Automatisierung ist da noch nicht bei den Geräten des Alltags angekommen.
 
Langfristig wird es darauf hinauslaufen, dass es auch für Normalverbraucher weg vom reinen Arbeitspreis hin zu einem Leistungspreis kommt. Nur so lässt sich das notwendige vorgelagerte Backupsystem einigermaßen gerecht finanzieren. D. h. auch bei einer PV+Speicher-Kombination würde die maximale Jahresleistungsspitze einen großen Bestandteil der Stromrechnung ausmachen. Das wird bei PV+Speicher im Winter sein, da hier der Verbrauch am höchsten ist, die PV über Tage wenig bis gar nichts bringt und der Speicher dann leer ist. Der höchste Viertelstundenwert ist dann die Basis für den jährlichen Leistungspreis.
 
Steffen schrieb:
Du meinst damit der Speicher weiß, wann er laden und wann er entladen soll? Dafür ist ja eigentlich nur relevant, ob du gerade Strom beziehst oder einspeist. Das weiß der Stromzähler, der Wechselrichter hingegen nicht (außer er bekommt es vom Stromzähler gesagt).
Ich habe mal ein Deal gesehen vom Pylontech und da ist ja da die Rede, dass der Wechselrichter Kompatibel sein soll und ein COM Port braucht, was meiner ja nicht hat/kann. Wozu er gut ist, weiß ich nicht. Hab mich auch wenig damit befasst.

Habe einen günstigen Insel wechselrichter (nur nicht als Hybrid) und der kann das wohl nicht.
 
Zurück
Oben