Nur mit DX12gokkel schrieb:Witcher 3 scheint da nach dem Patch sehr CPU-hungrig zu sein, zumal bei Raytracing.
Du verwendest einen veralteten Browser. Es ist möglich, dass diese oder andere Websites nicht korrekt angezeigt werden.
Du solltest ein Upgrade durchführen oder einen alternativen Browser verwenden.
Du solltest ein Upgrade durchführen oder einen alternativen Browser verwenden.
Test The Witcher 3 Next Gen im Test: Benchmarks der Community zum Patch 4.02
- Ersteller Wolfgang
- Erstellt am
- Zum Test: The Witcher 3 Next Gen im Test: Benchmarks der Community zum Patch 4.02
Hast recht.....habe gerade was getestet....gokkel schrieb:@Bolwerk Ja da wird wohl die CPU limitieren... Witcher 3 scheint da nach dem Patch sehr CPU-hungrig zu sein, zumal bei Raytracing.
Jetzt wirds interessant:
In der ersten Map habe ich bei meiner Auflösung 5120x1440 99% GPU Auslastung
In Novigrad mit der verflucht hohen Latenz habe ich nur 60% Gpu Auslastung!!!
Lösung: Habe im Nvidia Treiber DXR eingeschaltet auf 6800x1900 und im Spiel von Randlos auf Vollbild
nun habe ich 99% Auslastung auf GPU und die gleichen FPS wie auf 5120x1440 aber mit einer viel geringeren latenz von nur 50ms
5120x1440= 60% GPU Auslastung in Novigrad
6800x1900= 99% GPU Auslastung in Novigrad
Gleiche FPS
Trotzdem muss ein patch her.....weil in der ersten MAP habe ich schon bei 5120x1440 99% Gpu Auslastung
in Novigrad 60% ......es sei denn ich schalte dxr ein
Zuletzt bearbeitet:
Cirael
Cadet 3rd Year
- Registriert
- Sep. 2021
- Beiträge
- 34
In Anlehnung an meinen vorangegangenen post habe ich mal ein paar screenshots gemacht, wie das hier aussieht, sonst glaubt einen das keiner:
Ich müsste/werde wahrschl. noch ein video machen, denn auf screenshots kommen die bugs nicht ansatzweise so katastrophal/amüsant rüber wie im bewegten bild.
Nochmal als Info:
W3 v4.00 + Hotfix 1
1080p + RT Ultra+ NV hairworks on und off (keine unterschiede bei den bugs und fps) + DLSS quality
RTX 3060M - latest nvidia driver. 5,6 von 6GB vram genutzt. Gamefiles sind gecheckt, 100% in ordnung.
(CPU utilization ist meist nur 30-40%, GPU aber auch nur bei 80-90% / 130W - keine hardware bottlenecks!
avg fps: 20-40fps auf RT Ultra. nur zum vergleich: ich hatte ~51fps in Portal RTX mit f*cking pathtracing auf ultra einstellungen (1/4 bouncing) und performance DLSS. Ich sollte in W3 eher bei 50-70fps liegen, das würde ich als "normal" empfinden bei RT + dlss wenn ich mir konkurrierende RT titel zum vergleich heranziehe)
KEINE MODS, clean installed, alles zuvor gelöscht auch game settings im userdir.
Alle probleme sind schlagartig weg wenn man RT ausschaltet.
mein fazit: das next gen update ist (auch nach hotfix 1) völlig kaputt. sowohl von der performance als auch durch glitches und bugs. Ich vermute entweder ist es möglichst "billig" umgesetzt oder nur auf rtx 4090 optimiert worden ("frame generation wirds schon spielbar machen" bla bla).
wenn ein video zu den screenshots interessiert, bescheid geben, evtl. cut ich was zusammen.
Ich müsste/werde wahrschl. noch ein video machen, denn auf screenshots kommen die bugs nicht ansatzweise so katastrophal/amüsant rüber wie im bewegten bild.
Nochmal als Info:
W3 v4.00 + Hotfix 1
1080p + RT Ultra+ NV hairworks on und off (keine unterschiede bei den bugs und fps) + DLSS quality
RTX 3060M - latest nvidia driver. 5,6 von 6GB vram genutzt. Gamefiles sind gecheckt, 100% in ordnung.
(CPU utilization ist meist nur 30-40%, GPU aber auch nur bei 80-90% / 130W - keine hardware bottlenecks!
avg fps: 20-40fps auf RT Ultra. nur zum vergleich: ich hatte ~51fps in Portal RTX mit f*cking pathtracing auf ultra einstellungen (1/4 bouncing) und performance DLSS. Ich sollte in W3 eher bei 50-70fps liegen, das würde ich als "normal" empfinden bei RT + dlss wenn ich mir konkurrierende RT titel zum vergleich heranziehe)
KEINE MODS, clean installed, alles zuvor gelöscht auch game settings im userdir.
Alle probleme sind schlagartig weg wenn man RT ausschaltet.
mein fazit: das next gen update ist (auch nach hotfix 1) völlig kaputt. sowohl von der performance als auch durch glitches und bugs. Ich vermute entweder ist es möglichst "billig" umgesetzt oder nur auf rtx 4090 optimiert worden ("frame generation wirds schon spielbar machen" bla bla).
wenn ein video zu den screenshots interessiert, bescheid geben, evtl. cut ich was zusammen.
Wichipingui
Ensign
- Registriert
- Apr. 2017
- Beiträge
- 233
Gute Idee! ich freue mich auf bald mitzumachen!
Donald24
Ensign
- Registriert
- Aug. 2004
- Beiträge
- 153
Für mich bleibt es ein Showcase! Nett, mehr aber nicht. Das Geruckel zusammen mit >150 Watt Mehrverbrauch inkl. Lautstärke allein an der Graka für 150 Stunden zu ertragen, würde mir sämtlichen Spielgenuß rauben!! Ich spiele mit 60hz UW superglücklich und das ganze RT-Gehype geht mir am *rsch vorbei. Das was man letztlich von RT beim Spielen im Jahre 22 hat, soll jeder selbst für sich entscheiden.
CloudConnected
Commodore
- Registriert
- Mai 2005
- Beiträge
- 4.529
YouTube
An dieser Stelle steht ein externer Inhalt von YouTube, der den Forumbeitrag ergänzt. Er kann mit einem Klick geladen und auch wieder ausgeblendet werden.
Ich bin damit einverstanden, dass YouTube-Embeds geladen werden. Dabei können personenbezogene Daten an YouTube übermittelt werden. Mehr dazu in der Datenschutzerklärung.
- Registriert
- Mai 2011
- Beiträge
- 22.475
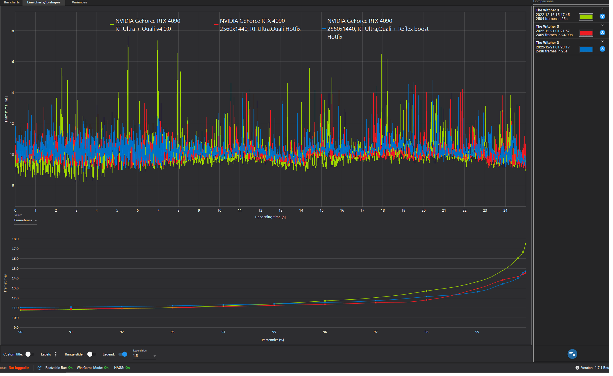
Power Limitiert? Wenn die GPU mit Reflex mehr verbraucht, wird sie natürlich langsamer, wenn sie nicht mehr verbrauchen kann^^Zer0Strat schrieb:Die Average FPS sind etwas niedriger mit Reflex on.
Ne, hab nicht mal den AF installiert auf dem System hier.Taxxor schrieb:Power Limitiert?
System: RX6800 XT, 5800X3D, DDR4-3200CL16
3.440 x 1.440, Preset „Höchste“: 92
System: RX6800 XT, 5800X3D, DDR4-3200CL16
3.440 x 1.440, Preset „Mittel“: 143
Also @Jan bitte mein altes Ergebnis für Höchste löschen, ich hole den Test mit der alten Version evtl. die Tage nach.
3.440 x 1.440, Preset „Höchste“: 92
Ergänzung ()
System: RX6800 XT, 5800X3D, DDR4-3200CL16
3.440 x 1.440, Preset „Mittel“: 143
Ergänzung ()
Evtl. habe ich mich bei der Auswahl des Presets verklickt und High und nicht Ultra, was das deutsche Höchste wäre, ausgewählt. Habe mit dem neuen Patch nochmal getestet und bei Mittel ähnliche FPS erziehlt und mit Ultra/Höchste nun 92FPS erreicht.Sgt.Grummel schrieb:
Also @Jan bitte mein altes Ergebnis für Höchste löschen, ich hole den Test mit der alten Version evtl. die Tage nach.
Zuletzt bearbeitet:
Poati
Captain
- Registriert
- Okt. 2009
- Beiträge
- 3.626
Hab das vorhin dann mal ausprobiert. Mit RSR und anschließenden FSR gibt es nochmal einen kleinen Performance Boost. Damit ist wäre dann auch RT drin, aber mir sagt die Optik ohne RT und dafür alles nativ plus RIS insgesamt mehr zu.Taxxor schrieb:Da auch FSR2 in diesem Spiel viel Unschärfe reinbringt, wied versucht, das zum Teil durch den schärferegler von RSR auszugleichen.
Ohne RT entspricht die neue Version dann aber im Grunde dem, was man auch vorher mit Mods erreichen konnte? Auch was Vegetation und Sichtweite anbelangt? Ich kenne von früher lediglich Texturmods und habe seit einer Ewigkeit nichts mehr in der Richtung probiert. Für faule Socken bringt dann das Update zumindest auch ohne RT einen optischen Mehrwert. Dort wo ich bisher unterwegs gewesen bin, macht sich die Beleuchtung auch nicht so sehr bemerkbar. Die Reflexionen fallen mir im Gewässer häufig auf und auch bei den Schatten tut sich was. Der Leistungsverlust bei RT steht aber trotzdem in keinem Verhältnis zum optischen Mehrwert.
Obwohl es vorhin dann wieder ganz gut lief, hatte ich nach 15 Minuten einen Crash und hab das Game nicht neugestartet. Ich warte noch ein paar Updates ab, da ich eh noch genug andere Spiele offen habe.
- Registriert
- Mai 2011
- Beiträge
- 22.475
Sollte so sein, ja. Man muss dann halt manuell alles auf "Höchste+" stellen, das Preset dafür gibts nur bei der DX11 Version.Poati schrieb:Ohne RT entspricht die neue Version dann aber im Grunde dem, was man auch vorher mit Mods erreichen konnte?
Die könnte man theoretisch auch direkt nehmen, wird nochmal besser laufen, allerdings gibt's dann auch kein FSR oder DLSS, aber wenn du sowieso nativ spielen willst, würde sich das anbieten.
Ergänzung ()
Die Beleuchtung vor allem in Verbindung mit der Umgebungsverdeckung dürfte eigentlich das sein, was am meisten auffällt wenn man irgendwo in einem Wald oder in einer Stadt ist.Poati schrieb:Dort wo ich bisher unterwegs gewesen bin, macht sich die Beleuchtung auch nicht so sehr bemerkbar. Die Reflexionen fallen mir im Gewässer häufig auf und auch bei den Schatten tut sich was. Der Leistungsverlust bei RT steht aber trotzdem in keinem Verhältnis zum optischen Mehrwert.
In sämtlichen Bereichen mit Gassen oder Durchgängen zeigt sich der Unterschied am besten.
"Höchste+"
"RT Ultra"
Man merkt auch, wie sich die Farben der Wände verändern, weil diese dadurch beeinflusst werden, an welchen Materialien das Licht reflektiert wurde, bevor es auf die Wände getroffen ist.
Und wie bei gutem RT üblich, fällt einem das erst mal gar nicht so wirklich auf, bis man es dann mal wieder ohne RT sieht und sich fragt, warum einem vorher nie aufgefallen ist, wie schlecht das aussieht^^
Zusammen mit den Reflexionen, die das Wasser wirklich stark aufwerten, bin ich auch durchaus bereit, dafür in meinem Fall auf 40% meiner FPS zu verzichten (~125 auf ~75 in der Benchmark Szene und ein kleines bisschen davon kommt ja noch vom Unterschied Höchste/Höchste+).
Es ginge sicherlich auch noch performanter, wenn man einen ordentlichen DX12 Port gemacht hätte, aber dank Frame Generation und 80FPS Limit hab ich sowieso keine Probleme damit, wobei meine CPU tatsächlich heute in Novigrad ab und zu mal kurz Probleme hatte die 40FPS zu halten, die sie für die 80 mit FG halten muss.
Zuletzt bearbeitet:
karl_laschnikow
Lt. Junior Grade Pro
- Registriert
- Okt. 2010
- Beiträge
- 506
Bei mir sind durch den Hotfix die Average FPS ebenfalls ein wenig schlechter geworden, dafür sind aber die Perzentile ein wenig besser geworden.
Reflex hatte ich vor dem Hotfix nicht getestet, macht bei mir die Averages aber minimal schlechter und die Perzentile minimal besser.
Reflex hatte ich vor dem Hotfix nicht getestet, macht bei mir die Averages aber minimal schlechter und die Perzentile minimal besser.
Anhänge
- Registriert
- Mai 2011
- Beiträge
- 22.475
@karl_laschnikow Wie viele Runs hast du denn gemacht um das zu verifizieren? Nur jeweils den einen aus dem Screenshot?
Ich hab alleine schon bei den average FPS teilweise mal in einem Durchgang 73 und im nächsten Durchgang 77 FPS gehabt, das schwankt ziemlich stark
Ich hab alleine schon bei den average FPS teilweise mal in einem Durchgang 73 und im nächsten Durchgang 77 FPS gehabt, das schwankt ziemlich stark
Sgt.Grummel
Lt. Commander
- Registriert
- Juli 2006
- Beiträge
- 1.120
Ich werde es auch nur noch mal mit RT durchspielen, wenn es denn ordentlich läuft. Und mir die FSR/RIS Kombination Mal anschauen.
- Registriert
- Mai 2011
- Beiträge
- 22.475
Ich hätte gerne einen vernünftigen Schärfeslider statt der Wahl zwischen "Aus, Niedrig, Hoch".
Niedrig wirkt das Bild noch zu verwaschen, mit Hoch sehe ich dafür schon Schärfungsartefakte.
NIS will bei dem Spiel auch gar nicht gut funktionieren, selbst mit 0% Schärfen ist alleine durch das aktivieren das Spiel komplett ohne AA bereits ein einziges Flimmerfest und total überschärft und mit dem Schärfegrad Ingame auf Aus dann vergeichbar mit Hoch und NIS deaktiviert.
-> Das ist eine Sache, die ich an der Radeon Software vermisse, einfach Ingame das Overlay anhauen und die RIS Schärfe on the fly verändern und direkt sehen wie es aussieht.
Mit NIS muss ich jedes mal das Spiel beenden, den Wert ändern und das Spiel wieder starten.
Über Geforce Experience soll es zwar auch einen Schärfeslider über Overlay geben, der soll aber, warum auch immer, massiv Leistung kosten.
Niedrig wirkt das Bild noch zu verwaschen, mit Hoch sehe ich dafür schon Schärfungsartefakte.
NIS will bei dem Spiel auch gar nicht gut funktionieren, selbst mit 0% Schärfen ist alleine durch das aktivieren das Spiel komplett ohne AA bereits ein einziges Flimmerfest und total überschärft und mit dem Schärfegrad Ingame auf Aus dann vergeichbar mit Hoch und NIS deaktiviert.
-> Das ist eine Sache, die ich an der Radeon Software vermisse, einfach Ingame das Overlay anhauen und die RIS Schärfe on the fly verändern und direkt sehen wie es aussieht.
Mit NIS muss ich jedes mal das Spiel beenden, den Wert ändern und das Spiel wieder starten.
Über Geforce Experience soll es zwar auch einen Schärfeslider über Overlay geben, der soll aber, warum auch immer, massiv Leistung kosten.
karl_laschnikow
Lt. Junior Grade Pro
- Registriert
- Okt. 2010
- Beiträge
- 506
Zum Messen jeweils nur einen. Ich bin aber vorher die Strecke einmal ohne Messung abgelaufen und habe dann die Messung gemacht.
- Registriert
- Mai 2011
- Beiträge
- 22.475
Löblich, bringt aber bei mir auch nicht viel.karl_laschnikow schrieb:Ich bin aber vorher die Strecke einmal ohne Messung abgelaufen und habe dann die Messung gemacht.
Als ich gestern das Mittel Preset noch mal nachgetestet hatte, war bei 4 Runs von 162 bis 174FPS wild gemischt alles dabei^^
Beim Höchste Preset dann das gleiche und es war auch kein Schema zu erkennen wie z.B. dass der zweite Run immer der bessere wäre.
Ich hab für die Werte des Community Benchmarks auch nur je 2 Runs pro Setting gemacht, aber alleine das war schon ne Menge Zeit bei 7 Settings in je 2 Auflösungen = 28 Messungen
Wenn ich aber wirklich vergleichen wollen würde, ob Reflex die Frametimes beeinflusst, würde ich eher in Richtung 5-10 Runs pro Setting gehen, sind ja dafür auch nur 2 Settings, die man machen muss
Ähnliche Themen
- Antworten
- 41
- Aufrufe
- 5.902
- Antworten
- 94
- Aufrufe
- 15.766
- Antworten
- 619
- Aufrufe
- 54.292
- Antworten
- 231
- Aufrufe
- 35.693
The Witcher
The Witcher 3 Next Gen Savegames bricked
- Antworten
- 5
- Aufrufe
- 1.447