Tronx
Captain
- Registriert
- Okt. 2002
- Beiträge
- 3.420
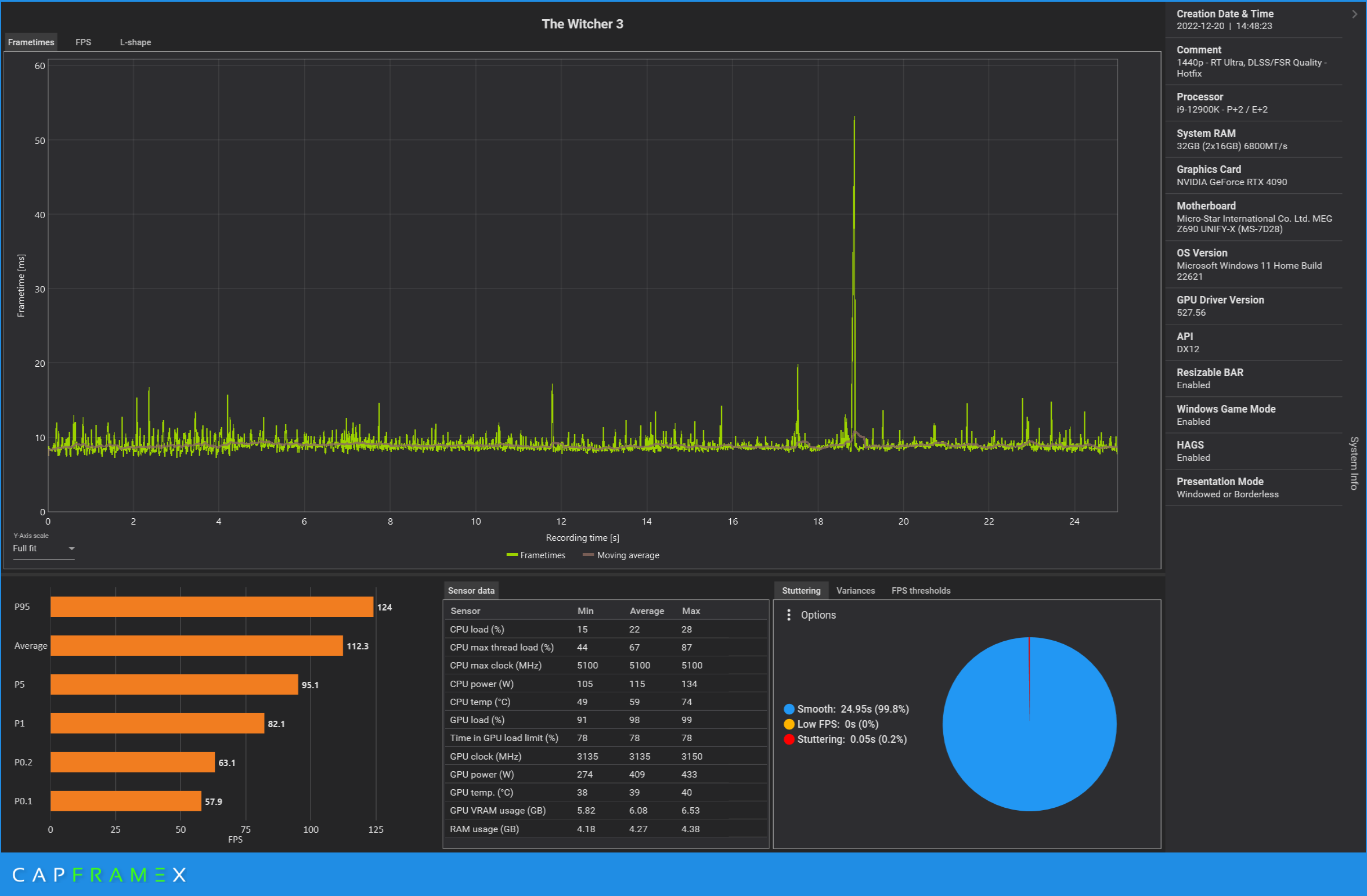
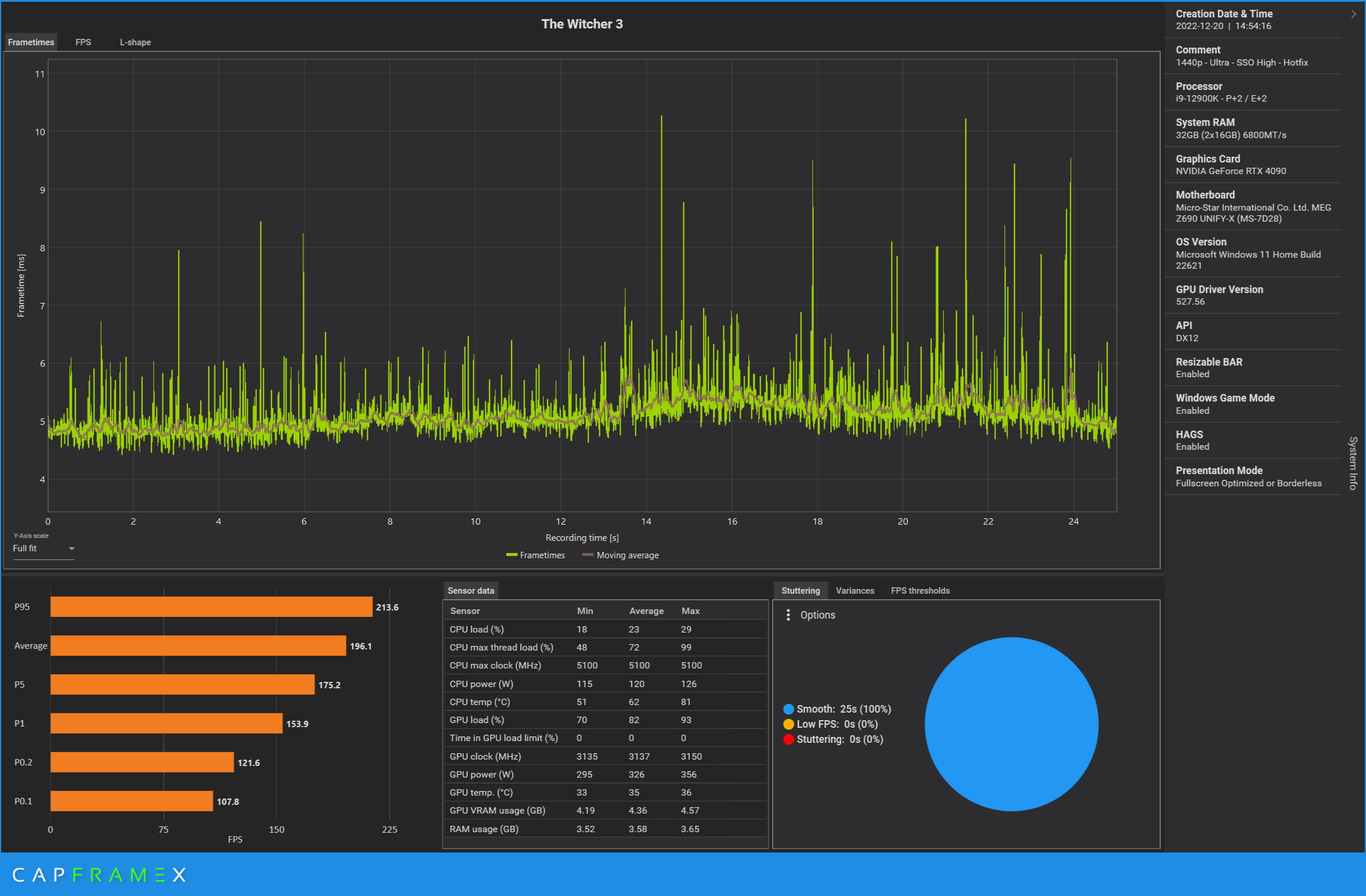
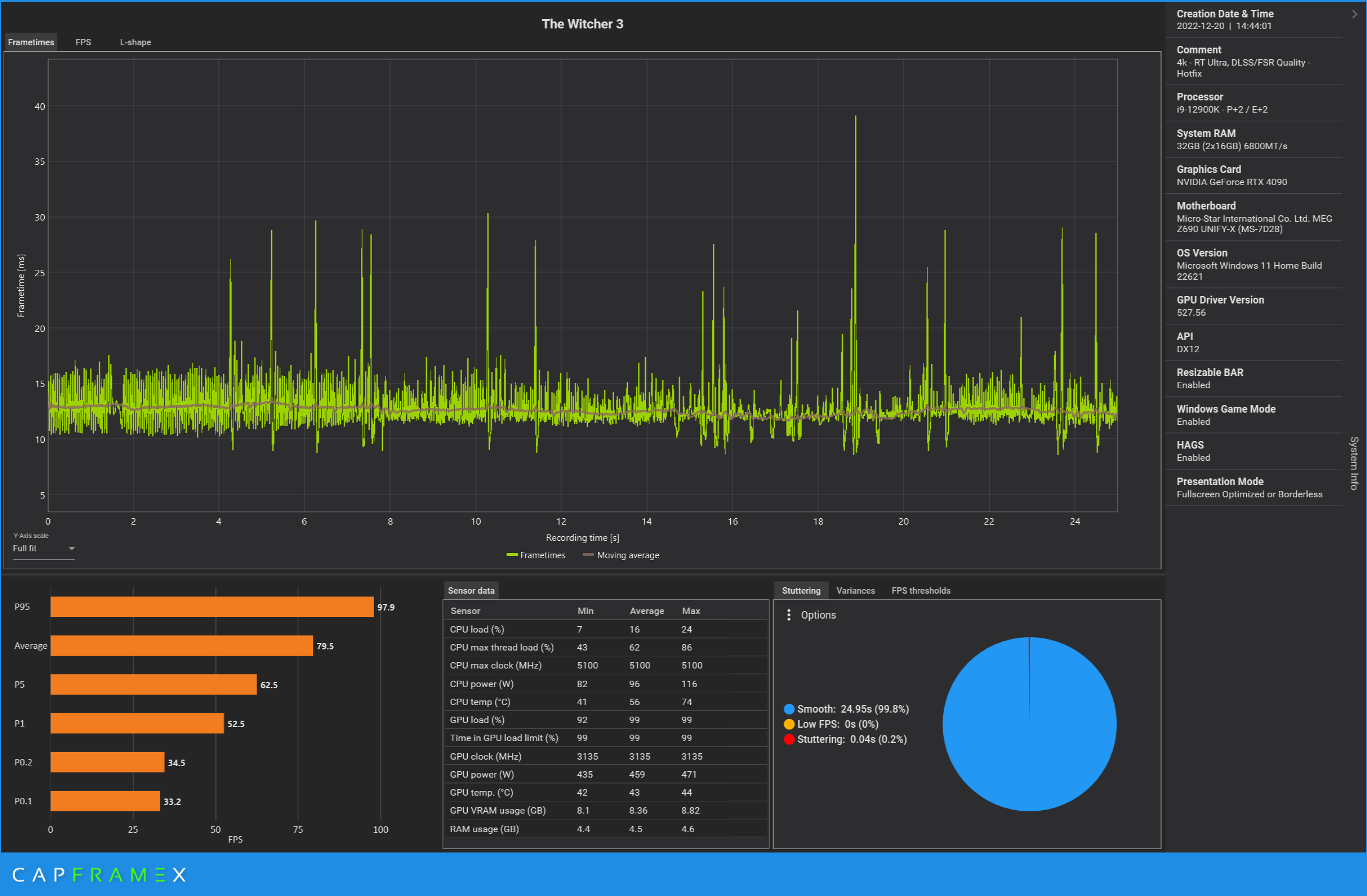
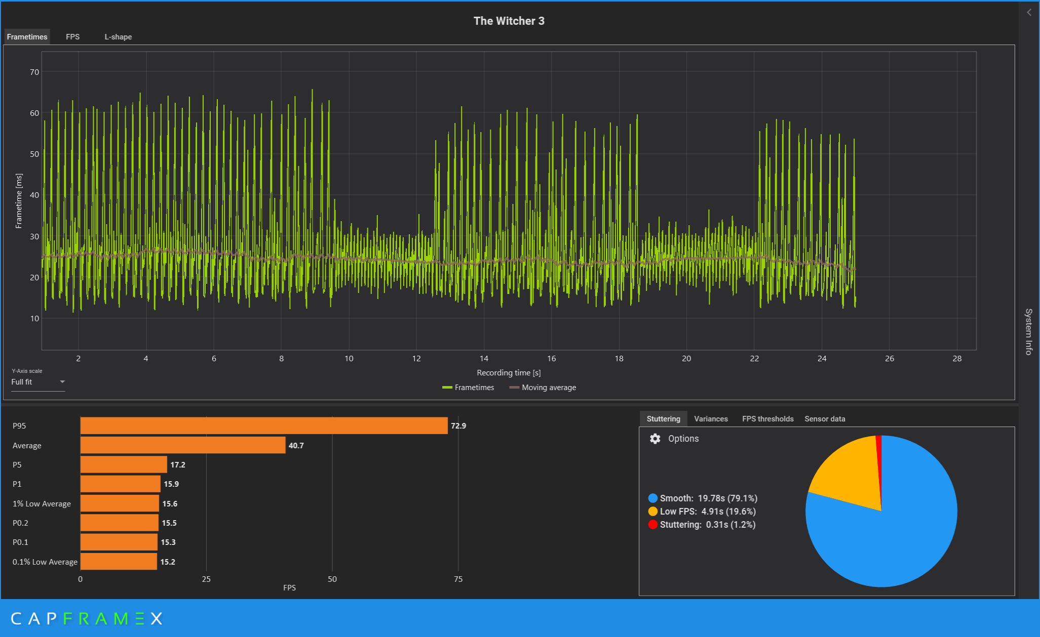
Der Patch bringt bei mir mit einer 3080 keine Besserung in der Performance. Fühlt sich immer noch unoptimiert an.
edit: ein Tipp gelesen, Nvidia Reflex Low Latency auf Boost einschalten, damit ist jetzt flüssiger. Dann waren es die micro Ruckler die vorher gestört haben, davon merke ich jetzt nichts mehr, es läuft jetzt angenehmer.
edit: ein Tipp gelesen, Nvidia Reflex Low Latency auf Boost einschalten, damit ist jetzt flüssiger. Dann waren es die micro Ruckler die vorher gestört haben, davon merke ich jetzt nichts mehr, es läuft jetzt angenehmer.
Zuletzt bearbeitet:



