Moin moin...ich hab ein Problem und weiß nicht was ich machen soll. Seit Warzone Season 3 habe ich extreme Standbilder. Laut CODs Anzeigen gehen meine FPS kurzzeitig auf 0, meine Ping auf mehrere Sekunden und nach dem Lag ist alles wieder normal. Ich habe schon das Game neu installiert, Treiber neu installiert, den Trick mit den adv_options probiert mit allen möglichen Settings und alle ingame Settings probiert...keine Veränderung.
Ich habe mal versucht mit CapFrameX einen Lag aufzunehmen und es ist mir zwei Mal gelungen:
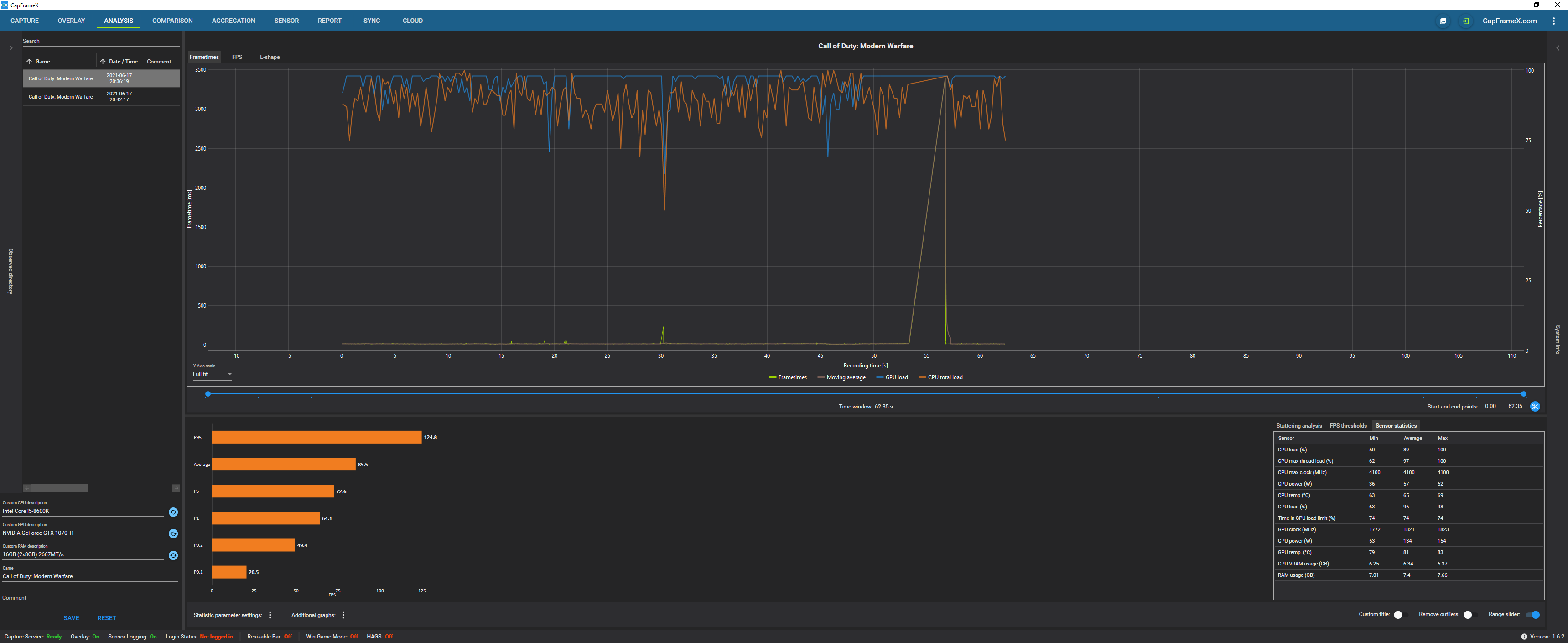
Das erste Mal hatte ich um die 85 FPS und dann während dem Lag eine Frametime von 3395 ms:
Beim zweiten Mal, was dann im der nächsten Runde geschah, hatte ich dann aus unerklärlichen Gründen nur noch 57 FPS durchschnitt und beim Lag eine Frametime von 12563ms. Außerdem ist in dem Moment meine GPU Load auf 0 und meine CPU Load auf 100...
Komisch sind auch die CPU und GPU Loads während dem Lag. Sie sind unnormal konstant geblieben...
(ignoriert die 2053 bei den FPS, das war als ich das Game geschlossen habe)
Kurz zu meinem PC:
i5 8600k
GTX 1070 ti
16 GB Ram
Bitte helft mir, ich weiß nicht was ich tun soll
Ich habe mal versucht mit CapFrameX einen Lag aufzunehmen und es ist mir zwei Mal gelungen:
Das erste Mal hatte ich um die 85 FPS und dann während dem Lag eine Frametime von 3395 ms:
Beim zweiten Mal, was dann im der nächsten Runde geschah, hatte ich dann aus unerklärlichen Gründen nur noch 57 FPS durchschnitt und beim Lag eine Frametime von 12563ms. Außerdem ist in dem Moment meine GPU Load auf 0 und meine CPU Load auf 100...
Komisch sind auch die CPU und GPU Loads während dem Lag. Sie sind unnormal konstant geblieben...
(ignoriert die 2053 bei den FPS, das war als ich das Game geschlossen habe)
Kurz zu meinem PC:
i5 8600k
GTX 1070 ti
16 GB Ram
Bitte helft mir, ich weiß nicht was ich tun soll