Amd Ryzen 9 5900x wird viel zu heiĂź


Viel Erfolg 🤪
 
motorazrv3 schrieb:
ĂĽber die Sinnhaftigkeit solcher Software... brauchen wir denke nicht zu diskutieren.
das die Pump nicht gleich als erstes geregelt werden sollte auch ned.
Zumal die aller wenigsten Hersteller das offiziell erlauben.
Von vorneherein alles auf ultra silent trimmen und sich dann ĂĽber zu hohe temps wundern...
auch eine aio kann keine wunder bei den neuen CPU´s bringen.

MfG
 
Zuletzt bearbeitet:
  • Gefällt mir
Reaktionen: Redundanz
WLP ist Wärmeleitpaste. Du kannst die alte (fast neue) Paste ja drauflassen. Wenn diese gar nicht richtig verteilt ist, dann hast du schon dein Problem. Dann saß der Block nicht richtig

Was der Commander steuert ist deine Entscheidung, was du letztendlich daran anschlieĂźt. Ich habe alles ĂĽber den Commander laufen, auch die CPU AiO.
 
McFloriii schrieb:
der Commander steuert doch nur die Gehäuselüfter und nicht die Lüfter von der CPU oder nicht
Kommt darauf an wo du die LL Lüfter der AiO angeschlossen hast. An den Commander oder die AiO, also Pumpenkopf. Beides ist möglich.
Wenn AiO, was hast du dort in iCUE konfiguriert?

Ich zum Beispiel habe es wie @cvzone , meine LĂĽfter der AiO sind nicht an der Pumpe, sondern am Commander Pro angeschlossen.
 
Zuletzt bearbeitet:
Du hast angeben, das du folgendes Mainboard hast!

"MSI B450 Gaming Pro Carbon"

Aber welches der zwei gelisteten bei MSI.
Das "...AC" oder das "...MAX Wifi" ?

DafĂĽr gibt es unterschiedliche BIOS versionen!
Wenn du das Falsche BIOS drauf hast, kann der Fehler davon kommen.
 
Jedes moderne Board verhindert das flashen eines falschen Bios. Ich glaube in die Richtung mĂĽssen wir jetzt nicht einsteigen. System wĂĽrde mit falschem Bios auch gar nicht mehr laufen.
 
Matthias80 schrieb:
ĂĽber die Sinnhaftigkeit solcher Software... brauchen wir denke nicht zu diskutieren.
Deine Meinung. Warum so negativ?
Am Mainboard macht das doch auch nur eine Software im BIOS. Einmal eingestellt läuft alles. Bei iCUE ist es nicht anders.
 
  • Gefällt mir
Reaktionen: NerdmitHerz
@Regen3 sobald ich den multi core starte stĂĽrzt der Pc ab. Nur Single core wĂĽrde funktionieren
Ergänzung ()

@MaW85 Ich habe das Max Wifi
Ergänzung ()

Die Cpulüfter werden über die WaKü gesteuert und die restlichen vier über den Commander. Trotzdem habe ich immer noch das Problem das die Voreinstellung für die Gehäuselüfter nicht funktioniert (auf leise drehen sie auf 1400 rpm).
Ergänzung ()

Das ist im idle
 

Anhänge

  • Screenshot_26.png
    Screenshot_26.png
    1,4 MB · Aufrufe: 333
  • Screenshot_25.png
    Screenshot_25.png
    904,7 KB · Aufrufe: 356
  • Screenshot (75).png
    Screenshot (75).png
    89,7 KB · Aufrufe: 310
  • Screenshot (76).png
    Screenshot (76).png
    81,9 KB · Aufrufe: 332
Zuletzt bearbeitet:
motorazrv3 schrieb:
Deine Meinung. Warum so negativ?
Am Mainboard macht das doch auch nur eine Software im BIOS. Einmal eingestellt läuft alles. Bei iCUE ist es nicht anders.

derselben meinung bin ich auch. hab zwar nur iCUE fĂĽr meine corsair tastatur bzw. logitech gaming software fĂĽr meine maus. richtig konfiguriert stellt man die sachen 1x an und kann sogar unterbinden dass diese software startet und die peripherie funktioniert immer noch.

Ich persönlich würde Case Lüfter per BIOS + Temperatur steuern das gleich mit den AIO Lüfter machen und bei der AIO wenn sie leise auf max ist da laufen lassen. bei meinem custom loop läuft meine pumpe auf max (4821 RPM und ist nicht hörbar). Die Lüfter stellt man sich entsprechend nach Leistung/Lautstärke ein und fertig.

Das ist keine Wissenschaft. Man sollte bedenken, dass die Ryzen allgemein sehr warm werden können wenn man sie entweder übertaktet und/oder deren PBO Limit anhebt.
 
McFloriii schrieb:
könnte ich deine Lüfterkurve übernehmen?
BloĂź nicht! Mein PC ist eine Office MĂĽhle, der idled meist nur rum. Deshalb sind meine LĂĽfter bei 300 bis 500 rpm. Ich habe ja die LL in weiĂź, die haben eine ganz andere Range was die Drehzahl angeht.

Du hast einen Gamer PC, der muss ganz anders eingestellt werden.
 
McFloriii schrieb:
soll ich dann PBO jetzt aktivieren?

wenn du jetzt schon probleme mit den Temps hast, wĂĽrde ich PBO auf

PBO LImits.png


setzen. In deinem Fall 95W bzw. 105W


McFloriii schrieb:
könnte ich deine Lüfterkurve übernehmen?

setz doch deine LĂĽfter an der AIO im Idle auf 500 - 650 und fĂĽr Last auf 650 - 1000 RPM. je nachdem wie empfindlich du bist. Case LĂĽfter Idle 650 und last 800 RPM

auf 70°C sollte der 5900x nicht kommen im normalfall und bei aktivem pbo mit gutem airflow. dann muss dieo aio einiges falsch machen, wobei fairerweise sagen muss dass das nur 2x 120mm sind für nen 5900x. AMD selbst empfiehlt als AIO min 280mm
 
@McFloriii
Wir haben dir doch schon im letzten Thread gesagt, du musst eine Lüfterkurve erstellen und dieser eine Eingangsgröße zuordnen, wonach die Lüfter gesteuert werden.

Bei der AiO also als Eingangsgröße MSI CPU Paket oder wie das heißt wählen und dann die Kurve einstellen. Also bei 70 Grad zum Beispiel die Lüfter der AiO auf 1200 rpm. Wie du magst.

Sieh mal hier, https://www.computerbase.de/forum/threads/ll120-luefter-drehen-auf-maximum-hoch.2039419/ da hatte ein User auch das Problem. Da siehst du wie das gemacht werden muss.
Du gehst halt oben auf die AiO in iCUE, nicht den Commander.
 
Zuletzt bearbeitet:
Wenn das Idle ist, stimmt eh was nicht. Spannung wird nicht gesenkt (vgl. min/avg/max) genau wie die Taktrate sich nicht ändert und die CPU beim Nichtstun 65-75W verballert.
 
Ich bin noch im Dicord und so Keine Ahnung. Wegen der LĂĽfterkurve schau ich gleich mal an. Muss ich bei PBO Drei Werte angeben? oder wie ist das
Ergänzung ()

das war alles nebenbei offen
 

Anhänge

  • Screenshot_27.png
    Screenshot_27.png
    6,5 KB · Aufrufe: 245
@McFloriii siehe mein letzter beitrag. da stehen die werte fĂĽr pbo
 
Erweitere mal bitte die Reiter fĂĽr Core VID, Clock und Core Power - mit Screenshot. Der Effektive Takt zeigt in Richtung "tut nicht viel"
 
motorazrv3 schrieb:
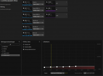
Du gehst halt oben auf die AiO in iCUE, nicht den Commander.

Hier mal bei mir.
Meine LĂĽfter kann ich hier nicht regeln, weil die am Commander Pro sind, aber hier musst du deine Kurve erstellen.

AiO_CustomCurve.png

Meine Kurve der CPU sieht im Commander so aus. Du stellst die nach deinen WĂĽnschen fĂĽr dich ein.

Commander_AiO_Curve1.png
 
ZurĂĽck
Oben