Leserartikel AMD Ryzen - RAM OC Community

Moin,

Kurz die Frage. Sehe und verstehe ich das richtig, dass ich Hynix CJR C-Dies drauf hab und das garnicht mal so schlecht ist für OC?
Wollt mich mal dran versuchen.

805821


Gruß und Danke
 
Standard1507 schrieb:
Moin,

Kurz die Frage. Sehe und verstehe ich das richtig, dass ich Hynix CJR C-Dies drauf hab und das garnicht mal so schlecht ist für OC?
Wollt mich mal dran versuchen.

Anhang anzeigen 805821

Gruß und Danke
korrekt, da liegst du richtig. Mit glück solltest du 3533/3600 schaffen. Hatte denselben und meiner hatte mit nem 2600x 3533 gepackt.
 
@cm87 Das sind aktuell meine Stabilen Settings, 3466 ging zwar - aber hier war wohl der IMC dann doch einfach am Ende, da die MemTests immer wieder Fehler ausgespuckt haben.
 

Anhänge

  • Unbenannt.jpg
    Unbenannt.jpg
    108 KB · Aufrufe: 510
@Verangry
Hoffe der HTML Export ist das richtige was ihr benötigt.
Thaiphoon ist 16.0.0.5 Build 0722

Das ist dieser Speicher:
https://geizhals.de/corsair-vengeance-lpx-schwarz-dimm-kit-16gb-cmk16gx4m2b3466c16-a1368459.html
https://www.mindfactory.de/product_...arz-DDR4-3466-DIMM-CL16-Dual-Kit_1027379.html
Den ich explizit ausgewählt habe, als ich letztes Jahr das Taichi X470 zusammen mit dem 2700x gekauft habe, da es in dieser Kombination auf der QVL vom Mainboard steht:
https://www.asrock.com/mb/AMD/X470 Taichi Ultimate/index.asp#MemoryPR

Leider habe ich ihn in der damaligen Kombination schon gar nicht schneller als 3200Mhz zum laufen bekommen.

Derzeit stürzt er bei den folgenden Settings auch beim Aida64 Test ab, obwohl er bereits 1,4V bekommt
 

Anhänge

Zuletzt bearbeitet:
Hab jetzt auch dank Hilfe des Dram Calculators mal meine Hardware gequält. :D
Ist an sich ein gutes Ergebnis, nur leider mit 1,49V RAM Spannung nicht alltagstauglich.
Werde mich jetzt runtertasten müssen. Was meint ihr ist sinnvoller den Takt absenken oder die Timings lockern?
Was sind denn so die Timings die mit RAM Spannung skalieren?

Screenshot (125).png
 
  • Gefällt mir
Reaktionen: cm87
Duvar schrieb:
Hab auch mal den Calculator bench gemacht mit meinem 3600:

interessant, du hast trotz single Rank ein besseres ergebnis als ich.
Ist aber auch CL14 vs. CL16.

Ich schau mal ob och CL14 zum laufen bekomme mit mehr spannung. :D
 
@SavageSkull

Danke. Werde ich mir morgen mal anschauen.

Zur Info. Die neuste taiphoon Burner kann bei allen ics wohl auslesen (so meine Vermutung) wie der Prozess bei den Herstellern genannt wird. Wir diskutieren im discord aber noch drüber.

Wobei ich mich vor einer Stunde verabschiedet habe. Bett ruft..
 
Zuletzt bearbeitet:
MKGamer schrieb:
Hab jetzt auch dank Hilfe des Dram Calculators mal meine Hardware gequält. :D
Ist an sich ein gutes Ergebnis, nur leider mit 1,49V RAM Spannung nicht alltagstauglich.
Werde mich jetzt runtertasten müssen. Was meint ihr ist sinnvoller den Takt absenken oder die Timings lockern?
Was sind denn so die Timings die mit RAM Spannung skalieren?

Anhang anzeigen 805841

bis zu 1.5V ist alltags tauglich
 
@Flossenheimer
Samsung B-Die und Micron E-Die dürfen beide bis 1,5V, wobei ich nicht höher als 1,48V 24/7 gehen würde.
 
@Duvar, ging einfacher als ich dachte, kann sein das es auch mit weniger spannung läuft.
Hab einfach mal 1,55v eingestellt und ist sofort gebootet und war für diesen test auch stabil.
Hat aber leider kaum performance gebracht, wundert mich das die latency nicht besser wurde in aida.

3800cl14.png
 
  • Gefällt mir
Reaktionen: Duvar
oxyyy schrieb:
@Duvar, ging einfacher als ich dachte, kann sein das es auch mit weniger spannung läuft.
Hab einfach mal 1,55v eingestellt und ist sofort gebootet und war für diesen test auch stabil.
Hat aber leider kaum performance gebracht, wundert mich das die latency nicht besser wurde in aida.

Anhang anzeigen 805879
Teste mit meinen Timings und deine CPU muss halt höher takten. Stell mal CPU-Takt auf Auto, bei der CPU Spannung ein offset von +(Plus)0.025 und dabei PBO aktivieren manuell inkl +200 Auto OC x10 Skalar.
Wobei meine Timings sind erstmal zweitrangig, lass nur die CPU erstmal höher takten mit der genannten Methode.
 

Anhänge

  • 3800CL14 PBO AOCstable Aida.png
    3800CL14 PBO AOCstable Aida.png
    1,3 MB · Aufrufe: 551
  • Gefällt mir
Reaktionen: oxyyy
uff hey ... ich warte wohl auf ein richtiges BIOS

Wahnsinn wie oft ich jetzt schon wieder Bluescreens oder eben direkt Freeze hatte.

Bekomme fast nichts außer XMP zum laufen
 
Das hat jetzt ein bisschen länger gedauert als gedacht. :D
Einige sub timings kann man bei Dual Rank definitv nicht so anziehen wie bei Single Rank.

Schaut aber gut aus jetzt, vom Copie wert hab ich mir aber mehr erwartet.

3800cl14opti.png
 
  • Gefällt mir
Reaktionen: cm87 und Duvar
Mit dem OC vom RAM ist bei mir nicht viel drin, Übernehme ich die Werte für das fast Preset startet der PC gar nicht mehr. Versuche ich beim safe Preset die Timings zu verbessern, kein Start oder je nachdem was für Spannung anliegt ein schöner blauer Bildschirm. Zu 99 % wird auch gleich Windows beschädigt, da er danach immer eine Systemreparatur verlangt. Habe wohl kein Glück gehabt mit dem RAM.

Habe auch schon mit anderen Geschwindigkeiten 3466 MHz, 3400 MHz, u.s.w. versucht, da verschlechtern sich nur die Latenzen von bis zu 95ns. Das XMP Profil läuft.

Ich habe mal ein Vergleich mit verschiedenen Spielen gemacht, wie bei diesem Vergleich ( siehe Bild ) von Sniper Elite 4 konnte ich das bei allen Spielen ( BF1, CoD WW2, FCND und Crysis 3 ) feststellen.

CPU läuft auf Stock max. Boost 4075 MHz auf allen Kernen in Spielen, selten 4100 MHz und noch nie 4200 MHz. Muss wohl ein Ausschuss Chip sein der nicht für eine bessere CPU geeignet war. Versuche ich auf 4200 MHz manuell zu kommen brauche ich 1,55 V dafür. Bei NUR 4150 MHz sind es schon 1,515 V, bin aber soweit zufrieden braucht für die 4075 MHZ in Belastung 1,465 V und wird aber nur bis 77,8 C° (prime95, nach 2 h) warm. Verwende ich OFFSET von nur – 0,02 V startet das System nicht mehr.


System:
CPU: Ryzen 5 3600
Kühler: Antec C 40
MB: MSI B450M Mortar
RAM: Teamgroup 3600 CL 18
GPU: MSI RX 480 8 G
NT: bequiet Pure Power 10 400 CM

Test 1:
RAM. 3600 MHz ( XMP Profil 2 – tRC verbessert von 82 auf 64 und tRFC von 630 auf 480, sonst alles auf Auto )
Timings: 18 – 20 – 20 – 20 – 44 – 64 – 480 - 1T
DRAM Voltage: A
SOC Voltage: A
FCLK: 1800 MHz
CAD Bus Block: A
procODT: A
RTT_NOM / RTT_WR: A
RTT_PARK: A

BIOS 1.80

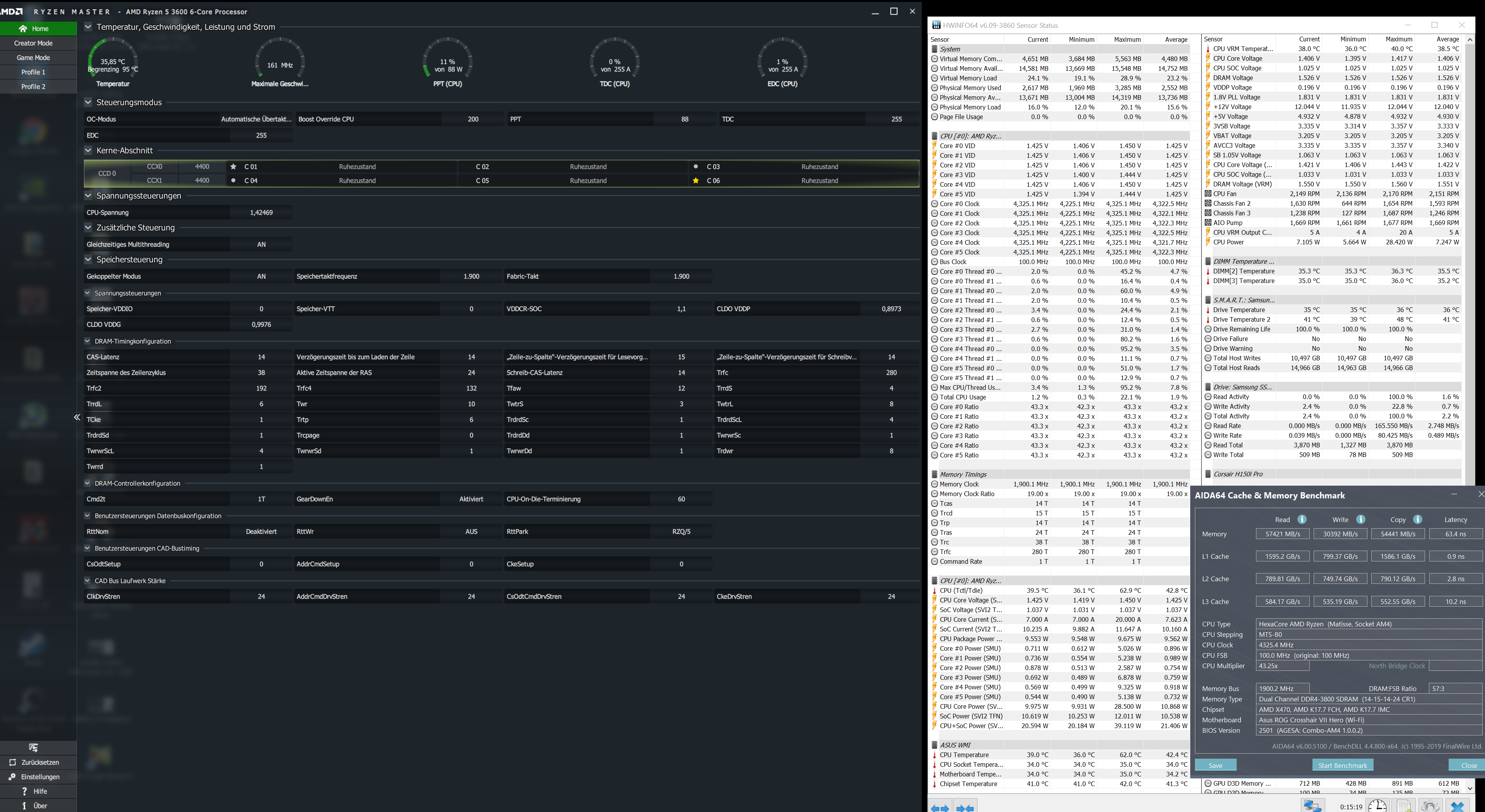
AIDA64
Lese: 51577
Schreib: 28799
Kopier: 48885
Verzögerung: 68,3

BIOS 1.90

AIDA64
Lese: 50827
Schreib: 28799
Kopier: 48774
Verzögerung: 69,4


Test 2:

RAM. 3600 MHz ( Werte aus dem Calculator übernommen )
Timings: 16 – 19 – 19 – 19 – 38 – 62 – 471 - 1T
DRAM Voltage: 1,39
SOC Voltage: 1,1
FCLK: 1800 MHz
CAD Bus Block: 24 – 24 – 24 - 24
procODT: 43,6
RTT_NOM / RTT_WR: OFF
RTT_PARK: 48

BIOS 1.80

AIDA64
Lese: 49527
Schreib: 27193
Kopier: 45275
Verzögerung: 68,3

BIOS 1.90

AIDA64
Lese: 48067
Schreib: 28798
Kopier: 44761
Verzögerung: 72,6

Test 3:

RAM. 3600 MHz ( XMP Profil 2 alles auf Auto )
Timings: 18 – 20 – 20 – 20 – 44 – 82 – 631 - 1T
DRAM Voltage: A
SOC Voltage: A
FCLK: 1800 MHz
CAD Bus Block: A
procODT: A
RTT_NOM / RTT_WR: A
RTT_PARK: A

BIOS 1.90 / Chipsatz Treiber aktuell / Grafiktreiber aktuell

AIDA64
Lese: 50061
Schreib: 28798
Kopier: 48723
Verzögerung: 71,1

Bei Test 4 hatte ich tRFC 480 NUR bei tRFC 1 im BIOS eingetragen, im Test 1 bei tRFC 1 / 2 / 4 im BIOS. Die anderen beiden Tests waren noch mit dem 1.80 BIOS und dem alten Chipsatztreiber.

805914


805915
 
  • Gefällt mir
Reaktionen: ZeroStrat und alkaAdeluxx
Mit der ProcODT kannst du sicher noch runter, teste dich mal von 28 hoch. Ansonsten würde ich mal ne ältere Version vom Calc befragen, oder die Presets von Reous versuchen.
 
Hab es schon mit einem älteren Part der Calculator versucht, aber die Riegel sind zu neu. Erst im Februar erschienen, der Vorgänger war noch mit Samsung B-Die bestückt. Sind aber nicht mehr zu bekommen.

procODT war ich schon auf 36,9 unten aber die Latenzen wurden dann immer höher, egal was ich auch ändere. Die Werte von Reous werde ich mal testen.
 
Dem Calc ist das Alter der Riegel doch schnuppe. Kommt nur auf die ICs an.
 
Zurück
Oben