TeamViewer Motive 4

FPS Drops und zu wenig FPS Mit AMD Radeon RX Vega 56 Strix

Yuzura_Senpai

Cadet 4th Year
Registriert
Jan. 2021
Beiträge
68
[Bitte fülle den folgenden Fragebogen unbedingt vollständig aus, damit andere Nutzer dir effizient helfen können. Danke! :)]

1. Meine Hardware:

Prozessor (CPU): Amd Ryzen 5 3600xddd
Arbeitsspeicher (RAM): G.Skill Aegis DDR4 16GB
Mainboard: Aorus x470 Ultra Gaming
Netzteil: BeQuiet Focus Gold 750W (glaube ich)
Gehäuse: Kolink Observatory White
Grafikkarte: AMD Radeon RX Vega 56 Strix…
HDD / SSD: 1TN SanDisk SSD
Treiber sind alle auf dem Neusten Standt

2. Mein Problem:

Ich habe seit Knapp 1 Jahr Probleme mit meinem PC und zwar habe ich in jedem Spiel zu wenig FPS und FPS Drop bsp:
Minecraft Badlion Client - 30-50
CS:GO - 120-210
Call of Duty Cold War - 45-73

Überall mittlere settings

Ich habe schon so gut wie alles versucht Neu einbauen Festplatte formatieren und Windows neu aufsetzen alle Treiber neuinstallieren so gut wie alles und ich weiss langsam nicht mehr weiter

3. Mein Freund hat den gleichen PC bloss er hat ein B450Pro als mainboard und dieser hat diese Probleme nicht

Er kriegt das doppelte an FPS wie ich in jeden Game z.b: Cold War da hat er auf MAX setting 111-121 FPS und ich mit mittleren setting nur 45-73
Ergänzung ()

Weitere Screenshots
 

Anhänge

  • Bild_2021-01-10_010644.png
    Bild_2021-01-10_010644.png
    109,6 KB · Aufrufe: 483
  • Screenshot 2021-01-10 010747.png
    Screenshot 2021-01-10 010747.png
    36,6 KB · Aufrufe: 474
  • Screenshot 2021-01-10 010759.png
    Screenshot 2021-01-10 010759.png
    61,8 KB · Aufrufe: 487
  • fghfghfghfgh.PNG
    fghfghfghfgh.PNG
    43,5 KB · Aufrufe: 475
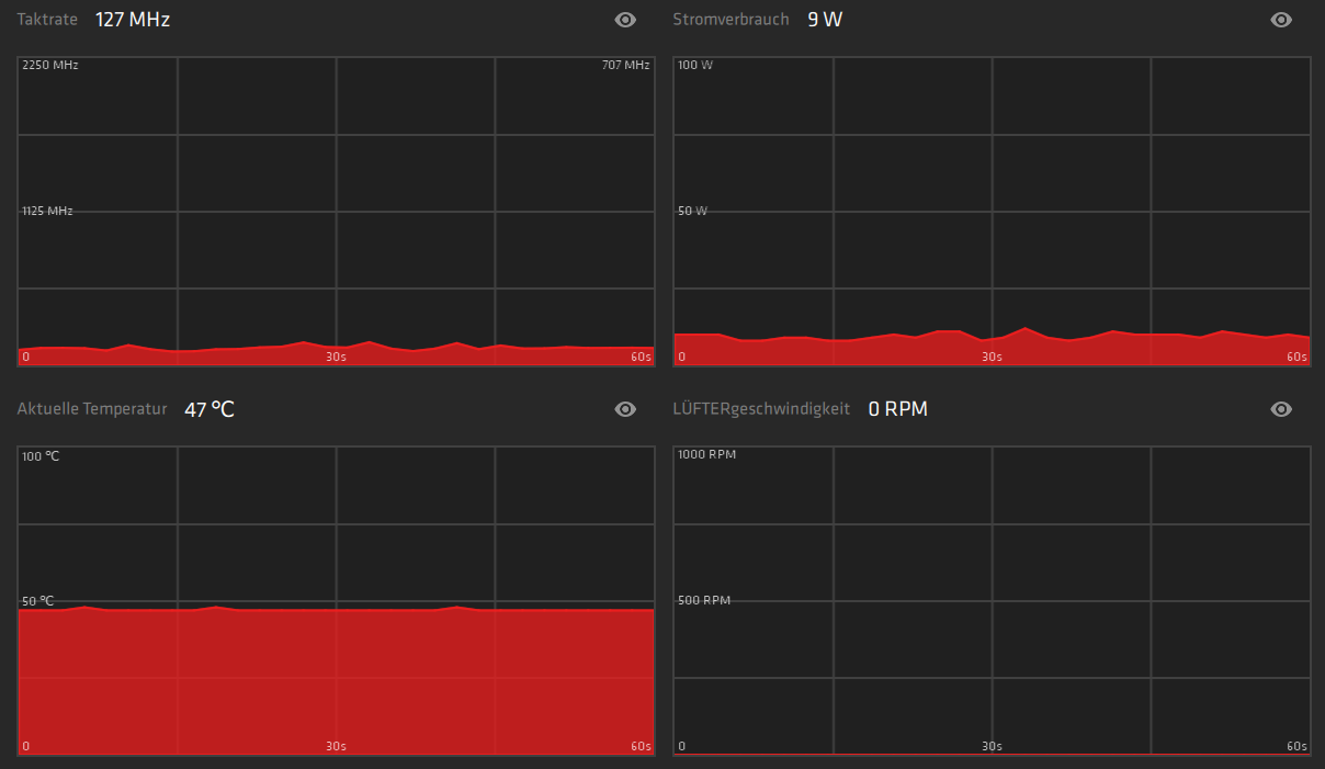
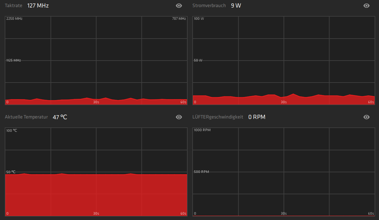
Wurden die Betriebsparameter bereits ausgelesen? Wie steht es um die CPU-Temperatur? Oder die GPU-Temperatur unter Last?
 
Ja aber Hier wären sie noch einmal

Prozessor (CPU): Amd Ryzen 5 3600xddd
Arbeitsspeicher (RAM): G.Skill Aegis DDR4 16GB
Mainboard: Aorus x470 Ultra Gaming
Netzteil: BeQuiet Focus Gold 750W (glaube ich)
Gehäuse: Kolink Observatory White
Grafikkarte: AMD Radeon RX Vega 56 Strix…
HDD / SSD: 1TN SanDisk SSD
 
Die Parameter, bitte, nicht die Komponenten.

Läuft der RAM im XMP/DOCP?
 
HWInfo, CPU-Z, Ryzen Master oder ähnliche Tools bieten sich an.
 
Hi,

Cold War ist extrem sch... programmiert.
Kollege konnte mit seinem i5-4xxx + AMD Fury, Modern Warfare auf 4K spielen.
Cold War musste er weniger als FHD spielen.

Ich komme bei Cold War auf ca. 80-140fps. config ist aber bearbeitet. R5 3600 + RX580
zudem nutzt das dumme Treyarch bei Cold War immer 2 echte Kerne weniger als die CPU hat, in der config.

Am besten mal mit MSI Afterburner ingame (mit Overlay) überprüfen ob die CPU, GPU auf volllast läuft, viel Ram, Vram genutzt wird.
 
Die Programme unter Last (im besten Falle in deiner Problemanwendung) im Hintergrund laufen lassen, danach dasnProtokoll/die Verlaufskurven auswerten.
 
Hallo Senpai_Syrix,
mit welcher Auflösung spielst du?
FullHD (1080p) oder WQHD (1440p)?
 
lese dich mal in den Thread von Hisn ein -> Auslastung/Tools

Beim Spielen die Auslastung per Screenshot beobachten oder dokumentieren.

Was du uns noch sagen kannst, schau mal mit cpu-z (gibs bei CB im download) unter dem Reiter "Memory" auf was dein Ram getaktet ist.
 
  • Gefällt mir
Reaktionen: AB´solut SiD und Otsy
Senpai_SyriX schrieb:
Ich spiele in 1080p soweit ich weiß
Ja, deine Screenshots sind auch in 1080p. Eine höhere Auflösung hätte die zu deinem Freund geringeren FPS erklären können.
Dann kann ich dir auch nur empfehlen, dich an den Tipps von @psy187 zu orientieren.
 
psy187 schrieb:
Hi,

Cold War ist extrem sch... programmiert.
Kollege konnte mit seinem i5-4xxx + AMD Fury, Modern Warfare auf 4K spielen.
Cold War musste er weniger als FHD spielen.

Ich komme bei Cold War auf ca. 80-140fps. config ist aber bearbeitet. R5 3600 + RX580
zudem nutzt das dumme Treyarch bei Cold War immer 2 echte Kerne weniger als die CPU hat, in der config.

Am besten mal mit MSI Afterburner ingame (mit Overlay) überprüfen ob die CPU, GPU auf volllast läuft, viel Ram, Vram genutzt wird.
Anders krieg ichg die Benchmarks nicht hinb weil es irwie nd will
 

Anhänge

  • unknown (1).png
    unknown (1).png
    449,5 KB · Aufrufe: 466
Senpai_SyriX schrieb:
Anders krieg ichg die Benchmarks nicht hinb weil es irwie nd will
Ich glaube da fehlt einfach etwas Schlaf. Lass dich nicht unterkriegen, morgen ist auch noch ein Tag
 
iNFECTED_pHILZ schrieb:
Ich glaube da fehlt einfach etwas Schlaf. Lass dich nicht unterkriegen, morgen ist auch noch ein Tag
Nene mein Normaler schlafrythmus geht so das ich um 4:30 schlafen gehe und um 10 aufstehe
 
Ist das eigendlich eine Vega mit normalem Luftkühler? also nicht so eine mit Wakü?
Interessant wären auf jeden fall auch wie sich der Lüfter und Temperatur unter Belastung verhält.
Zum testen könntest du auch einen einfachen test machen, den Lüfter fix auf maximale drezahl stellen und schauen, ob die Leistung besser wird - würde für ein überhitzen sprechen.


Was wir halt gebrauchen könnten sind unabhängige vergleichswerte um herauszufinden, ob du nur andere Settings benutzt und es deswegen so anders läuft als bei deinem Kumpel, oder wirklich was nicht in Ordnung ist.

Auf den bisherigen Screenshots ist ja nur Idle Betrieb ausgehend von der Temperatur und dem Lüfterlevel.

Bei den Tests auf jeden fall immer eins nach dem anderen, damit du überhaupt mitbekommst was etwas ändert :-)

Der Thread vom HiSN ist immer zu empfehlen, psy187 im Post 11 hat ihn genannt.
 
Zuletzt bearbeitet:
Alexander2 schrieb:
---Vollzitat entfernt---
bitte Zitierhinweise beachten
naja wenn ich die Lüfter auf max stelle dann ist mein PC lauter als die Müll abfuhr also belasse ichd das lieber ich hab meinen PC aber mal ne Zeitlang zu sätzlich mit nem Ventilator gekühl weeil ich dachte das es helfen könnte hat es aber nicht
Ergänzung ()

Otsy schrieb:
Die Programme unter Last (im besten Falle in deiner Problemanwendung) im Hintergrund laufen lassen, danach dasnProtokoll/die Verlaufskurven auswerten.
1610279156031.png

Ich habe sogar in Terraria Fps drops in die 45 Zone
 
Zuletzt bearbeitet von einem Moderator:
Hier kommt mit an Sicherheit grenzender Wahrscheinlichkeit VSync zum Einsatz (perfekte 16.6ms / 60 FPS).

Versuche doch, der Einfachheit geschuldet, einmal CS:GO und poste die Resultate nach ein paar Minuten Spielzeit.
 
Otsy schrieb:
Hier kommt mit an Sicherheit grenzender Wahrscheinlichkeit VSync zum Einsatz (perfekte 16.6ms / 60 FPS).

Versuche doch, der Einfachheit geschuldet, einmal CS:GO und poste die Resultate nach ein paar Minuten Spielzeit.
1610282900807.png

Also ichz weiss nicht ob das reicht aber was ich weiss ist das das zu wenig FPS für die Graka sind
 
Sapphire Forum
Zurück
Oben