Radeon VEGA56 - Win10, Path of Exile (Vulkan-Engine / DX11)

bridgR

Cadet 4th Year
Registriert
Jan. 2016
Beiträge
76
folgendes Problem, das ich schon seit Jahren habe, aber mir diese Tage insbesondere aufstößt.

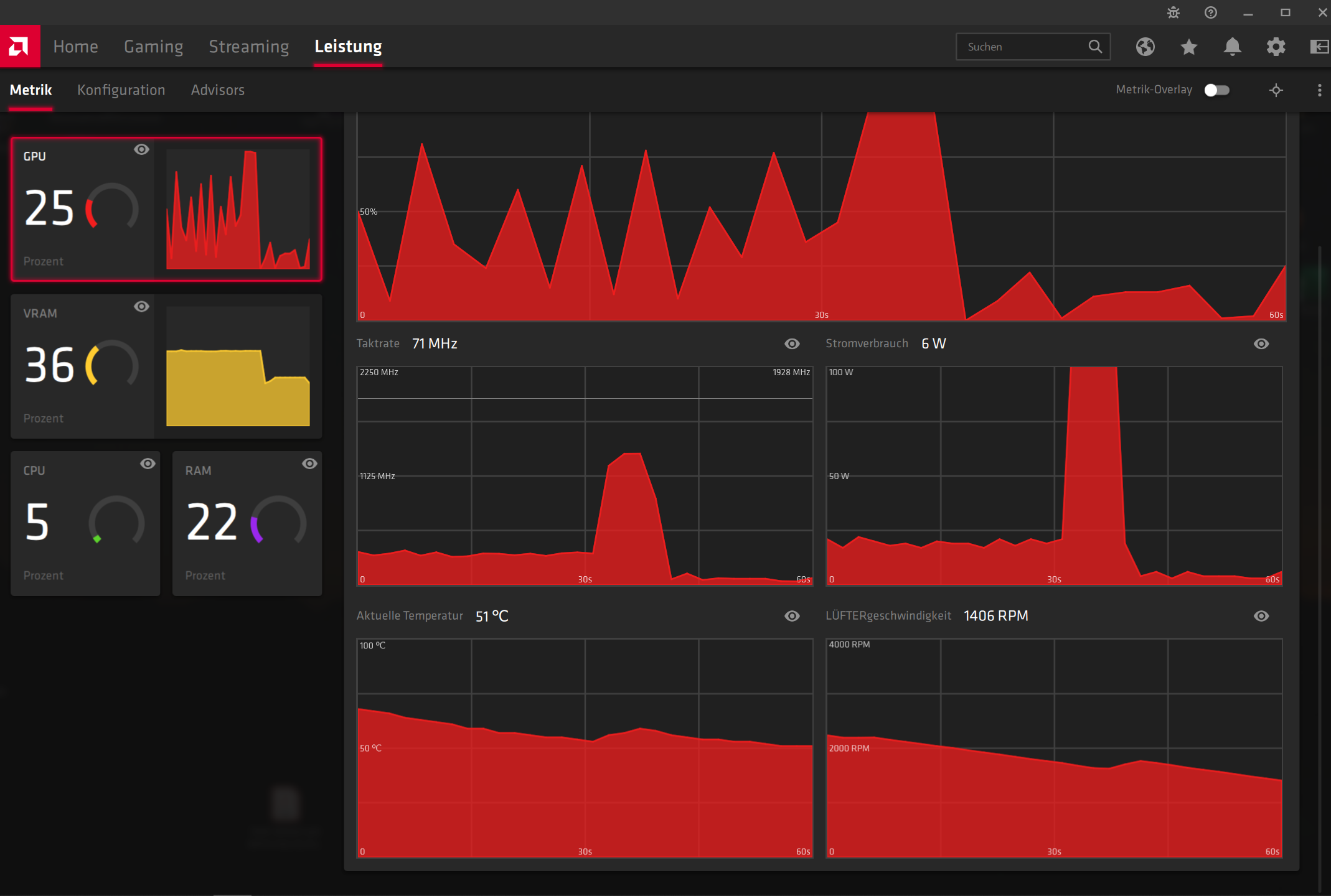
Ein sehr volatiles Auslastungslevel des Niveaus der Grafikkarte, was wohl für das Bildflimmern ursächlich sein könnte..?!?

Der Asus Monitor (vgl. Signatur) flimmert ständig, und zwar Vollbildmodus genauso wie "windowed fullscreen".
Bin mir nicht sicher, aber sonst hatte er im windowed nicht geflimmert meine ihc.

Wie auf Foto zu sehen, variiert die Auslastung und Stromverbrauch der Grafikkarte beim laufenden Spiel von Path of Exile - bekanntes Hack&Slay ala Diablo.

> Bin für jeden Rat dankbar, worin das verursacht sein könnte und wie man das möglichst wegbekommt. Am Ende möchte ich gerne 100 Hz auf dem Monitor fix einlocken. Denn der Monitor zeigt keine konstanten 100Hz an, sondern fällt sekündlich auf 70 oder 48Hz ab, denke analog zur Grafikkarte.
Das ständige Auf & Ab der Herzfrequenz möchte ich irgendwie ausschließen wenn möglich.

EnhancedSync / FreeSync ist eingeschaltet in den Radeon Graka-Einstellungen. Vsync habe ich übrigens neuerdings aus in dem Spiel. Aber auch wenn ich das ein mache flimmert es -- dann etwas weniger fein, flackert dann auffälliger.
Ja und die Auflösung ist übrigens die native (3440*1440px, DisplayPort 1.2)



In 2 Monaten kommt hoffentlich die neue RADEON-Serie raus (BigNavi) - bin aber auch nicht sicher, ob es damit besser wird... (oder das Problem mit dem Spiel und dem Asus Monitor bestehen bleibt.) O.o

...guter Rat muss nicht teuer sein, nicht wahr?! <3
 

Anhänge

  • PathofExile_Graka_Auslastung.png
    PathofExile_Graka_Auslastung.png
    318,5 KB · Aufrufe: 344
  • PathofExile_Graka_Auslastung.png
    PathofExile_Graka_Auslastung.png
    235 KB · Aufrufe: 299
  • PoE_VideoSettings.png
    PoE_VideoSettings.png
    250,4 KB · Aufrufe: 289
  • Radeon_Software.png
    Radeon_Software.png
    440,9 KB · Aufrufe: 278
Zuletzt bearbeitet:
Freesync mal deaktiviert?
 
Das sieht nach einem CPU-Bottleneck aus. Zudem fehlen Infos, wie bspw. game settings, und alle AMD-Treibereinstellungen. Was ist denn bspw. mir Freesync?
 
Dass eine Karte nicht ständig den Takt hält, sondern je nach Spiel/Situation auch wechselt, ist dir aber bewusst?

Flimmert der Monitor nur bei PoE?
 
Wenn Enhanced Sync im Treiber an ist, dann ist damit wahrscheinlich noch irgendwas aktiviert.
Also stell bitte FreeSync als auch Enhanced Sync auf "deaktiviert".
Enhanced Sync ist unter [Grafik] zu finden und FreeSync unter [Anzeige].

Wenn beides nicht hilft, dann liegt's vielleicht an der Kantenglättung MSAA, stell mal auf SSAA.
 
Captain Mumpitz schrieb:
Flimmert der Monitor nur bei PoE?

Er flimmerte immer im Vollbildmodus. Auch bei anderen Spielen war dies der Fall... bin aber nicht sicher, ob das noch so ist. Lange nichts mehr gespielt, aber bei Fallout4 hatte ich soweit ich mich erinnere auch in den windowed mode gewechselt, da klappte es.
Mich interessiert vor allem durch welche Settings die schwankende Hertz-Frequenz des Asus MX34V hervorgerufen wird. Oder wie ich das vermeiden kann - denn, es ist bekannt dass der Gamer-Screen unter 48Hz das Flimmern anfängt.
Deswegen sehne ich mich auch nach ner neuen Grafikkarte, damit die frames hoffentlich nicht mehr so tief fallen. Doch muss sich das Fallen der Frames auch automatisch auf die Hertz-Zahl auswirken, dass diese synchron zur FPS ebenfalls dermaßen runtersackt??
 
@bridgR
Ach so - Du scheinst nur rein weg von der schön bunten Anzeige der Leistungsmetrik "Respekt" bekommen zu haben.
Wenn Du das verhindern willst, dann baue Deine Grafikkarte aus. Dann verbraucht sie immer schön 0 Watt. :evillol:

Spass beiseite - das muss so sein. Die Karte spart halt Energie, wenn nicht alle Rechenwerke benutzt werden.
Du rennst ja auf'm Klo sitzend nicht noch rum, singst, schreibst Gedichte, malst & mailst & putzt Dir die Zähne, oder? Die Karte macht halt auch nur das, was sie macht ... und ansonsten PAUSEn. ;)

Die neueren 5000er & 6000er Karten machen das übrigens noch mehr.
Früher hat man sich gefreut: Oh, die GPU verbrät 1.2V oder mehr immer schön gleichbleibend.
Heutzutage stellst Du 1.2V ein & erhältst solche Zick-zack-Kurven, weil die GPU nach Auslastung entsprechend taktet.
Ergänzung ()

bridgR schrieb:
Mich interessiert vor allem durch welche Settings die schwankende Hertz-Frequenz des Asus MX34V hervorgerufen wird. Oder wie ich das vermeiden kann - denn, es ist bekannt dass der Gamer-Screen unter 48Hz das Flimmern anfängt.
Durch "FreeSync".
Ergänzung ()

Du stellst im Spiel ab schon auf 100 Hz, oder?
Ergänzung ()

Unter 48 FPS wird mit Enhanced Sync die Framerate verdoppelt. So werden aus 47 FPS also 94, aus 46 => 92, ... usw. ... das führt evtl. zu Mikrostottern, verhindert aber ein noch stärkeres Ruckeln durch zu wenig FPS.

Ich würde an Deiner Stelle nicht auf den Graphen im Radeon Treiber schauen, sondern im Spiel, wie's da ist.
Ergänzung ()

bridgR schrieb:
Doch muss sich das Fallen der Frames auch automatisch auf die Hertz-Zahl auswirken, dass diese synchron zur FPS ebenfalls dermaßen runtersackt??
Ja, das nennt sich FreeSync. Verhindern kann das Enhanced Sync durch FPS-Verdopplung.

Wenn das nicht zufriedenstellend für Dich aussieht, dann deaktiviere beide Funktionen im Radeon Treiber als auch Vsync im Spiel.
Tanzmusikus schrieb:
Wenn Enhanced Sync im Treiber an ist, dann ist damit wahrscheinlich noch irgendwas aktiviert.
Also stell bitte FreeSync als auch Enhanced Sync auf "deaktiviert".
Enhanced Sync ist unter [Grafik] zu finden und FreeSync unter [Anzeige].
 
Zuletzt bearbeitet:
  • Gefällt mir
Reaktionen: Captain Mumpitz
@bridgR Mal eine Nebenfrage, hast du den aktuellen Treiber drauf (20.9.2 oder so) und Probleme mit Vulkan? Meine Vega64 steigt bei PoE immer mal wieder zufällig aus mit DeviveLostError, geht mir dezent auf die Nerven. Aber vlt kennst du das Problem ja und hast nen Rat :D
 
Sapphire Forum
Zurück
Oben