- Registriert
- Apr. 2012
- Beiträge
- 655
Hallo,
Update: Problem mit neusten Treiber 20.11.1 nicht mehr vorhanden. Hoffe tritt nicht plötzlich wieder auf...
beobachte seit längeren ein komisches Verhalten der Grafikkarten-Lüfter. Kann gut sein, dass dies erst seit dem letzten Treiber update der Radeon Adrenalin-Treiber auftritt. Aber weiß nicht genau, seitwann bzw. seit welchem Treiber das auftritt... (Jetzt ist Version 20.10.1 installiert).
Laut CB Test beträgt die maximale Lüfterdrehzahl 2.280 bzw. 2.000 RPM.
Was würdet ihr jetzt machen?
Lüfterkurve selber anpassen?
Alten Adrenalin-Treiber testen?
Ich werde wohl erstmal den Silent-BIOS nutzen und dort das Verhalten beobachten.
1. Senario mit OC-Bios (nur Windows + Firefox) :
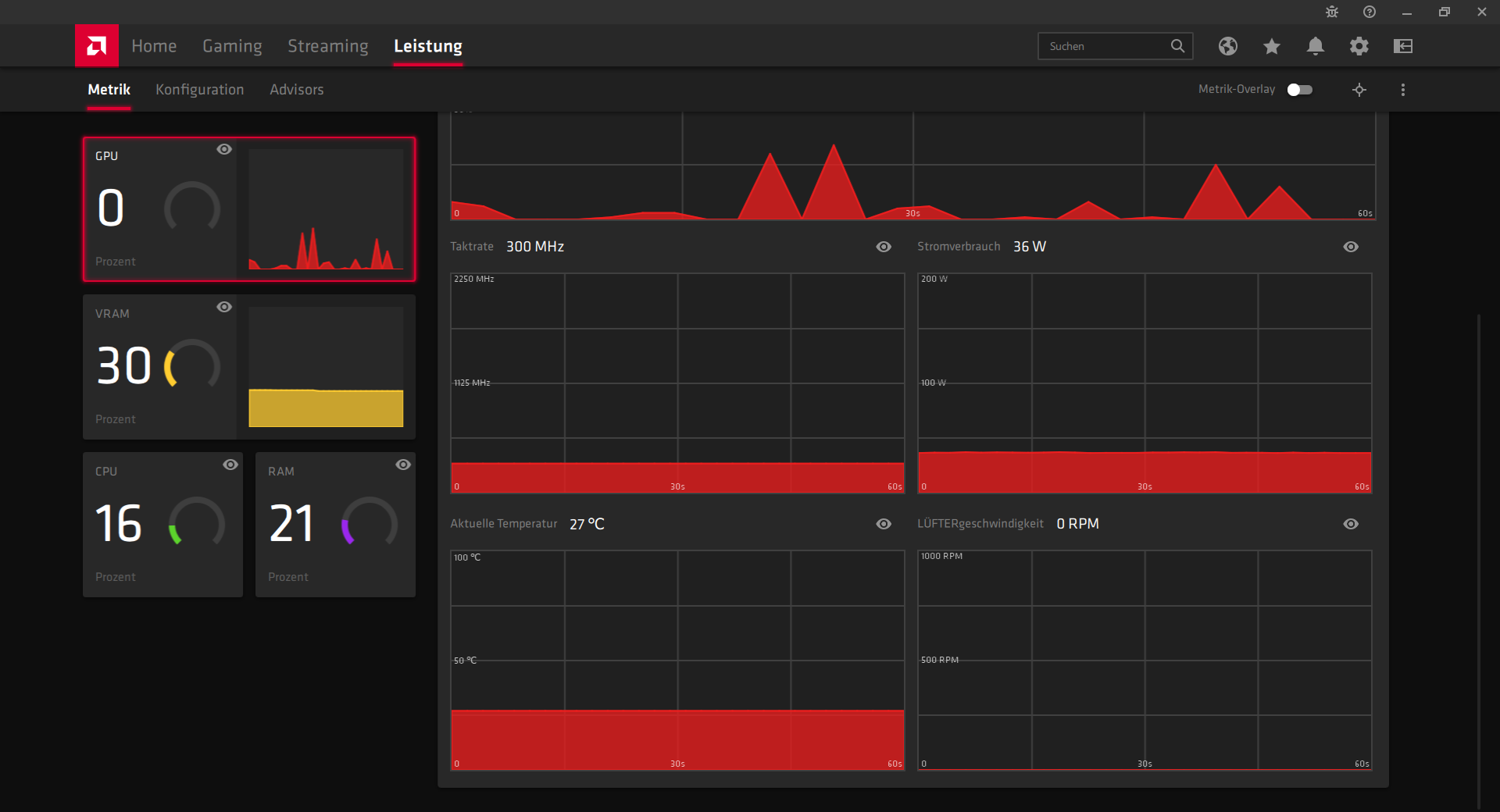
Es dreht sich nur ein Lüfter (von zwei) und dieser dafür sehr laut und das obwohl die Grafikkarte bei nur 27°C ist und der die Lüftergeschwindikeit angeblich 0 RPM ist (screen).

HWMonitor zeig auch 0 RPM an.
2. Senario mit OC-Bios (PoE gestartet aber noch nicht aktiv am spielen):
Temperatur bei ca. 50° und Lüfter drehen immer kurz auf über 3000 RPM auf.

3. Senario mit Silent-Bios (PoE gestartet aber noch nicht aktiv am spielen):
Temeratur bei ca. 50° und ein Lüfter (nicht der aus Senario 1) dreht dauerhaft auf 3600 RPM. Allerdings ist die Graka deutlich leister als bei Senario 2.

4. Senario mit Silent-Bios (HoTs gestartet aber noch nicht aktiv am spielen):
Temperatur bei ca. 50° und Lüfter drehen immer kurz auf über 2000 RPM auf.

Hat jemand eine Idee woran das liegen kann? Habe keine Änderungen an den Lüfterkurven etc vorgenommen.
Viele Grüße
Update: Problem mit neusten Treiber 20.11.1 nicht mehr vorhanden. Hoffe tritt nicht plötzlich wieder auf...
beobachte seit längeren ein komisches Verhalten der Grafikkarten-Lüfter. Kann gut sein, dass dies erst seit dem letzten Treiber update der Radeon Adrenalin-Treiber auftritt. Aber weiß nicht genau, seitwann bzw. seit welchem Treiber das auftritt... (Jetzt ist Version 20.10.1 installiert).
Laut CB Test beträgt die maximale Lüfterdrehzahl 2.280 bzw. 2.000 RPM.
Was würdet ihr jetzt machen?
Lüfterkurve selber anpassen?
Alten Adrenalin-Treiber testen?
Ich werde wohl erstmal den Silent-BIOS nutzen und dort das Verhalten beobachten.
1. Senario mit OC-Bios (nur Windows + Firefox) :
Es dreht sich nur ein Lüfter (von zwei) und dieser dafür sehr laut und das obwohl die Grafikkarte bei nur 27°C ist und der die Lüftergeschwindikeit angeblich 0 RPM ist (screen).

HWMonitor zeig auch 0 RPM an.
2. Senario mit OC-Bios (PoE gestartet aber noch nicht aktiv am spielen):
Temperatur bei ca. 50° und Lüfter drehen immer kurz auf über 3000 RPM auf.

3. Senario mit Silent-Bios (PoE gestartet aber noch nicht aktiv am spielen):
Temeratur bei ca. 50° und ein Lüfter (nicht der aus Senario 1) dreht dauerhaft auf 3600 RPM. Allerdings ist die Graka deutlich leister als bei Senario 2.

4. Senario mit Silent-Bios (HoTs gestartet aber noch nicht aktiv am spielen):
Temperatur bei ca. 50° und Lüfter drehen immer kurz auf über 2000 RPM auf.

Hat jemand eine Idee woran das liegen kann? Habe keine Änderungen an den Lüfterkurven etc vorgenommen.
Viele Grüße
Zuletzt bearbeitet: