Test 9800X3D vs. 14900K mit RAM-OC im Test: Welche CPU ist die beste Gaming-Wahl für die RTX 5090?

Ezeyer schrieb:
es gibt auch eine Welt in der man CPUs nicht nur fürs Gaming einsetzt

Und in dieser Welt kauft man immer noch keinen 14900K. Da kauft man einen R9 9950X oder je nach Szenario auch einen 285K. Oder man geht gleich auf Threadripper.

Eine 14900K ist keine gute CPU mehr.
 
  • Gefällt mir
Reaktionen: Verak Drezzt
Pizza! schrieb:
Es ist ein CPU Test, kein Spieletest, kein Grafiktest und kein nur für persönlich nach deinen Wünschen gemachter Test.
Lautet der Titel nicht "Welche CPU ist die beste Gaming-Wahl für die RTX 5090?"
Pizza! schrieb:
Außerdem zocken die wenigsten 4K nativ. Viele sind noch eher im Bereich Full HD oder WQHD und 144 Hz unterwegs. Die möchten gerne wissen womit sie viele FPS schaffen.
Aber denkst du nicht auch, dass die vielen Leute im Bereich FHD oder WQHD nicht unbedingt eine 4090/5090 in ihrem Gaming PC stecken haben? Diese Gruppe hat ein leistungsschwächere GPU und hängt beim zocken dann im Limit ihrer GPU. Um nun mehr FPS zu bekommen, werden die hier beide getesteten CPUs nicht diesen Vorsprung bieten, wie in die 720 Tests hier aufzeigen.

Und die Leute welche einer 4090/5090 im Gaming PC haben, wedern sicherlich auch nicht in 720 und FHD zocken...
 
mblaster4711 schrieb:
Lautet der Titel nicht "Welche CPU ist die beste Gaming-Wahl für die RTX 5090?"
Richtig, man vergleicht die Leistung der CPU. Für die 5090, mit man weiß welche CPU mehr liefern kann.

Theoretisches Beispiel mit Anno. Der 9800X3D schafft 96, der Intel 81 FPS in 720p.
Du willst jetzt Maximum Grafik in 4K
und schaffst dann lange Zeit nur 70 FPS.

Später ist das Spiel stärker CPU limitiert. Mit dem 720p Test kannst du sehen welche CPU wirklich stärker ist und mehr Reserven hat wenn's schwierig wird.
Mit deinem 4K Test würdest du denken beides gleich gut.

mblaster4711 schrieb:
Aber denkst du nicht auch, dass die vielen Leute im Bereich FHD oder WQHD nicht unbedingt eine 4090/5090 in ihrem Gaming PC stecken haben?
Darum geht's doch nicht. Ich meinte die Leute die mit hohen FPS zocken, die müssen keine 5090 haben.
Auch hier wieder, ein 4K Maximum Grafik Test würden zeigen, dass beide CPUs z.B. 50 FPS schaffen.

Im 720p Test sieht man dann, die CPUs können auch 150 FPS schaffen.
Also hilfreich für alle die mit mehr als 50 FPS zocken wollen, weil sie einen 144 Hz Monitor haben.

Du kannst ja auch 4K mit dlss Performance ( balanced?) nutzen. Spielst also in Full HD aber hübscher mit vielen FPS.

Wie schon erwähnt, es geht darum nur die CPUs so gut wie möglich zu vergleichen, in diesem Fall extra mit RAM OC und was es bringt.

Je nach Spiel kannst du dich nun entscheiden welche CPU der bessere Partner für die Grafikkarte ist.
Für 4k Maximum Grafiktest gehst du einfach in den Test der 5090.
 
Zuletzt bearbeitet:
Ich finde es eben ziemlich nichtssagend, wenn man nur in 720p vergleicht. Das ist nur gut für Leute die gerne Cinebench "zocken", anstatt wirklich ein Game zu starten.

Um ein wirkliches Bild davon zu bekommen, was die CPU wirklich leisten kann, macht Igor das in unterschiedlichen Auflösungen, damit bekommt man einen echten Überblick, von dem was man zwischen den Bereichen CPU-Limit und GPU-Limit von den CPUs erwarten kann.
1739267753597.png 1739267763477.png 1739267776237.png

Und das selbe gilt hier für die Leistungsaufnahme, auch hier sieht man wie die Abstände (und der Verbrauch) kleiner werden, wenn man sich vom CPU-Limit in Richtung GPU-Limit bewegt.
1739267818415.png 1739267829603.png 1739267845317.png

Und auch mit drei unterschiedlichen Auflösungen schneidet AMD immer noch besser ab als Intel.
 
Ich werde diese Diskussion nie verstehen, die Möglichkeiten sich selbst ein Bild zu machen welche CPU zu einer Grafikkarte mit entsprechender Auflösung/Upscaler zu dem Spiel oder Spielen die einem wichtig sind passt und ob sich ein Upgrade lohnt oder nicht waren doch noch nie so leicht.^^

Und ich würde auch nicht für irgendwelche möglichen Verbesserungen in der Zukunft mehr Geld ausgeben was mir aktuell überhaupt nichts bringt, aber das liest man hier ja zum Glück oft genug das man dies grundsätzlich nicht machen sollte.^^

Bei mir waren es im Mittelwert ca. 5 FPS Unterschied für die ich dann fast das doppelte hätte bezahlen müssen, natürlich hatte ich dies nicht gemacht.^^
 
  • Gefällt mir
Reaktionen: Esenel
mblaster4711 schrieb:
Um ein wirkliches Bild davon zu bekommen zu verschleiern, was die CPU wirklich leisten kann, macht Igor das in unterschiedlichen Auflösungen,
fixed that for you.

Ernsthaft, du bremst die CPU durch die GPU aus und weißt dadurch, was die CPU wirklich leisten kann?

Ich fahre auch mit nem Auto durch ne 30er und dann durch ne 50er Zone um mal zu sehen, was der Motor wirklich drauf hat.
 
  • Gefällt mir
Reaktionen: Gortha, Veitograf und MaverickM
mblaster4711 schrieb:
was man zwischen den Bereichen CPU-Limit und GPU-Limit von den CPUs erwarten kann.

Und was für ein Bereich soll das sein?
Entweder die CPU limitiert oder die Grafikkarte...
 
Ein Test für Theorieliebhaber und Testingenieure. Tolle Arbeit. Aber mich hätten auch praxisnahe Tests mehr interessiert. Denn es gibt von 720p hin zu realen Anwedungsbeispielen zu viele Variablen, um die theoretische Überlegenheit des AMD in einem 'was die CPU wirklich leisten kann'-Wert darzustellen und davon ausgehend Kauf- oder Upgradeentscheidungen zu treffen. 'Was die CPU wirklich leisten kann' kommt vielleicht nie zur Geltung, bis die CPU sowieso schon wieder verkauft ist...; zusammen mit einer 5090 interessiert mich die aktuelle Praxis. (Ich sehe, sorry, es ist ein Community-Beitrag; meine Rückmeldung war eher für die CB-Redaktion).

Keine Frage, der Test ist, wie er ist, gut gemacht und hat viel Aussagekraft. Ob sich die eine oder die andere CPU nun zu kaufen/behalten lohnt, kann ich jedoch vom Test ausgehend erst einmal nicht direkt beurteilen...

edit: nach einiger Zeit kann ich besser formulieren, warum mich CPU-Tests häufig etwas fragend zurücklassen: Ohne das GPU-Limit für die getesten Spiele zu kennen, kann ich für die Praxis einfach nichts mit den Zahlen anfangen. Ein CPU-Limit und GPU-Limit müssen immer übereinandergelegt werden. Warum passiert das in Tests so selten? Die 5090 limitiert in 4k@ultra@RT@DLSS Quality ziemlich oft und landet nicht selten unter 100fps in AAA- oder ähnlich anspruchsvollen Titeln. Wenn ich bei diesen GPU-Limits, die schon unter 100fps (das wäre jetzt mein Anwedungsfall) auftreten, nun eine passende CPU suche, strahlt ein 9800X3D auch nicht mehr sooo verlockend. Der 7800X3D packt die 100fps meist locker. Dann gibt's Spiele wie Stalker 2, die wiederum auch CPU-limitiert sind. Hier hilft der 9800X3D dann tatäslich auch der 5090 noch einmal entscheidend. Das sind für mich Gamer-Fragen. Mich interessieren Gesamtschauen und Abwägungen. Mehr GPU-Limit Relationen. Manchmal auch einfach CPU- neben GPU-Limit stellen. Das ist spannend. Die Leute kaufen völlig sinnlos CPUs - ist meine Erfahrung.
 
Zuletzt bearbeitet:
@cdt9890
Die Tests dienten mir selbst als Hilfe, um zu sehen, ob sich nun grundsätzlich wieder ein Hersteller Wechsel von Intel zu AMD lohnt, um einfach die durchwegs schnellste Hardware zu haben.
Das war für mich bis zu dieser CPU nicht gegeben.
Das gilt aber hauptsächlich für mich und meine Anwendungsfälle.

Eigentlich war angedacht die CPU mit einer 5090 auf einmal reinzupacken. Damit sich der Aufwand des Umbaus lohnt.
Aber da die 5090 für mich ziemlich enttäuschend ist, bleibt der 14900K mit der 4090 erst mal drin.

Wenn du anhand der vorhanden Werte so etwas für dich nicht beurteilen kannst gibt es ja zum Glück tausend und drei andere Medien und Seiten um sich aufzuschlauen ;-)

Vg
 
  • Gefällt mir
Reaktionen: Veitograf
Die Leute wollen es einfach nicht kapieren.
Die Fragestellung ist:
Wie schnell kann der Porsche maximal fahren?

Die Leute gucken in den Tests und meckern:
Ich will wissen ob der Porsche in der Innenstadt bei max. 50 km/h schneller als mein Trabi ist.

@cdt9890
Merke dir für CPU Tests:
Man will CPUs testen und nicht irgendwas anderes.
Du musst schon ein bisschen selber denken.
Schaust in den CPU Test und suchst dir deine CPU aus (was du an FPS willst) und schaust dann in den GPU Test welche Grafikkarte deine gewünschten FPS schafft.
Dann weist du was du brauchst oder was mehr bringt.
 
  • Gefällt mir
Reaktionen: Veitograf, Gortha, Esenel und eine weitere Person
Dazu ergänzend.
Hätte ich jetzt hier 4k max Details mit DLSS Ultra Performance getestet, dann sagt der Nächste er nutze aber nur DLSS Quality in 4k.
Wiederum der Nächste sagt 4k testet man aber nur nativ.
Wiederum der nächste sagt warum nicht FSR? So bekommt man evtl auch eine Idee für die AMD Karten.
Am Beispiel von Cyberpunk 2077 hätten wir nativ mit am Besten Pathtracing dann noch 20 FPS.

Ein Test wird nie alle geäußerten Wünsche abdecken können.
Dafür gibt es ja zum Glück mehrere Medien oder auch die Eigeninitiative ;-)

Vg
 
  • Gefällt mir
Reaktionen: Veitograf
Pizza! schrieb:
Die Leute wollen es einfach nicht kapieren.
Die Fragestellung ist:
Wie schnell kann der Porsche maximal fahren?

Die Leute gucken in den Tests und meckern:
Ich will wissen ob der Porsche in der Innenstadt bei max. 50 km/h schneller als mein Trabi ist.

@cdt9890
Merke dir für CPU Tests:
Man will CPUs testen und nicht irgendwas anderes.
Du musst schon ein bisschen selber denken.
Schaust in den CPU Test und suchst dir deine CPU aus (was du an FPS willst) und schaust dann in den GPU Test welche Grafikkarte deine gewünschten FPS schafft.
Dann weist du was du brauchst oder was mehr bringt.

Ich kritisierte auch diesen CPU-Test nicht.

Dein 'Ton' kommt halt etwas absolut rüber, Wissen, das hier nachgefragt wurde, kannst Du aber auch nicht liefern. Warum also so absolut?

Viele Leute kaufen sinnlose Kombinationen aus GPU und CPU, weil sie eben nicht CPU- neben GPU-Test legen und schauen, "aha, die CPU schafft 100 Fps in 720p, die GPU schafft 80fps in 4k, okay, die CPU lohnt nicht, weil meine jetzige auch schon 81fps in 720p packt". Ja, toll. Jeder versteht das, aber manchmal möchte man nicht mehrere Tests nebeneinander legen, nicht alles bis ins Letzte selbst ergründen, sondern schnell sehen können: CPU xyz packt meist die 100fps in 720p nicht, meine GPU packt die 100fps in 4k aber nicht... ich brauche eine bessere CPU.
 
Zuletzt bearbeitet:
cdt9890 schrieb:
Ob sich die eine oder die andere CPU nun zu kaufen/behalten lohnt, kann ich jedoch vom Test ausgehend erst einmal nicht direkt beurteilen...
Da kommt das selber überlegen dran, was ich angesprochen habe. Denn andere wissen ja nicht was du hast und was du willst.

Du hast System X, also nur als Beispiel einen AMD 5800X und eine RTX 4080.
Monitor 4K 120 Hz und spielst durchschnittlich mit 60 FPS. Du möchtest gerne mehr haben.

Deine berechtigte Frage wäre nun: Hab ich mit einer besseren CPU z.B. dem 9800X3D mehr FPS ?

Im CPU Test siehst du ein klares ja, die neue CPU ist XX% schneller.

Wie viel von den XX% schneller am Ende übrig bleibt, weil deine 4080 oft aber nicht immer im Limit ist, siehst du dann in einem GPU Test und dem entsprechenden Spiel.
Dann entscheidest du ob sich der Kauf lohnt, nicht dieser CPU Test.

Ich verstehe was du meinst und willst, aber in einem CPU Test zu fordern, dass du gerne Tests im GPU Limit haben willst ist ein wenig absurd.
Du musst einfach nur den CPU Test und einen GPU Test kombinieren und die meisten Fragen sollten für dich beantwortet sein.
Kannst ja gerne mal ein Beispiel bringen, was dich interessiert bzw. was du hast und was du erreichen willst. Oder ein Beispiel was dir dieser Test nicht ausreichend beantwortet hat.
 
  • Gefällt mir
Reaktionen: LiniXXus und cdt9890
Taxxor schrieb:
Ich fahre auch mit nem Auto durch ne 30er und dann durch ne 50er Zone um mal zu sehen, was der Motor wirklich drauf hat.
720p Test ist wie: ich fahr nur im 1. Gang um zu sehen was das Auto drauf hat.
 
@mblaster4711 Unsinn, du lässt die CPU so weit wie möglich auslasten sodass du ihre Höchstgeschwindigkeit messen kannst, das ist genau das Gegenteil vom fahren im 1. Gang
 
  • Gefällt mir
Reaktionen: Pardy, Gortha und Veitograf
Mit dem Autofahren lässt sich das nicht vergleichen, da hier das Drehmoment mit dem jeweiligen Gang mit beeinflusst wird. Denn ich fahre ja in einer 50er-Zone nicht mehr im ersten Gang.

Wie sich das genau auswirkt, hat @Pizza! richtig beantwortet!

Denn diese CPU-Tests mit nur 720P und gewissen Settings haben auch ihre Daseinsberechtigung, sonst würde man keine CPUs miteinander vergleichen, sondern Grafikkarten. Letztendlich muss es jeder dann für sich nüchtern betrachten, wie es ausfallen wird, sobald nicht mehr der Prozessor limitiert, sondern die Grafikkarte. Das lässt sich auch nicht verallgemeinern, weil es auch Spiele gibt, die eher im CPU-Limit laufen werden und je nach Grafikkarte der Prozessor auch anders beansprucht wird.
 
Zuletzt bearbeitet:
  • Gefällt mir
Reaktionen: iWebi und Veitograf
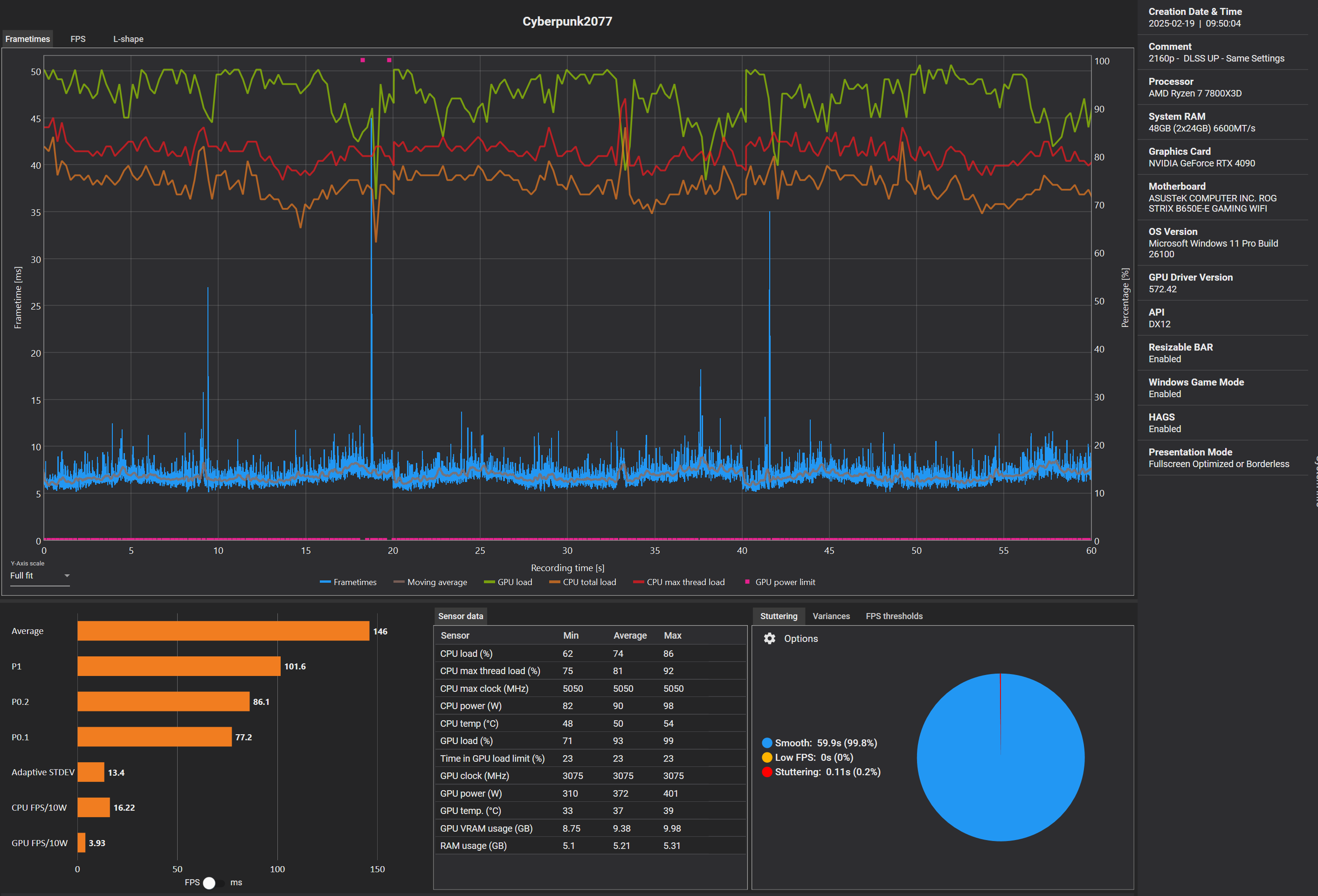
Machen wir mal einen Vergleich bei CyberPunk2077.

Einmal in 720p (mit RT Ultra und DLSS UP) und einmal in 2160p (selbe Settings)

1739955270057.png

1739955225333.png

Man sieht auf beiden den Unterschied deutlich, in 2160p habe ich weniger FPS, aber warum?
Weil die GPU hier zu 23% limitierte (Time in GPU load Limit), dies ist ein partielles GPU-Limit.

Nimmt man diese 23% nun von den FPS und addiert sie auf das Ergebnis wo komme ich da hin?
Weit über die FPS die ich in 720p hätte, aber das ist eben nur die halbe Wahrheit, denn dann limitiert nicht mehr die GPU, sondern die CPU.

Deswegen macht man CPU Tests (am besten mit maximalen Details und RT / PT wenn möglich) in niedrigen Auflösungen, damit eben die GPU nicht limitiert sondern nur die CPU (oder schlimmsten Fall etwas anderes).

Hauptsache ist, die GPU ist nicht der limitierende Faktor (auch partiell nicht)!

CPU kennt keine Auflösung, nur Seitenverhältnisse, in 21:9 / 32:9 oder gar :10 würde das Ergebnis anders aussehen, da die meisten die Spiele spielen aber in 16:9 zocken...

Naja was solls, es wird immer wieder jemanden geben, der die Zusammenhänge nicht versteht.
 
Zuletzt bearbeitet:
  • Gefällt mir
Reaktionen: Pardy, Gortha, Esenel und 2 andere
Sapphire Forum
Zurück
Oben