meine Intel i9 12900K wird bei OC zu heiß

Stormfirebird schrieb:
Egal ob jetzt fertig oder selber so gemacht das Problem kommt vom Sockel.
Ja stimmt. Wollts nur wissen, weil wenn selber zusammengebaut: ok kann passieren.
Aber ein Fachgeschäfft das Geld verlangt sollte wissen was es tut und ein bischen eine Qualitätskontrolle haben.
Leider ist nicht so :mad:
 
Stormfirebird schrieb:
Danke!

Hat schon wer den Mod gemacht?

kurfuerst1982 schrieb:
Ja stimmt. Wollts nur wissen, weil wenn selber zusammengebaut: ok kann passieren.
Aber ein Fachgeschäfft das Geld verlangt sollte wissen was es tut und ein bischen eine Qualitätskontrolle haben.
Leider ist nicht so :mad:

Ja, leider ist es so passiert. Wobei sie auch nur was bedingt können, wenn die CPU wirklich so verbogen ist.
 
Kitty26 schrieb:
Corsair iCUE H150i ELITE CAPELLIX in Push-Pull ( 360 Radiator vorne 3 und hinten 3 Lüfter am Radiator ).
Die AIO ist bei mir fest angezogen + passendes Kit (Schrauben) für den 12900k und läuft seit etwa einem halben Jahr.
Anhang anzeigen 1237381
uff kannst du mal ein Foto schicken? :) würde ich gern sehen. danke.
Ergänzung ()

Cuddles schrieb:
Ich habe vorhin im Keller noch meine Kryonaut WLP gefunden 😍
Habe nun den Kühler abgebaut und schon einen Fehler feststellen können, siehe Fotos.
Habe nun die Kryonaut aufgetragen und habe bei CB23 nun ca. 180W mit - 0.130V Offset maximal 80°C und 26334 Punkten.
aber bei 180Watt auch zu viel Grad, find ich.
Ergänzung ()

Cuddles schrieb:
Bitte um nähere Erläuterung wegen dem verbogenen Sockel.

Fertig von einem großen Händler. Also ich habe mir die Komponenten ausgesucht, die haben zusammengebaut.

Die Temps waren eh schon katastrophal 😂
Welches Problem vom Sockel?
Ah du meine Güte, wirklich? also bei dem Händler möchte ich einkaufen.
Ergänzung ()

Cuddles schrieb:
Danke!

Hat schon wer den Mod gemacht?



Ja, leider ist es so passiert. Wobei sie auch nur was bedingt können, wenn die CPU wirklich so verbogen ist.
noch nicht, aber ich hab jetzt die plastik beilagscheibchen bestellt und ein torx 20 und werde dies versuchen, überprüfen und schauen.
 
stiipe schrieb:
uff kannst du mal ein Foto schicken? :) würde ich gern sehen. danke.
Ergänzung ()
Die Scheiben von meinem Gehäuse sind nicht gerade sauber....aber egal. 😸
HWBoot 12900k 2.jpg
 
  • Gefällt mir
Reaktionen: stiipe
Cuddles schrieb:
Danke!

Hat schon wer den Mod gemacht?



Ja, leider ist es so passiert. Wobei sie auch nur was bedingt können, wenn die CPU wirklich so verbogen ist.
noch nicht, aber ich hab jetzt die plastik beilagscheibchen bestellt und ein torx 20 und werde dies versuchen, überprüfen und schauen.
Kitty26 schrieb:
Die Scheiben von meinem Gehäuse sind nicht gerade sauber....aber egal. 😸
Anhang anzeigen 1237570
mega geil :) hast du die zusätzlichen 3 fans dazu bestellt oder waren die dabei :D
 
stiipe schrieb:
mega geil :) hast du die zusätzlichen 3 fans dazu bestellt oder waren die dabei :D
Die 3 zusätzlichen Fans hatte ich früher mal bestellt und waren vorher am Gehäuse, also 1x hinten und 2x oben.
Es sind genau die gleichen Fans ( außer ohne RGB ) + gleiche Max Geschwindigkeit ( ML120 ), die auch bei der neuen AIO dabei waren.
Ergänzung ()

Cuddles schrieb:
Machen die 3 zusätzlichen echt so einen Unterschied?

Hier meiner:
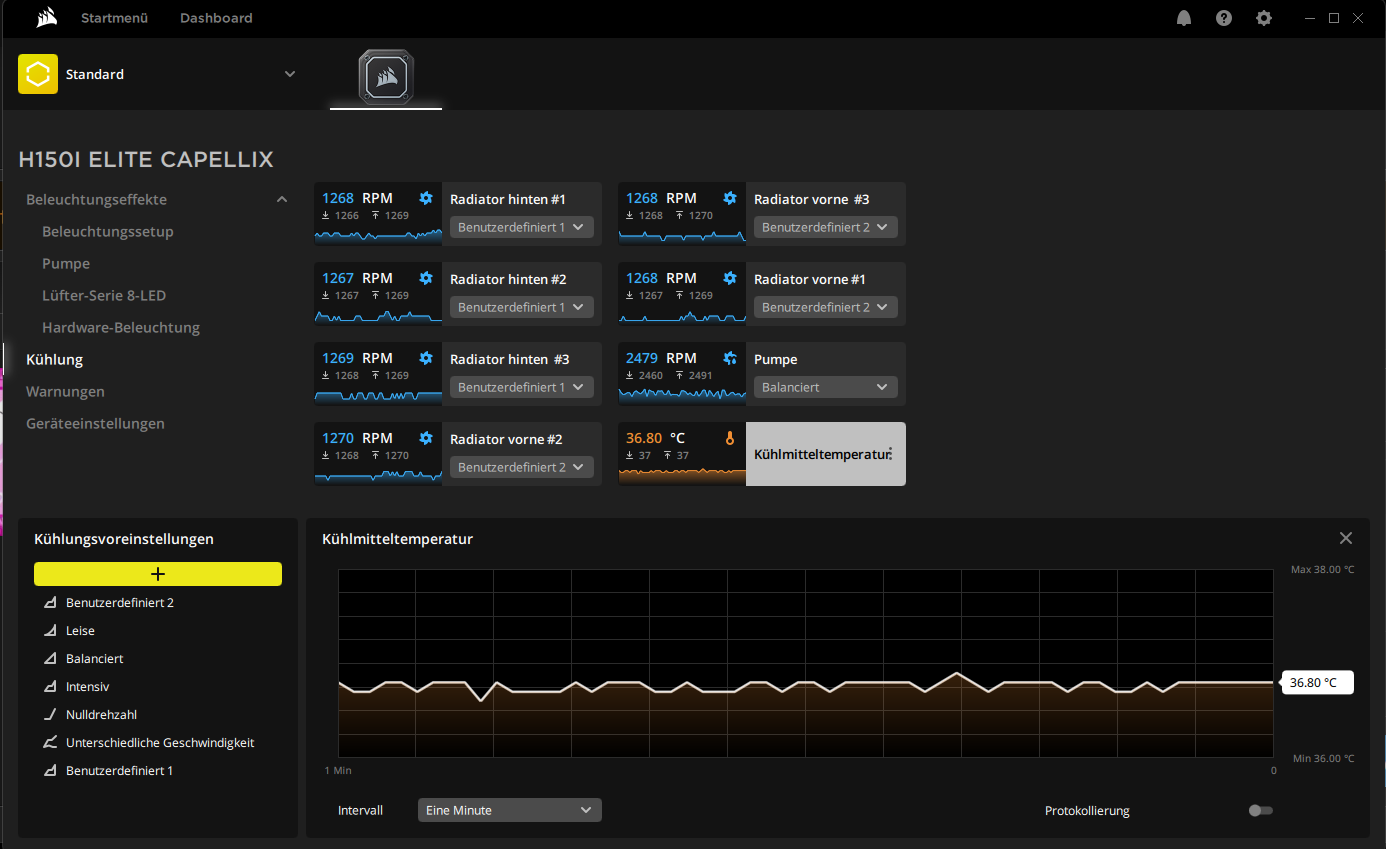
Eben mal die 3 hinteren Lüfter ausgeschaltet und die Kühlmitteltemperatur ist im Idle um ~ 1,5 - 2°c gestiegen.
Die Pumpe läuft auf gleicher Geschwindigkeit.
Es ist nicht die Welt, aber der Luftstrom im Radiator kann so schneller durchziehen und gleichzeitig bekommt die Grafikkarte auch einen besseren Luftstrom.
 
Zuletzt bearbeitet:
  • Gefällt mir
Reaktionen: stiipe und Cuddles
Cuddles schrieb:
Machen die 3 zusätzlichen echt so einen Unterschied?

Hier meiner:
Auch geil, aber von dem her sollte alles wunderbar funktionieren.

die rechts die drei lüfter die ziehen luft von draußen?
Ergänzung ()

Kitty26 schrieb:
Die 3 zusätzlichen Fans hatte ich früher mal bestellt und waren vorher am Gehäuse, also 1x hinten und 2x oben.
Es sind genau die gleichen Fans ( außer ohne RGB ) + gleiche Max Geschwindigkeit ( ML120 ), die auch bei der neuen AIO dabei waren.
Ergänzung ()


Eben mal die 3 hinteren Lüfter ausgeschaltet und die Kühlmitteltemperatur ist im Idle um ~ 1,5 - 2°c gestiegen.
Die Pumpe läuft auf gleicher Geschwindigkeit.
Es ist nicht die Welt, aber der Luftstrom im Radiator kann so schneller durchziehen und gleichzeitig bekommt die Grafikkarte auch einen besseren Luftstrom.
ja, bringt sicher etwas.

aber beim cuddles und mir wir müssten es mal schaffen, ne normale temp zu erreichen ohne zusätzlichen Lüfter find ich. der rest ist dann fein adjustment.

das nächste was ich angehe ist eben das mit der CPU - anheben, neue WLP dann berichte ich weiter. :)
Ergänzung ()

Kitty26 schrieb:
Die Scheiben von meinem Gehäuse sind nicht gerade sauber....aber egal. 😸
Anhang anzeigen 1237570
Was ich noch fragen wollte, welches Case ist das bei dir? dass da ein Radiator und von beiden Seiten fans reinpassen?
 
Zuletzt bearbeitet:
mal eine andere Frage, weil Deep Cool mir grad empfohlen hat das XMP auszuschalten.
ist das ratsam? funken dann die RAM gut?

von DeepCool
And the temp is normal, we recommend you to disable the XMP. The i9 12900K CPU has been upgraded from 8 cores to 16 cores, P core + E core, which itself generates high heat, hope you could understand it.
 
XMP ist eigentlich nichts anderes als eine Tabelle mit vorkonfigurierten Einstellungn, die auf den RAM Sticks gespeichert ist. Wenn du das XMP Profil lädst werden diese Einstellungen ins Bios übernommen.
Machst du das nicht, läuft der RAM meist weit unter den Spezifikationen.
Damit ist das ganze System langsamer.

Also nein, das XMP Profil nicht zu laden macht keinen Sinn. Immerhin hast du für den schnellen RAM Geld bezahlt, also sollte er auch so arbeiten.

Das der 12900K eine hohe Abwärme hat, stimmt. Aber das hast du ja auch schon festgestellt das 260Watt auf der kleinen Fläche schwer zu kühlen sind. :-)

Finde ich übrigens super das du so tief in die Materie einsteigst und dich ausgiebig damit beschäftigst. Drück dir die Daumen das du eine gute Einstellung mit kühlen Temperaturen erreichst.
 
  • Gefällt mir
Reaktionen: Cuddles und stiipe
Danke für die super Erklärung.

somit ist das was DeepCool hier empfiehlt einfach nur dahingeredet. um das Ticket schließen zu können. haha
vielen Dank! das hoffe ich auch :)
 
  • Gefällt mir
Reaktionen: Tobi-S.
Update: morgen ist der große Tag, die Wakü kommt morgen zurück und ne Neue hab ich bestellt.
Die MSI MEG CORELIQUID S360 AIO, da ich sie beim der8bauer gesehen habe, der hat damit die CPU sogar Overclocked. und MSI hat auch diese empfohlen. Da lässt mich mein Gefühl nicht los, diese dann auch zu testen.

  • Washer Mod
  • neue WLP

wenn das alles nichts bringt. Lasse ich die CPU mit 120° durchbrennen und kaufe mir einen Ryzen :D, kleiner Spaß
 
stiipe schrieb:
wenn das alles nichts bringt. Lasse ich die CPU mit 120° durchbrennen und kaufe mir einen Ryzen :D, kleiner Spaß

Oder du baust weiter. :-)
Die nächste Ausbaustufe kann so aussehen.
Das ist meine Workstation. Ohne RGB, rein auf gute Kühlleistung und leisen Betrieb ausgelegt. Plus der Absicherung Komponenten schnell tauschen zu können falls was ausfällt.
 

Anhänge

  • pc.jpg
    pc.jpg
    433,8 KB · Aufrufe: 346
  • Gefällt mir
Reaktionen: Paradox.13te und stiipe
Tobi-S. schrieb:
Oder du baust weiter. :-)
Die nächste Ausbaustufe kann so aussehen.
Das ist meine Workstation. Ohne RGB, rein auf gute Kühlleistung und leisen Betrieb ausgelegt. Plus der Absicherung Komponenten schnell tauschen zu können falls was ausfällt.
What the hell? was ist das für ein Teil. Wie ich das erkennen kann, jeder Lüfter kühlt zugleich auch die CPU.

da friert ja die CPU :D props auf den Aufbau sieht mega nice aus. und das wichtigste es funktioniert!

das ist aber schon end level --> Leistung + Leise.
 
stiipe schrieb:
Was ich noch fragen wollte, welches Case ist das bei dir? dass da ein Radiator und von beiden Seiten fans reinpassen?
Case : "Corsair Crystal 570X RGB"
Die Lüfter sind vorne und hinten direkt am Radiator dran bzw. die vorderen RGB Lüfter mit am Gehäuse befestigt, also die Schrauben von den Lüftern gehen bis zum Radiator.
Natürlich pusten die vorderen Lüfter durch den Radiator, die hinteren saugen sie an, weiter durch das Gehäuse und durch den 1x hinteren und 2x oberen Lüfter geht die Luft wieder heraus.

So wie hier eingezeichnet >
Gehäuse Luftstrom.jpg
 
  • Gefällt mir
Reaktionen: stiipe und Tobi-S.
stiipe schrieb:
What the hell? was ist das für ein Teil. Wie ich das erkennen kann, jeder Lüfter kühlt zugleich auch die CPU.
Ich muss zugeben das ist bei weitem nicht die erste Wasserkühlung die ich gebaut habe. ;-)

Ja, es ist ein Kreislauf mit GPU und CPU Kühlung. Verbaut sind ein 360er (vorn), ein 280er (oben) und ein 140er Radiator hinten.

So richtig kalt bleibt das System aber auch nicht wenn alles gefordert ist. Bei Rendersequenzen wo die CPU und die GPU voll ausgelastet ist, sind es ca. 470-500Watt Abwärme. (Premiere bringt die 2080TI nicht ins Powerlimit)
Da steigt die CPU Temperatur auch auf 87 Grad. Das System bleibt aber weiterhin unhörbar in einem geschlossenem, gedämmten Gehäuse.
 
  • Gefällt mir
Reaktionen: Cuddles, stiipe und Paradox.13te
stiipe schrieb:
Auch geil, aber von dem her sollte alles wunderbar funktionieren.

die rechts die drei lüfter die ziehen luft von draußen?
Ergänzung ()


ja, bringt sicher etwas.

aber beim cuddles und mir wir müssten es mal schaffen, ne normale temp zu erreichen ohne zusätzlichen Lüfter find ich. der rest ist dann fein adjustment.

das nächste was ich angehe ist eben das mit der CPU - anheben, neue WLP dann berichte ich weiter. :)

Ja, die Lufter rechts ziehen Luft von außen rein. Auch diese Lüfter hatte der Händler verkehrt montiert, sodass sie nach außen geblasen hatten🤦🏼‍♂️
Sie hatten es wohl aus optischen Gründen gemacht.
Bin gespannt was du mit neuer WLP berichten wirst. Bei mir brachte sie sehr viel😊
 
  • Gefällt mir
Reaktionen: stiipe
Cuddles schrieb:
Ja, die Lufter rechts ziehen Luft von außen rein. Auch diese Lüfter hatte der Händler verkehrt montiert, sodass sie nach außen geblasen hatten🤦🏼‍♂️
Sie hatten es wohl aus optischen Gründen gemacht.
Bin gespannt was du mit neuer WLP berichten wirst. Bei mir brachte sie sehr viel😊
wirklich bei dir hat die wlp viel gebracht? viel ca.? :)
 
Sapphire Forum
Zurück
Oben