meine Intel i9 12900K wird bei OC zu heiß

stiipe schrieb:
anscheinend mehr. 1.396v
Ergänzung ()

geschwitzt ohne ende:

offset -0.150

Anhang anzeigen 1236881

Aber benchmark 26655 pts
Ergänzung ()

so habe ihn nun auf offset - 0.200 laufen.

läuft stabil auf 88° aber somit kann man sagen der Kühler kühlt nicht?
ne sorry war nicht stabil, bekam ein bluescreen.
Ergänzung ()

Th3ri0n schrieb:
Das sieht schon besser aus, wenn du Kern-Temperaturen aufklappst, gibt es da Temp-Ausreißer einzelner Cores?
kerne.jpeg
 
Die Einstellung Boxed-Cooler sollte die eigentlich von Intel vorgesehen Stromlimits setzen. Kannst ja mal ausprobieren wie die sich auswirken.
 
Kenne mich mit AIO's nicht so aus, aber ich würde annehmen, dass deine deepcool 360 RGB V2 ein ähnliches Leistungsniveau hat wie mein Luftkühler NHD15, wenn nicht sogar gering besser.

Daher solltest du bei einer vcore von 1.224 und knapp über 200w nicht diese Temps haben.

Bei meinem IHS habe ich scheinbar Glück gehabt, unter multicore Last ist die größte Differenz der einzelnen pcores 7 Grad.
 
  • Gefällt mir
Reaktionen: stiipe
ja mit einer 360er aio dachte ich das auch, aber wie man sieht sinds doch da. richtig bitter.

am Montag bekomme ich meine WLP dann werd ich mal alles abnehmen und schön neu auftragen. vl. ergibt dass eine verbesserung.
 
  • Gefällt mir
Reaktionen: Th3ri0n
stiipe schrieb:
Mega, genau das möchte ich erreichen.
hab aber win 11. kA wieso er die ecore dann nicht aktiviert.

und das habe ich versucht in bios

auf 5.1 GHZ
und die E-core auf 4.0 GHZ
RATIO war auf 3.9GHz

unter natürlich die spannung usw.

aber sobald ich auf start drücke beim cinebench - 100° CPU und sofort stoppe ich cinebench und er landet wieder bei 40°
Ergänzung ()
Im Uefi habe ich es so eingestellt, dass die CPU in PL1 - 155 Watt nehmen und in PL2 - 241 Watt und kann seinen Takt gut halten.
Die Load Line Calibration ist auf 5, Core Ratio auf 41, 1,335 Volt mit minus - offset von 0,025 Volt.

Ich hatte nochmal Cinebench R23 in Echtzeit mit HWinfo laufen lassen und mein Zimmer gehört zu den wärmsten im Haus....+ der Staubschutz vorne musste ich mal wieder reinigen.
Trotzdem habe ich noch immer gute Temperaturen, aber die 6 Lüfter am 360 Radiator liefen schon mit 2000 rpm ( noch nicht max ) + Pumpe auf Max.
Die Wärmeleitpaste hat auch einen Anteil daran > "Thermal Grizzly Kryonaut".

Cinebench R23 HWinfo.png
 
  • Gefällt mir
Reaktionen: stiipe
stiipe schrieb:
mode 6 war stabil, die werte eig. gut. ABER die Cinebench Werte richtig schlecht. 16899 Punkt nur. Warum ist das so?
Zur Sicherheit: Clear_CMOS (also Pins per Jumper schließen oder Batterie kurz raus, Bios Defaults laden
reicht oftmals nicht aus), XMP aktivieren, CPU Lite Load Mode 6 und nochmal Cinebench laufen lassen.
 
  • Gefällt mir
Reaktionen: stiipe
Kitty26 schrieb:
Im Uefi habe ich es so eingestellt, dass die CPU in PL1 - 155 Watt nehmen und in PL2 - 241 Watt und kann seinen Takt gut halten.
Die Load Line Calibration ist auf 5, Core Ratio auf 41, 1,335 Volt mit minus - offset von 0,025 Volt.

Ich hatte nochmal Cinebench R23 in Echtzeit mit HWinfo laufen lassen und mein Zimmer gehört zu den wärmsten im Haus....+ der Staubschutz vorne musste ich mal wieder reinigen.
Trotzdem habe ich noch immer gute Temperaturen, aber die 6 Lüfter am 360 Radiator liefen schon mit 2000 rpm ( noch nicht max ) + Pumpe auf Max.
Die Wärmeleitpaste hat auch einen Anteil daran > "Thermal Grizzly Kryonaut".

Anhang anzeigen 1237008
ah du meine Güte wie geil ist das denn?

und welchen Kühler hast du verbaut?
 
  • Gefällt mir
Reaktionen: Kitty26
Wahnsinn. Ich betreibe kein OC, will die CPU nur kühler haben. Aber auch mit -0,100V im Offset bin ich bei CB23 sofort auf 100°C. 208W liegen da dann an.

Soll ich dann die Watt senken ?

EDIT:

PL1 auf 180W
und
PL2 auf 210W

ändern nichts. Temperatur ist bei 100°C
 
Zuletzt bearbeitet: (EDIT)
Paradox.13te schrieb:
Schaust hier vorbei Running Hot? Drop CPU temps with this simple mod! Ganz einfach ausgedrückt ein paar Unterlegscheiben sind deine Freunde.

Für Montag:

You're applying thermal paste wrong! Here's how to do it right!
habs bestellt. werds versuchen denk ich.


und paste werd ich komplett auftragen.
Ergänzung ()

Cuddles schrieb:
Wahnsinn. Ich betreibe kein OC, will die CPU nur kühler haben. Aber auch mit -0,100V im Offset bin ich bei CB23 sofort auf 100°C. 208W liegen da dann an.

Soll ich dann die Watt senken ?

EDIT:

PL1 auf 180W
und
PL2 auf 210W

ändern nichts. Temperatur ist bei 100°C


210 ist zu viel. max. 200Watt gehen bei mir. 90°

hab jetzt nur das offset geändert.

-
0.150 core offset.

stabil bei 88-90° besten CB werte. 26K.
Ergänzung ()

0ssi schrieb:
Zur Sicherheit: Clear_CMOS (also Pins per Jumper schließen oder Batterie kurz raus, Bios Defaults laden
reicht oftmals nicht aus), XMP aktivieren, CPU Lite Load Mode 6 und nochmal Cinebench laufen lassen.
müsst ich mal probieren.
 
Cuddles schrieb:
Mit 170 und 200W und 0,130 offset gehen bei mir zwischen 95 und 97°C
ja die Pls brauchst du nicht einstellen. kannst auf AUTO lassen. nur den offset -0,150 dann ja 90-97°

was auch viel zu viel ist.

also ich schätze bei mir ist es die AIO. 1900 u/min. lüfter ist mir zu wenig.

als nächstes probiere ich das mit der neue WLP und das angeben des sockels. ich glaub es ist einfach nicht eben auf er kann die Hitze nicht gut ableiten.
 
stiipe schrieb:
ja die Pls brauchst du nicht einstellen. kannst auf AUTO lassen. nur den offset -0,150 dann ja 90-97°

was auch viel zu viel ist.

also ich schätze bei mir ist es die AIO. 1900 u/min. lüfter ist mir zu wenig.

als nächstes probiere ich das mit der neue WLP und das angeben des sockels. ich glaub es ist einfach nicht eben auf er kann die Hitze nicht gut ableiten.

Die PL‘s muss man ja einstellen, sonst gehen die Watt nicht runter 😅

Ich hab mal den Support angeschrieben vom Verkäufer, mein Rechner ist 3 Monate alt.
Neue WLP habe ich auch schon überlegt.
 
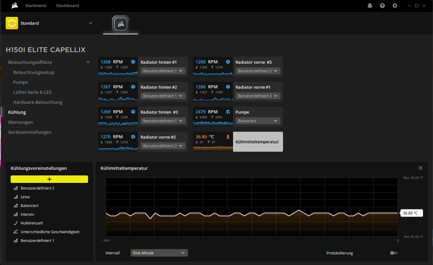
stiipe schrieb:
ah du meine Güte wie geil ist das denn?

und welchen Kühler hast du verbaut?
Corsair iCUE H150i ELITE CAPELLIX in Push-Pull ( 360 Radiator vorne 3 und hinten 3 Lüfter am Radiator ).
Die AIO ist bei mir fest angezogen + passendes Kit (Schrauben) für den 12900k und läuft seit etwa einem halben Jahr.
Screenshot 2022-07-10 153801.png
 
  • Gefällt mir
Reaktionen: stiipe und Cuddles
Ich habe vorhin im Keller noch meine Kryonaut WLP gefunden 😍
Habe nun den Kühler abgebaut und schon einen Fehler feststellen können, siehe Fotos.
Habe nun die Kryonaut aufgetragen und habe bei CB23 nun ca. 180W mit - 0.130V Offset maximal 80°C und 26334 Punkten.
 

Anhänge

  • Foto 10.07.22, 15 50 56.jpg
    Foto 10.07.22, 15 50 56.jpg
    1,4 MB · Aufrufe: 229
  • Foto 10.07.22, 15 51 02.jpg
    Foto 10.07.22, 15 51 02.jpg
    1,5 MB · Aufrufe: 236
  • Foto 10.07.22, 15 51 09.jpg
    Foto 10.07.22, 15 51 09.jpg
    1,2 MB · Aufrufe: 226
Die Bilder zeigen doch de Klassiker mit dem verbogenen Sockel und viel zuviel WLP.
 
Cuddles schrieb:
Habe nun den Kühler abgebaut und schon einen Fehler feststellen können, siehe Fotos.
Fertig PC oder selbst zusammengebaut?
 
Zu viel WLP stört nur bei zu wenig Anpressdruck, mit weniger WLP hätte er hier vermutlich schlechtere Temps gehabt wenn dann in der Mitte schlicht garnichts ist außer Luft.
Egal ob jetzt fertig oder selber so gemacht das Problem kommt vom Sockel.
 
Denniss schrieb:
Die Bilder zeigen doch de Klassiker mit dem verbogenen Sockel und viel zuviel WLP.
Bitte um nähere Erläuterung wegen dem verbogenen Sockel.
kurfuerst1982 schrieb:
Fertig PC oder selbst zusammengebaut?
Fertig von einem großen Händler. Also ich habe mir die Komponenten ausgesucht, die haben zusammengebaut.
Stormfirebird schrieb:
Zu viel WLP stört nur bei zu wenig Anpressdruck, mit weniger WLP hätte er hier vermutlich schlechtere Temps gehabt wenn dann in der Mitte schlicht garnichts ist außer Luft.
Egal ob jetzt fertig oder selber so gemacht das Problem kommt vom Sockel.
Die Temps waren eh schon katastrophal 😂
Welches Problem vom Sockel?
 
Sapphire Forum
Zurück
Oben