[Sammelthread] Intels Core i7, Core i5 u. Core i3 Overclocking: Fragen (Teil II)

@Lapje
Bei Asus geht das mit den Profilen unter Windows. Ich nutze das aber nicht.
Könntest aber auch bei 4,5Ghz bleiben und die VCore etwas anheben, weil Du musst halt die Kern Temperaturen im Alltag sehen und nicht die mit Prime.
 
Naja...es gibt momente, da brauche ich viel Rechenleistung, es gibt aber auch Zeiten, da muss ich nicht unbedingt übertakten, da ist mir ein leises System wichtiger...daher die Profile...
 
Die CPU taktet doch eh im Idle / Internet / Office herunter und bleibt da kühl. Wenn Deine CPU nicht herunter taktet, dann passt noch etwas nicht.
 
So, ich hab irgendwie ein ziemlich schlechtes Modell. Sweetspot liegt bei 4,3Ghz@1,224V. Für 4,5 brauch ich dann schon 0,060V mehr, was ich bei 200Mhz für unnötig halte.

Ich wollte jetzt anfangen an den Nebenspannungen rumzuspielen, um vielleicht aus Offset -0,080V vielleicht noch Offset -0,090V zu machen.

Wie hoch darf ich die einzelnen Spannungen verändern? Reichen ein oder zwei Schritte? Und wie macht es sich bemerkbar, wenn man zu viel gibt oder nimmt? Auch Bluescreens, Blackscreen usw.?
 
Deine CPU hat eine hohe VID. Das das heißt, das Du mehr VCore geben musst, aber als Belohnung bleibt Deine CPU kühler. Also mach Dir keine Gedanken, solange die Temperaturen passen.

Es gibt keine Nebenspannungen, die Dir da helfen. Du kannst die CPU PLL auf 1,7V absenken, was Dir evtl. bei den Temperaturen ein wenig hilft, aber nicht bei der VCore.
Hast Du 4 RAM Speicher gesteckt?
Lese einmal in Dieser Anleitung unter 1.2 Spannungen:
 
Ah, okay. Ich dachte, dass die höhere Stabilität dafür sorgt, dass man vielleicht noch leicht den Vcore senken kann und er trotzdem stabil bleibt.
Nein, vier Riegel habe ich nicht. 4,3Ghz war nicht stabil, ich belasse es mal bei 4,2Ghz. Temperaturen gehen nicht über 60°C, Vcore ist 1,224V.
Für 4,5Ghz benötige ich schon 1,28V.

Egal, dann belasse ich es mal dabei. 25% sind ganz okay.

EDIT: Sind max. 65°C :)
 
Zuletzt bearbeitet von einem Moderator:
Für 4,5Ghz benötige ich schon 1,28V.
Wobei Du auch 1,3V noch locker 24/7 nutzen kannst. Temperaturen werden dann mit prime an die 70C gehen, was auch ok ist, weil im Alltag bleibt der ja kühler.
Dann viel Spass mit dem Rechner.
 
Hallo
leider finde ich nichts passendes zu intel extreme tuning utility eine beschreibung wie ich richtig übertakte.Soll ich es mal mit autotune probieren?
 
@hannes969
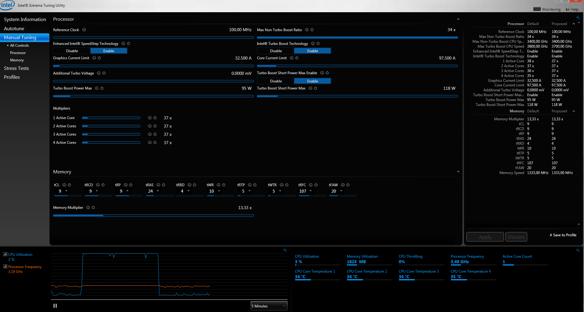
Schau Dir mal z.B. diesen Screen Shot an. Manual Tuning > Prozessor.
Da kannst Du den Multi und die VCore mit klicken der Maus einstellen.
Oder unter All Controlls kannst Du alles einstellen.
Keine Ahnung, warum Du damit ein Problem hast?
Da ich nicht weiss, was Autotune macht, kann ich Dir auch nicht sagen, Du sollst das machen. Brauchst Du unbedingt jemanden der Dir die Entscheidungen abnimmt? Mach halt was und das schlimmste was passieren kann ist, dass der PC abraucht (sehr unwahrscheinlich) oder Du must halt einen Bios reset machen, weil der Rechner nicht mehr startet. Viel mehr kann Dir doch nicht passieren.
 
Hallo
Schau mal bei meinen Bild nach da steht nichts von Voltages und so
 

Anhänge

  • Unbenannt.PNG
    Unbenannt.PNG
    168,8 KB · Aufrufe: 541
Hallo
Danke das du es versucht hast!:D
Bevor ich "hier her kam" war ich zuerst im acer user forum also genau dein link. Leider konnten die mir nicht wirklich weiter helfen.
Schade das es keine leute gibt oder ich haltkeine finde die meinen mit ixtu übertaktet haben!
Hat keiner eine Idee was ich machen könnte auser ein neues Board kaufen zu müssen!
Könnte vieleicht ein Bios flash das problem lösen weil bei den neuen updates steht irgendwas von core usw


Lg Hannes
 
Zuletzt bearbeitet:
?
 
@hannes969
kann Dir doch keiner hier beantworten ob ein Bios update hilft. Also probieren oder sein lassen oder anderes Board kaufen, wobei ich zu letzten Option rate.
Du kannst natürlich auch ohne übertakten mit Deinem Rechner zufrieden sein und das zocken genießen.
 
Also ich würde dir auch zu einem neuen Mainboard raten.Einfach aus dem Grund,weil du freude am Tunen und Übertakten hast und das halt am besten mit einem entsprechenden Untersatz geht!
Ich meine,mit OC ist es ja nicht getan,denn es giebt noch die Ram Teiler die einigermaßen passen müssen u.s.w und wenn es jetzt schon an den Grundlegenden Dingen fehlt,wirst du nie ans Ziel kommen!
EDIT: Hast du nicht den Acer Predator G5910,Intel P67 und i7 2600 non K?
Denn wenn ja,ist es klar warum du den Multi nicht höher stellen kannst!
Ich weiß jetzt nicht genau ob das schon damals so war,aber bei den 77 Chipsätzen läuft ohne ein Z77 selbst mit einem K im Suffix nichts,wenn man per Multi Übertakten will.
Nur via Boost oder minimal Ref Takt!
 
Zuletzt bearbeitet:
Hallo
Nein schau mal in der signatur nach habe den i7 2600k also mit k kann den multi verstellen !!!:D
 
Ach so,ja sry:) war mit Tapatalk unterwegs.
Aber ein OEM Bord glaub ich.
Aber selbst wenn,wäre es doch doof von Acer,wenn sie schon ein "K" einbauen!
Hast du mal versucht am Acer Technik Support anzurufen,oder eine Mail zu schreiben.
 
Hallo,

bei welcher Einstellung brauch ein 3930K @ 4500 MHz weniger vCore?

a) 100x45
b) 125x36
 
@Überkinger
Bei keiner.
Beides resultiert in 4,5Ghz und die Erfahrung zeigt, dass beides die selbe VCore braucht.
Ausnahmen bestätigen die Regel.
Warum probierst Du es nicht aus?
 
Guten Tag,
ich möchte in das Thema übertakten einsteigen.
Dazu möchte ich meinen i7 860 von 2,8 GHz auf mindestens 3,6 GHz übertakten.
http://www.hardwareoverclock.com/Intel_Core_i7_860_Overclocking_Guide-5.htm
Hier wird 3,8 GHz als Alltagstakt beschrieben.
Ich habe mich in das i7 Overclocking FAQ eingelesen, allerdings bekomme ich das nicht ohne Hilfe auf die Reihe.
Die Praxis habe ich relativ gut verstanden, also den BCLK erhöhen und dann die Spannung anpassen. Aber den Rest nicht so gut, mit Ram-Teiler usw. ist desweiteren noch etwas nötig oder reicht das oben genannte für meine Zwecke?
Jetzt brauche ich allerdings die richtigen Voreinstellungen, im Anhang lade ich Bilder meiner Einstellungen hoch und bitte um Hilfe (u.A. umstellen der Spannungen auf manuell..)
MfG
PS: Hardware siehe meine Signatur
 

Anhänge

  • bios_1.jpg
    bios_1.jpg
    450,2 KB · Aufrufe: 462
  • bios_2.jpg
    bios_2.jpg
    432,1 KB · Aufrufe: 480
  • bios_3.jpg
    bios_3.jpg
    463 KB · Aufrufe: 503
  • bios_4.jpg
    bios_4.jpg
    415,1 KB · Aufrufe: 510
Zurück
Oben