Fireplace

Test Nativ vs. DLSS 4.5 vs. FSR AI: Ihr wählt euren Favoriten in sechs Spielen im Blindtest

floTTes schrieb:
Die praktische Relevanz ist imho entscheidend.
Das Problem ist aus meiner Sicht nicht, dass es zu theoretisch wird, sondern dass die derzeitigen Auswahlmöglichkeiten einfach nicht granular genug sind. Macht imo keinen Sinn überall "keinen Unterschied" auszuwählen wenn es eben leichte Tendenzen gibt (die man dann per Zoom eindeutig ausmachen kann). Derzeit erkennt man ja auch gar nicht wie "dicht" beieinander zwei Videos für die jeweiligen Personen waren. Aber diesen Umstand hat @Wolfgang ja schon mitgenommen:
Wolfgang schrieb:
Der Blindtest zeigt leider nicht, welche Lösung die Leute für am zweitschönsten finden. Sondern schlicht "nur", was für am besten empfunden wird. Das ist durchaus eine Sache, die wir uns für zukünftige Projekte dieser Art einmal überlegen sollten.
 
  • Gefällt mir
Reaktionen: xexex und floTTes
Fika schrieb:
Kann dazu jemand was sagen? Warum ruckelt der nVidia ICAT Player auf der Webseite mit drei Videos bei halber Geschwindigkeit und mit dem VLC Player (/oder dem selben Browser) laufen die selben drei AV1 Videos sogar in doppelter Geschwindigkeit tadellos? Halb zu doppelt, ist immerhin die vierfache Last.


@Wolfgang funktioniert das bei Dir mit Radeons korrekt, und wenn ja mit welchen Modellen genau?
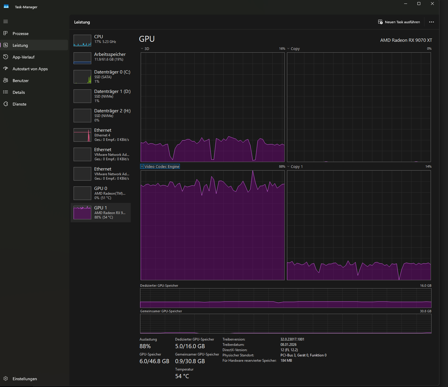
Moin Fika, ich kann das Ruckeln mit meiner 9070 XT nicht nachvollziehen.
Nutze Win 11 25H2, Adrenalin 26.1.1, Firefox 147.0.3

Meine Einstellungen sind 4k Bildhschirm, Skalierung (Windows) auf 100%, Browser auf 100%, ICAT Player auf jeweils 3 Videos mit 100% Zoom und 1x Geschwindigkeit.
Selbst mit x2 Geschwindigkeit ist es noch flüssig, die Auslastung steigt nur minimal.
 

Anhänge

  • ICAT_1x.png
    ICAT_1x.png
    114,3 KB · Aufrufe: 50
  • ICAT_2x.png
    ICAT_2x.png
    1,3 MB · Aufrufe: 49
  • Gefällt mir
Reaktionen: Fika
Es hätte eine weitere Option geben sollen: "Ein Video schlechter, bei den anderen zweien sehe ich keine Unterschiede"
 
floTTes schrieb:
Die praktische Relevanz ist imho entscheidend.
Würdest du nur nach der praktischen Relevanz gehen, müssten alle CPU Tests mit 1440p und 4K gemacht werden. Dann würden zwar fast alle CPUs gleich abschneiden, du hättest aber deine "praktische Relevanz".

Es gilt eben durchaus zu erkennen, welche Algorithmen Nachholbedarf haben und welche besonders gut abschneiden, weil solche Stellen auch im Spiel immer mal wieder sichtbar sein werden und einem auffallen.

Man braucht sich nur die Szenen aus Satisfactory oder The Last of Us ansehen. Während man sicherlich stundenlang darüber diskutieren kann ob das eine Bild jetzt zu scharf und das andere zu weich dargestellt wird, die Moireeffekte bei TLoU oder die blinkenden Lichter bei Satisfactory sind nicht zu verkennen. Sowas stört dann nicht nur in den beiden Spielen, sondern scheint eine grundsätzliche Unzulänglichkeit zu sein, die diese Technik je nach persönlicher Empfindlichkeit unbrauchbar machen kann.

Ich kann zum Beispiel hier für mich sprechen, der grundsätzlich mit DLSS zufrieden ist und selten irgendwelche offensichtlichen Fehler feststellt. Als ich letztens bei Forza Horizon 5 aber an den Pyramiden unterwegs war, weil ich da für eine Wochenaufgabe ein Foto machen sollte, sind mir extreme Treppeneffekte aufgefallen. Nun ist einmal -> keinmal, ich habe es überlebt und mit FSR3 wurde es auch nicht besser, müsste ich mit sowas aber häufiger leben und/oder hätte die Technologie der Konkurrenz diese Probleme nicht, würde das auf jeden Fall meine zukünftige Kaufentscheidung beeinflussen.

Am Ende nützt es mir wenig alle die Regler in den Spielen nach rechts ziehen zu können um eine möglichst gute Grafikqualität auf dem Bildschirm gezaubert zu bekommen, wenn das Endergebnis wegen miserabler Hochskalierung nicht überzeugt. Problem mit blinkenden Lichtern, hatte Nvidia übrigens in FH5 vor ein paar Monaten auch, wurde aber zeitnah mit einem neuen Treiber gefixt.
https://www.reddit.com/r/ForzaHorizon/comments/1lvubi8/flickering_lights_how_do_i_fix/
 
Zuletzt bearbeitet:
Ich habe jetzt bei den ersten konsequent das Video ausgewählt, dass allgemein am schlechtesten bewertet wird (tlw. laden die Videos bei mir nicht und ich kann sie nur mit 1 FPS abspielen)... Das gibt mir jetzt zu denken. Einmal hinsichtlich meines Sehvermögens und zweitens, warum Fabian im Podcast immer so auf dem Upscaling rumreitet... :P
 
-Quasi- schrieb:
defacto aber für einen Blindtest falsch sein, weil man sowas im Realgeschwindigkeit machen sollte. CB wird da ja vielleicht noch aufklären.
ja für den Vergleich, ist ja was anderes, aber das wird wohl das selbe sein wie mit dem Zoom.
Wolfgang schrieb:
Selbst kann ich den ICAT-Player so leider nicht konfigurieren, dass der abseits seiner Standardeinstellung auf der Webseite läuft - bei manchen Funktionen geht das zwar, bei anderen, wie Zoom, aber leider nicht. Ich kenne das Problem aber (auch wenn ich es eher als ein kleines ansehe. Meine Erfahrung ist da schlicht, dass wenn man halbwegs das Bild so zoomt, dass der eigene Bildschirm "voll" ist, alles gut ist. 100 Prozent ist bei weitem nicht nötig) und werde mal versuchen, das mit Nvidia zu klären. Wenn das klappt wird das aber eher eine lange Angelegenheit werden. Ich versuche es aber mal.


-Quasi- schrieb:
da fällt vielleicht auch schon mehr auf, als auf meinem UWQHD.
ich hab auch einen UWQHD und UHD, das macht keinen Unterschied. Die Unterschiede sind in dem Video festgehalten und auf jeder Auflösung zu sehen.
zb hier die Pflanze flimmert für mich in allen drei Videos auf allen Bildschirmen bei 1zu1 gleich. Auch dem FHD TV im Zimmer meiner Enkel.
1770565818888.png

eins flimmert wie Sau, zwei fast gar nicht und drei weniger als 1.

Bei UWQHD hab ich auf 55% gestellt, das ist etwas gezoomt, aber das war nötig weil es darunter flimmert.

-Quasi- schrieb:
ist mir auch wichtig solange es um den Favoriten geht, da bleibe ich bei der Größe wie es auf dem jeweiligen Monitor ausssieht, einmal mit normaler Geschwindigkeit, wenn ich mir nicht sicher bin gehe ich einmal in die geteilte Ansicht. Zoom darüber hinaus nur danach und wenn ich ihn brauche um die Techniken voneinander zu unterscheiden.
 
Weltraumeule schrieb:
Mist, ich habe alle Videos falsch angeschaut. Wieso kann man seine Meinung nicht zurückziehen und ändern :(
Ich würde nämlich jetzt immer mit der Mehrheit abstimmen, anstatt Gegenteilig!
Wieso? Was hat Deine Meinung geändert? Hast Du die Videos vorher nicht mit der richtigen Einstellung angeschaut?
 
CadillacFan77 schrieb:
Moin Fika, ich kann das Ruckeln mit meiner 9070 XT nicht nachvollziehen.
Nutze Win 11 25H2, Adrenalin 26.1.1, Firefox 147.0.3
🤔 Tatsächlich mit Firefox läuft der ICAT flüssig, sogar mit 2,0x Geschwindigkeit.
Firefox lädt auch die Videos komplett vor, im Gegensatz zu Chrome und Edge.
Was ich jetzt aber gar nicht verstehe. Warum läuft die ICAT App schlechter als ICAT im Firefox?

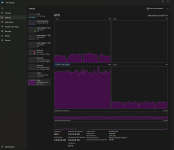
An der Auslastung der Video codec engine kann man wunderbar erkennen was flüssig läuft (gleichmäßige Auslastung) und was ruckelt (Sägezahn).

Edge ICAT 0,5x
Edge ICAT 0,5x.jpg


Edge ICAT 1,0x
Edge ICAT 1,0x .jpg


Chrome ICAT 1,0x
Chrome ICAT 1x.jpg


Firefox ICAT 1,0x
Firefox ICAT 1x.jpg


Firefox ICAT 2,0x
Firefox ICAT 2x.jpg


VLC 2,0x
VLC 2,0x.jpg


App ICAT 0,5x
App ICAT 0,5x.jpg


App ICAT 1,0x
App ICAT 1,0x .jpg
 
Ich denke mal, dass ich wahrscheinlich bei den meisten Titeln auf DLSS 4.5 getippt habe. Die Videos, die ich gewählt habe, haben meist weniger Kantenflimmern, teils Schärfer (etwa bei Anno sehr deutlich zu sehen) oder weniger Artefakte um die Spielfigur (Last of Us).

Aber wenn dieser Blindtest etwas zeigt, dann dass die Unterschiede marginal sind und wirklich erst bei einem A-B Vergleich auffallen. Insofern bestätigt das nur meine Aussage zur ewigen Diskussion hier im Forum und auch anderswo: Der Unterschied zwischen FSR und DLSS ist vernachlässigbar und auf keinen Fall ein Grund, den teils absurden Aufpreis für nVidia hinzulegen.
 
  • Gefällt mir
Reaktionen: NNBombito, schkai, interesTED und eine weitere Person
Grestorn schrieb:
Wieso? Was hat Deine Meinung geändert? Hast Du die Videos vorher nicht mit der richtigen Einstellung angeschaut?
Ich habe vorher zwar den Browser auf Vollbild gemacht, aber um alle Videos gleichzeitig zu vergleiche und das gesamte Bild zu sehen, den Zoomfaktor auf 0.25 belassen. Dabei haben alle Videos stark geflimmert und eines immer am wenigsten. Aber Zoomfaktor auf 1.00 gestellt, hat plötzlich das vorher ruhigste Bild am meisten geflimmert und die anderen zwei waren sehr ruhig! Ich hätte also nun völlig gegenteilig abgestimmt! Und ich glaube, dass viele Leute das so falsch angeschaut haben. Sonst würde jeder Testsieger wahrscheinlich noch mehr Stimmen bekommen als jetzt schon.
 
  • Gefällt mir
Reaktionen: Fika und Grestorn
MaverickM schrieb:
Ich denke mal, dass ich wahrscheinlich bei den meisten Titeln auf DLSS 4.5 getippt habe. Die Videos, die ich gewählt habe, haben meist weniger Kantenflimmern, teils Schärfer (etwa bei Anno sehr deutlich zu sehen) oder weniger Artefakte um die Spielfigur (Last of Us).

Aber wenn dieser Blindtest etwas zeigt, dann dass die Unterschiede marginal sind und wirklich erst bei einem A-B Vergleich auffallen. Insofern bestätigt das nur meine Aussage zur ewigen Diskussion hier im Forum und auch anderswo: Der Unterschied zwischen FSR und DLSS ist vernachlässigbar und auf keinen Fall ein Grund, den teils absurden Aufpreis für nVidia hinzulegen.

Nicht, wenn man im Performance Modus testet. Hier wurde Quality verglichen. Bei Performance fällt FSR sehr viel stärker in der Qualität ab. Bei Performance verliert DLSS kaum noch qualität gegenüber Quality (4K).

Dass die Unterschiede bei Quality immer geringer werden ist jetzt keine neue Erkenntnis. Dieses "Problem" besteht ja selbst zwischen DLSS4.0 und DLSS4.5. Erst im Performance Modus hast du dann den großen Fortschritt aus viel höherer Performance und immernoch sehr guter Bildqualität die kaum noch von Quality zu unterscheiden ist.

Auch wenn die Unterschiede nicht mehr so astronomisch sind kann ich dir hier im Blindtest problemlos DLSS und FSR auseinander halten. Aber bei DLSS4.5 Quality vs DLSS4.5 Performance würde ich das Handtuch werfen und könnte es höchstens bei sehr starker Vergrößerung erkennen, aber niemals in 1:1 darstellung ohne zoom. Bei FSR hingegen ist Quality vs Performance noch gut unterscheidbar.
 
  • Gefällt mir
Reaktionen: Quidproquo77, Grestorn und ev4x
xexex schrieb:
Es gilt eben durchaus zu erkennen, welche Algorithmen Nachholbedarf haben und welche besonders gut abschneiden, weil solche Stellen auch im Spiel immer mal wieder sichtbar sein werden und einem auffallen.
Wir bewerten in dem Blindtest nicht nur die Qualität der Technologie sondern auch das Gesamtempfinden der Nutzer. Daher ist es durchaus legitim wenn ein User den Test aus 3m Entfernung auf seinem 85"-TV macht.

Die Fehlerfreiheit ist nur ein Aspekt des Tests. Für reine Fehlererkennung bräuchte es keinen Blindtest: Fehler ist Fehler, Unschärfe ist Unschärfe. Das hat Mimir schon angemerkt.
Deswegen ergibt auch DLAA in diesem Test keinen Sinn. Der Proband spielt über allen anderen, er braucht somit nicht mehr getestet werden.

Wir versuchen hier möglichst breit zu erfassen, welche Super-Sampling-Technologie am meisten Sinn ergibt. TAA dient nur als Referenz. Darum kann man an diesem Test auch mit Sehschwäche teilnehmen.
Oder man kann nicht vernünftig AV1 dekodieren und ist raus. :freak:
 
Zuletzt bearbeitet:
  • Gefällt mir
Reaktionen: Grestorn und Fika
Mimir schrieb:
Nicht, wenn man im Performance Modus testet. Hier wurde Quality verglichen.

Was aber auch erst einmal zu beweisen wäre. Abgesehen davon, dass für mich nichts außer Quality in Frage kommt. Lieber Spiel-Details noch etwas senken.
 
xexex schrieb:
Würdest du nur nach der praktischen Relevanz gehen, müssten alle CPU Tests mit 1440p und 4K gemacht werden. Dann würden zwar fast alle CPUs gleich abschneiden, du hättest aber deine "praktische Relevanz".
Und wie sieht dann ein CPU-Blindtest aus? Der Vergleich ist totaler Käse.
 
  • Gefällt mir
Reaktionen: Alphanerd
MaverickM schrieb:
Abgesehen davon, dass für mich nichts außer Quality in Frage kommt.

Das ergibt aber doch keinen Sinn. Wenn morgen FSR5 raus kommt und Im Performance Modus bessere Bildqualität bietet als im FSR4 Quality Modus und der Unterschied zwischen FSR5 Quality und Performance kaum noch zu unterscheiden wäre, würdest du weiterhin FSR5 Quality nutzen? Wozu?

Durch die gewonnene Performance ist der Benefit in Sachen Bildschärfe in bewegung (weniger sample and hold unschärfe bei höheren FPS) und geringerer latenzen sehr viel größer als der minimale Bildqualitätsunterschied den du dann eh nur noch siehst wenn du mit der Nase am Display klebst.

Genau diese Situation gab es jetzt mit DLSS4.5... Input Auflösung wird mit verbesserung der Algorithmen immer unwichtiger. Diese Entwicklung hat sich aber schon mit FSR4 und DLSS4 angedeutet.

Im Quality Modus zu spielen wird dann genauso sinnfrei, wie Native Auflösung zu nutzen.

Dein Argument würde ich verstehen, wenn der Abstand zwischen Quality und Performance Modus immer gleich bleiben würde und man mit verbessertem Upscaling Algorithmus einfach die bessere Bildqualität mitnehmen will. Aber wie gesagt, bei DLSS4.5 merkt man, dass der Algorithmus zwar noch lange nicht absolut perfekt ist, (kann z.B. nicht mit nem 8x oder 16x supersampled bild mithalten) aber der Algorithmus produziert jetzt eben im Performance Modus bereits ein sehr gutes Bild und kann die Bildqualität im Quality Modus kaum noch steigern. Dieser deutlich reduzierte Unterschied zwischen den Qualitätsstufen ist für mich der Knackpunkt.
 
Zuletzt bearbeitet:
  • Gefällt mir
Reaktionen: Quidproquo77, Taxxor, Grestorn und eine weitere Person
floTTes schrieb:
Wir bewerten in dem Blindtest nicht nur die Qualität der Technologie sondern auch das Gesamtempfinden der Nutzer. Daher ist es durchaus legitim wenn ein User den Test aus 3m Entfernung auf seinem 85"-TV macht.
Legitim ist alles, nur die Auswertung bringt dann gar keinen Sinn mehr. Einigen wir uns mal einfach darauf, aus 3m Entfernung auf einem 50 Zoll Fernseher, sehen alle Technologien gleich aus, also sind alle Verfahren gleich gut/schlecht?

Es ist schon richtig, die Umfrage hat keinen akademischen Wert, dazu sind die Voraussetzungen bei den Teilnehmern zu unterschiedlich. Es ist aber "schwach" zu behaupten ich habe es mir auf einem Handydisplay angeschaut und keinen Unterschied gesehen, also kreuze ich das einfach mal an.

Wenn man kein Interesse hat zu vergleichen, was die jeweiligen Verfahren für Ergebnisse hervorbringen, kann man sich den Artikel sparen oder schlichtweg nur die Ergebnisse anzeigen lassen. Ich frage mich an dieser Stelle einfach mal, wie man seitenweise über Frametimes diskutieren kann oder um 5FPS mehr oder weniger, ob einem dabei "Grütze" auf dem Bildschirm gezeigt wird oder nicht, ist für einige dann scheinbar plötzlich egal.
Ergänzung ()

Boimler schrieb:
Der Vergleich ist totaler Käse.
Ein CPU Test im GPU Limit ist genauso viel Wert, wie aus 5m Entfernung auf ein "Guckloch" zu schauen. Das Ergebnis hat keinen Wert und irgendwann steht ein 85 Zoll Fernseher dort und man wundert sich wieso das Bild nicht besser wird. Deshalb macht man CPU Tests mit 720p, weil man vielleicht schon mit der nächsten GPU in ein CPU Limit kommen würde, auch wenn es vielleicht heute noch nicht der Fall ist.

Wenn man kein Interesse an brauchbaren Vergleichen hat, sollte man es einfach lassen. Aber gut, auch mit solchen Stimmen hat die Auswertung durchaus eindeutige Ergebnisse geliefert, "Ich sehe keinen Unterschied" kann man rausfiltern. Wer bei Satisfactory oder TLoU keinen Unterschied gesehen hat, der hat einfach nicht hingeschaut oder wollte die Unterschiede nicht sehen.
 
Zuletzt bearbeitet:
MaverickM schrieb:
Was aber auch erst einmal zu beweisen wäre. Abgesehen davon, dass für mich nichts außer Quality in Frage kommt. Lieber Spiel-Details noch etwas senken.
Das ist doch Käse. Mit dem Performance Modus bei DLSS 4.5 bekommst du in etwa die selbe Qualität wie früher bei DLSS 4 Quality. Wenn du die Spiele Details senkst senkst du aktiv die Bildqualität was bei Upscaling kaum passiert. Lieber senke ich die Upscaling Qualität bevor ich mir das Bild schlechter mit reduzierten Details mache.
 
  • Gefällt mir
Reaktionen: Rote_Orange und Grestorn
Naja, so gleich sind die CPUs halt auch in 4K nicht:

https://www.pcgameshardware.de/Core...k-Vergleich-UHD-Gaming-Anforderungen-1460551/

Wenn man noch den Fokus auf Ramgeschwindigkeiten und Min-FPS setzen würde, wäre es noch deutlicher, ist hier zuletzt bei CB leider nicht passiert.


Und wie ich oben schon sagte, wenn ich weiter weg sitze, habe ich quasi natürliches Supersampling, das war natürlich halb scherzhaft, aber eben auch halb die Wahrheit...

Und ich erkenne gerade Oberflächendetails, Haare o.ä. immer noch deutliche Unterschiede, definitiv zw. bspw. TAA und FSR 2 P....
Ergänzung ()

ev4x schrieb:
Das ist doch Käse. Mit dem Performance Modus bei DLSS 4.5 bekommst du in etwa die selbe Qualität wie früher bei DLSS 4 Quality. Wenn du die Spiele Details senkst senkst du aktiv die Bildqualität was bei Upscaling kaum passiert. Lieber senke ich die Upscaling Qualität bevor ich mir das Bild schlechter mit reduzierten Details mache.
Wobei natürliche inige Sachen zwischen hoch und ultra usw. auch kaum auffallen, aber einiges an Performance bringen können, so hat man es jedenfalls früher gemacht. ^^ Da ich das eh nicht kann, werde ich in Zukunft auf jeden Fall deutlich mehr FSR nutzen, das haben mir dei Tests auf jeden Fall gebracht! :)
 
Sapphire Forum
Zurück
Oben