TeamViewer Motive 1

Navi 48 - RX 9070 XT / 9070 Overclocking / Undervolting

riOrizOr

Lieutenant
Registriert
Nov. 2019
Beiträge
820
So ich mach jetzt den Anfang...
Habe mir heute viel Zeit genommen um ein paar Daten zu sammeln.

Getestet: 9070 XT Hellhound
Die restliche Hardware ist in meiner Signatur zu finden.

Ganz allgemein kann ich sagen das die GPU sehr Power abhängig ist.

Core Clock Skalierung ist eigentlich nicht vorhanden. Sprich +100 / 200 / 300 / 400 Mhz macht keinen Unterschied. Es wird nicht einmal versucht den Takt anzuheben. Ich vermute man ist hier bereits hart am Limit und nur noch ein höheres Power Target hilft.

Spannung funktioniert sehr gut. Je mehr man raus nimmt, desto besser skaliert die GPU mit den Mhz

VRAM Tuning ist auch fabelhaft und speziell bei meiner GPU geht dieser sehr gut. Der größte Leistungsschub kommt durch VRAM.

Jetzt noch ein paar Eckdaten zu dem/den Tests:

Es wurde 3D Mark Steel Nomad Dx12 hergenommen. Die runs wurden nacheinander ausgeführt, also waren keine langen pausen dazwischen so das die Hardware sich abkühlen konnte.
Alle relevanten Daten wurden aufgezeichnet und in eine Tabelle eingetragen.

Edit: Meine 9070 XT Hellhound wurde heute ( Stand 19. Nov 2025 ) erfolgreich auf eine 9070 XT Taichi geflashed.

Folgendes Ergebnis mit neuem Powertarget: https://www.3dmark.com/sn/9914745

Die Einstellungen:
Power +10%
Spannung - 120 mV
Vram 2900 Mhz + Fast Timings
Core + 200 Mhz
Lüfter 100%




Folgende Werte habe ich erreicht:
9070 XT.jpg

War viel Arbeit, ich hoffe das gibt eine grobe Richtung für die Enthusiasten unter euch.
 
Zuletzt bearbeitet:
  • Gefällt mir
Reaktionen: Sensei21, XerXes6900, Satchmo und 21 andere
Interessant - im Video hatte Roman -200mV zumindest messen können und -170mV waren stabil
Damit war er in Regionen von 3,3~3,4 GHz gekommen

Die angezeigten Spannungen waren auch signifikant höher als in deiner Tabelle

Da fragt man sich dann schon, ob er ein golden sample hatte, oder du großes Pech hattest. Oder beides...
 
Rickmer schrieb:
Da fragt man sich dann schon, ob er ein golden sample hatte
Die Karten werden sicher selektiert, auch wenn es keiner zugeben wird, zumindest um kein schlechtes Exemplar zu den Testern zu schicken, denn das ganze ist und bleibt Werbung, schlechte Werbung riskieren die Hersteller sicher nicht.
 
  • Gefällt mir
Reaktionen: ecth, Yesman9277, XerXes6900 und 6 andere
Naja High-End Red Devil vs Hellound. Das macht bestimmt was, aber -65 mV ist schon mager =(
Meine Pulse ist heute gekommen und ich gucke mal was bei mir geht, oder auch nicht.
 
Er sagt doch ,dass die Karte vom Hersteller gestellt wurde. Die haben sicher nicht die Schlechteste dafür rausgesucht.

Würde mich über paar Non XT Posts freuen.
 
  • Gefällt mir
Reaktionen: pi55flap
Rickmer schrieb:
Interessant - im Video hatte Roman -200mV zumindest messen können und -170mV waren stabil
Damit war er in Regionen von 3,3~3,4 GHz gekommen
War bei Roman ein statisches Bild, kein Bench. Da geht halt bissl mehr. Außerdem ist -170 oder -200 völlig übertrieben wie ich finde. Wenn man die posts aus andere Foren nimmt ist -50 - 80 mV eher der Standard
 
Zuletzt bearbeitet:
  • Gefällt mir
Reaktionen: LDNV und GerryB
Wolfgang.R-357: schrieb:
zumindest um kein schlechtes Exemplar zu den Testern zu schicken
Dafür haben diverse Tester aber erstaunlich häufig defekte / problematische Karten...
 
Meine Asus 9700 XT Prime OC hat Hotspot Temperaturen von 90 bis hoch zu 92°C und der Speicher liegt auch in dem Bereich. Sobald ich das Power Target auch nur ganz leicht anhebe wird das Teil zum Düsenjäger. -80mV ohne das Power Target anzurühren sind dagegen kein Problem. Ich frage mich, ob das am Kühlsystem des Customs liegt, oder ob da was falsch läuft bei der Karte. Denke mal 92°C sind (leider) noch im Rahmen, meint ihr nicht auch?
 
@ralelelelel Ich vermute, es liegt eher an deinem Gehäuse, wenn es dem der Signatur entspricht. Meine prime liegt seit heute auf dem Tisch, aber wandert wahrscheinlich zu alphacool, die das Ding ausmessen für einen Wasserblock.
 
  • Gefällt mir
Reaktionen: RaptorTP
ralelelelel schrieb:
Meine Asus 9700 XT Prime OC hat Hotspot Temperaturen von 90 bis hoch zu 92°C und der Speicher liegt auch in dem Bereich. Sobald ich das Power Target auch nur ganz leicht anhebe wird das Teil zum Düsenjäger. -80mV ohne das Power Target anzurühren sind dagegen kein Problem. Ich frage mich, ob das am Kühlsystem des Customs liegt, oder ob da was falsch läuft bei der Karte. Denke mal 92°C sind (leider) noch im Rahmen, meint ihr nicht auch?
Ist bei meiner Asus auch nicht anders.
Hab viele Berichte gelesen, dass das anscheinend bei vielen so ist.
Glaub war auf Reddit.

Lasse meine auf 1900 u/min laufen und damit relativ leise und Temps passen auch.
 
  • Gefällt mir
Reaktionen: Blaze1987 und ralelelelel
Meine Pulse hat bei voller Last auch einen Hotspot von 79 und GPU liegt bei 51. Der Speicher ist bei 88.

Ich habe ordentliches Spulenfiepen mit den folgenden Settings.

Das alles bei PT 10%, -100 mV, 200+ Takt und 2700 MHz RAM (Standard Timings). Die Lüfter sind momentan fix bei 1900 RPM (49%).
 

Anhänge

  • GPU-Z_9070XT.gif
    GPU-Z_9070XT.gif
    18,3 KB · Aufrufe: 570
  • Gefällt mir
Reaktionen: Harpenerkkk, riOrizOr und ralelelelel
Legalev schrieb:
Lasse meine auf 1900 u/min laufen und damit relativ leise und Temps passen auch.

Lässt du die Lüfter dauerhaft mit 1900 rpm laufen? Unabhängig davon, nutzt du den AMD Treiber oder Drittsoftware wie GPU Tweak/Afterburner um so etwas feinzutunen?
rinatb schrieb:
@ralelelelel Ich vermute, es liegt eher an deinem Gehäuse, wenn es dem der Signatur entspricht. Meine prime liegt seit heute auf dem Tisch, aber wandert wahrscheinlich zu alphacool, die das Ding ausmessen für einen Wasserblock.
Das ist selbstverständlich gut möglich. Die Kiste hat mittlerweile auch echt ein paar Jahre auf dem Buckel.
Habe in der Front 2x140, oben 2x140 und hinten auch 1x140. Dazu 2 Lüfter an meinem CPU-Kühler. Airflowtechnisch sollte das eigentlich so passen. Natürlich ist mir aber bewusst, dass es mittlerweile Gehäuse gibt, die die Hardware viel kühler halten. Ich denke aber trotzdem, dass die Grafikkarte auch in einem besseren Case mit ähnlich hohen Temperaturen zu kämpfen hätte.
 
Zuletzt bearbeitet:
ralelelelel schrieb:
Das ist selbstverständlich gut möglich. Die Kiste hat mittlerweile auch echt ein paar Jahre auf dem Buckel.
Habe in der Front 2x140, oben 2x140 und hinten auch 1x140. Dazu 2 Lüfter an meinem CPU-Kühler. Airflowtechnisch sollte das eigentlich so passen. Natürlich ist mir aber bewusst, dass es mittlerweile Gehäuse gibt, die die Hardware viel kühler halten. Ich denke aber trotzdem, dass die Grafikkarte auch in einem besseren Case mit ähnlich hohen Temperaturen zu kämpfen hätte.
Ein gutes Gehäuse macht verdammt viel aus. Ich bekomme oft anfragen wie ich meine Temps so low halten kann ohne Wasser.
Das TT CTE 660 MX ist echt ein killer was das angeht. Kann ich jedem empfehlen.
Hier z.B. ein Screen von meiner alten GRE.
Alle Lüfter nur auf 30% trozdem verdammt geringe temps. Aktuell ist das mit der 9070 XT nicht anders.
 

Anhänge

  • Helldivers TEMPS.png
    Helldivers TEMPS.png
    4,5 MB · Aufrufe: 441
Bin gerade mit einer Asus RX 9070 Prime am fummeln bzw. hab es für heute erst mal sein lassen.

Zero Fan Modus "off"
und "auf Effizienz" schließen sich beim Treiber aus. Suuper nervig.

Die Temps, kommend von einer 4070 gefallen mir leider gar nicht.

Wenn die Karte hier bleiben sollte, dann müssen auf jeden Fall andere Lüfter drauf.

Leistung natürlich besser.
Aber auch im Rahmen ;) der Erwartungen.
 
Rickmer schrieb:
Interessant - im Video hatte Roman -200mV zumindest messen können und -170mV waren stabil
Damit war er in Regionen von 3,3~3,4 GHz gekommen
Habe nun auch mal einen nicht repräsentativen test mit statischem Bild in CP2077 gemacht. So wie Roman das macht, erreiche ich das auch.
-170 mV + 2866 MEM + Fast Timing + 10 % PWR und 50% FAN
 

Anhänge

  • -170 mV.jpg
    -170 mV.jpg
    379,5 KB · Aufrufe: 520
  • Gefällt mir
Reaktionen: XerXes6900, RaptorTP, ralelelelel und 2 andere
@riOrizOr
Yes, für eine gewisse Zeit laufen solche Specs bei mir auch. Als 100%tig stabil haben sich bisher allerdings nur die Stock Settings erwiesen...
 
Also bei mir sind CP und Steel Nomad bei -100 verreckt. -85 scheint zu gehen, aber das wird erst die Zeit zeigen.
 
  • Gefällt mir
Reaktionen: ralelelelel
ralelelelel schrieb:
Lässt du die Lüfter dauerhaft mit 1900 rpm laufen? Unabhängig davon, nutzt du den AMD Treiber oder Drittsoftware wie GPU Tweak/Afterburner um so etwas feinzutunen?

Das ist selbstverständlich gut möglich. Die Kiste hat mittlerweile auch echt ein paar Jahre auf dem Buckel.
Habe in der Front 2x140, oben 2x140 und hinten auch 1x140. Dazu 2 Lüfter an meinem CPU-Kühler. Airflowtechnisch sollte das eigentlich so passen. Natürlich ist mir aber bewusst, dass es mittlerweile Gehäuse gibt, die die Hardware viel kühler halten. Ich denke aber trotzdem, dass die Grafikkarte auch in einem besseren Case mit ähnlich hohen Temperaturen zu kämpfen hätte.
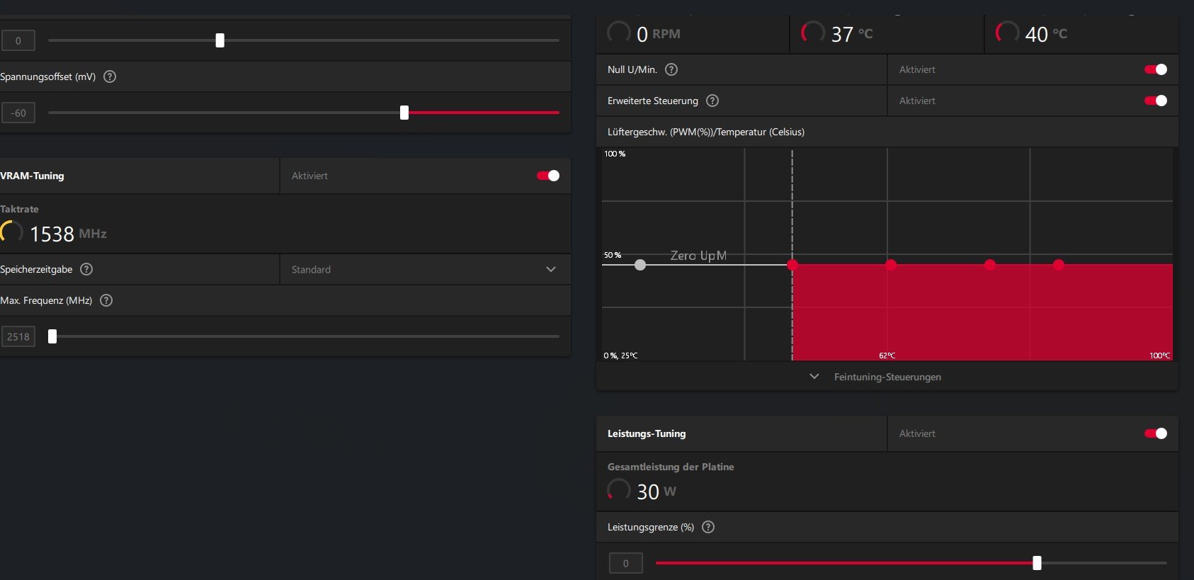
wenn ich Spiele dauerhaft.
Im Desktopmodus den Null Zero.
Alles über Amd Treiber.
 

Anhänge

  • Screenshot 2025-03-11 084936.jpg
    Screenshot 2025-03-11 084936.jpg
    70,9 KB · Aufrufe: 411
  • Gefällt mir
Reaktionen: ralelelelel
Sapphire Forum
Zurück
Oben