TeamViewer Motive 4

Neuer PC crasht konstant

Hosenscheißerle schrieb:
D.h. die Maschine läuft jetzt wieder?
Nein das war eigentlich nur die ausführlichere Antwort auf Tr8ors Frage.
Hosenscheißerle schrieb:
Okay, hier geht es ja nur darum, sich bei der Befestigung nicht mit seinem gesamten Körpergewicht auf den Schraubendreher zu stützen, um das letzte Drehmoment herauszuholen.
ich musste mich gewissermaßen mit meinem Körpergewicht draufstützen nur damit sie überhaupt beide das Gewinde finden. Das war eben das schwierige an dem ganzen weil ich mich lange davor gewehrt hab aus Angst etwas zu beschädigen aber es ging gar nicht anders. Hab auch extra oft geprüft ob ich nicht aus versehen die Schrauben der AM4 Variante verwendet hab die waren nämlich beim Kühler auch mitgeliefert aber es stimmt so.

Die Schrauben reinzudrehen nachdem sie im beide gesteckt haben war jedenfalls einfach.
 
BomputerCaseGuy schrieb:
ich musste mich gewissermaßen mit meinem Körpergewicht draufstützen nur damit sie überhaupt beide das Gewinde finden.
Hm... so ein Sockel ist schon sehr, sehr empfindlich auf ungleichmäßigen Druck. Na los, nimm eine anderes (älteres) BIOS (keine BETA), schalte EXPO aus und mach nochmal einen Belastungstest.

Kannst ja dann mal beim nächsten Crash in die "Computerverwaltung" gehen und dort unter "Ereignisanzeige" und "Administrative Ereignisse" mal gucken, was Windows da so protokolliert hat.
 
Zuletzt bearbeitet:
  • Gefällt mir
Reaktionen: BomputerCaseGuy
So. Habe auf eine ältere BIOS Version gewechselt (keine Beta) und hat nichts gebracht. Habe mir dann die Ereignisanzeige angesehen und die ist ziemlich gefüllt. Die Reihe an Fehlern ganz unten am Bild sind alle ein defekt in der TPM Hardware. Ich habe TPM im BIOS nun deaktiviert um mal zu testen aber so einfach ist es natürlich nicht und er ist mir nach ein paar Minuten abgestürzt. UNEXPECTED KERNEL MODE TRAP war wieder die Bluescreen Meldung.

Morgen probier ichs weiter.
 

Anhänge

  • Bild_2023-09-07_230244764.png
    Bild_2023-09-07_230244764.png
    199,4 KB · Aufrufe: 186
Hallo,
also die TPM Hardware aus der Ereignis ID 14 von 22:23 Uhr ist die CPU. Dort nämlich ist TPM integriert. Ich würde sagen die CPU weist einen Defekt auf. Kommt quasi nie vor, passiert aber.

Ob dieser Fehler dann zum kritischen Fehler von um 22:49 Uhr führen kann, weiß ich allerdings nicht. Ich kann mir aber vorstellen, dass Windows 11 abstürzt, wenn die CPU keine erwarteten Befehle wegen eines defekten TPM Moduls ausführt. Die Ereignis ID 41 (Neustart) tritt jedenfalls auch bei defekter Hardware auf bzw. wenn der Computer nicht wie erwartet reagiert. Oftmals aber auch bei unterdimensionierten Netzteilen.

Ob die CPU bzw. die TPM Hardware einsatzbereit ist, lässt sich schnell feststellen. Drück mal "Windows Taste + R" und gebe in das sich öffnende Fenster "TPM.MSC" ein. In dem sich dann öffnenden Fenster kannst Du nachsehen ob TPM einsatzbereit ist oder nicht. (Bild 1) Wenn die TPM Hardware als nicht einsatzbereit erkannt wird, würde ich von einem Defekt der CPU ausgehen. Allerdings bin ich auch kein Fehlermeldungexperte. Daher wäre anzuraten sich eine zweite oder dritte Meinung einzuholen. Vielleicht gibt es hier im Forum noch einen Experten oder Du suchst das Forum mal nach dem Stichwort "TPM" durch, falls noch nicht geschehen.

Meine Liste ist auch immer voll. (Bild 2) Die ist auf jedem Window PC weltweit immer voll. "Warnungen" sind egal, rot markierte "Fehler" meistens auch, jetzt bei Dir eher nicht, und bei dem Eintrag "Kritisch" hat man eigentlich immer irgendein Problem, bei dem man tätig werden muss, weil die Kiste dann regelmäßig herunterfährt.

Fassen wir mal kurz zusammen. Du hast das OS inzwischen neu installiert, die Fehlerquellen GPU und RAM ausgeschlossen und die Kabelproblematik selbst behoben. Bleiben noch Mainboard, Netzteil und CPU. Das Board würde ich ausschließen, weil dort keine TPM Hardware verbaut ist. TPM wird heute bei AMD und Intel über die Prozessoren realisiert und das Netzteil hat gar nichts mit TPM zu tun.

Die Ereignis ID 14 ist ja in der Analyse recht eindeutig, das nämlich die TPM Hardware einen nicht behebbaren Fehler aufweist. Im Ergebnis würde ich von einem Defekt der CPU ausgehen. Ich gebe zu, dass ich mich auf dünnem Eis bewege. TPM und dessen Implementierung ist wirklich nicht mein Spezialgebiet.
 

Anhänge

  • 1.jpg
    1.jpg
    503,4 KB · Aufrufe: 180
  • 2.jpg
    2.jpg
    1,3 MB · Aufrufe: 186
Ich würde als nächstes den PC auf die Seite legen, Kühler vom Cpu runternehmen, Cpu aus und wieder einsetzen, Kühler dann nur lose auf die Cpu stellen und testen.

sollte das Problem bestehen musst du ja sowieso irgendwo ansetzen und entweder eine ersatz Cpu zum testen herholen oder aber eben die Cpu auf verdacht reklamieren.

immer ärgerlich solche Fehlerbilder -.-
 
  • Gefällt mir
Reaktionen: BomputerCaseGuy
alne24 schrieb:
Cpu aus und wieder einsetzen

Und nach Verschmutzung gucken.
Ein kleines Haar oder ein Fussel reicht da schon.
 
  • Gefällt mir
Reaktionen: BomputerCaseGuy
Hosenscheißerle schrieb:
Ob dieser Fehler dann zum kritischen Fehler von um 22:49 Uhr führen kann, weiß ich allerdings nicht. Ich kann mir aber vorstellen, dass Windows 11 abstürzt, wenn die CPU keine erwarteten Befehle wegen eines defekten TPM Moduls ausführt.
Ich sollte vielleicht dazu sagen, dass ich Windows 10 Pro benutze, das sollte eigentlich auch ohne TPM funktionieren denk ich. Ich habe es jedenfalls im Gerätemanager deinstalliert und den PC neu gebootet. Windows installierts beim Neustart automatisch, dachte ne Neuinstallation schadet nicht.

Hab dann unter TPM.MSC nachgeschaut und TPM war genau wie bei deinem Bild "einsatzbereit". Ich habe fast ne Stunde spielen können ohne dass Fehler in der Ereignisanzeige gelistet wurden. Ich war sogar in 3 Spielen simultan, die alle eher Prozessor-lastig sind und hatte keine Probleme beim durchtabben. Dann haben die Fehlermeldungen angefangen, wie unten zu sehen ist. Wieder TPM. Ab diesem Punkt hab ich dann auch in der TPM-Verwaltung nur noch das zu sehen bekommen was auf dem Bild "tpm" steht. Ich denke Einsatzbereit wirds erst wieder beim nächsten Neustart.

Trotzdem habe ich die letzten 3-4 Stunden keinen Crash bekommen obwohl ich mit Freunden gezockt hab und das ist ein Rekord. Ich habe aber die Befürchtung, dass wenn ich ihn morgen boote, er nicht wieder so lang durchhält.

alne24 schrieb:
Ich würde als nächstes den PC auf die Seite legen, Kühler vom Cpu runternehmen, Cpu aus und wieder einsetzen, Kühler dann nur lose auf die Cpu stellen und testen.
Tr8or schrieb:
Und nach Verschmutzung gucken.
Ich könnte immer noch ein anderes Betriebssystem probieren, aber ich werde wohl nicht drum herum kommen die Kiste zu öffnen :/
 

Anhänge

  • tpm.PNG
    tpm.PNG
    29,4 KB · Aufrufe: 169
  • tpm2.PNG
    tpm2.PNG
    170,3 KB · Aufrufe: 169
BomputerCaseGuy schrieb:
Ich sollte vielleicht dazu sagen, dass ich Windows 10 Pro benutze, das sollte eigentlich auch ohne TPM funktionieren denk ich.
Stimmt. Für den normalen Gebrauch ist TPM nicht zwingend für Windows 10. TPM Hardware hast Du ja trotzdem, nämlich in Form der CPU. Hatten wir ja schon.

Ich habe keine Ahnung, ob für TPM ein Pin auf dem Sockel des Boards vorgesehen ist, der ggf. doch eine Rolle für die bauliche und funktionale Integrität der CPU spielt, obwohl Windows 10 TPM nicht zwingend voraussetzt. Da drängt sich ja interessehalber mal ein Upgrade auf Windows 11 auf, um zu sehen, welche Fehlermeldungen dort ausgeworfen werden.

Ansonsten habe ich kein öffentliches Package Datasheet für Deinen Prozessor gefunden, um zu sehen welches CPU Areal für welche Funktionen verantwortlich ist.

Da ist echt ne schwere Geburt.:D

Ich würde auch sagen, bevor Du dich mit anderen Betriebssystemen herumschlägst, nimmst Du am besten einmal den Kühler ab und überprüfst den Bereich um den Sockel herum, den Sockel an sich und die Pins des Sockels auf mechanische Beschädigungen. Auch die Unterseite der CPU auf Verschmutzung untersuchen.
 
  • Gefällt mir
Reaktionen: BomputerCaseGuy
NatokWa schrieb:
Auch in einer Wiki kann viel Bullshit stehen ....
Auch wenn in Wiki manchmal nicht immer alles korrekt geschrieben steht aber z.B. die Anleitungen bei Board Herstellern sollte man schon glauben schenken können.

Siehe hier von ASUS, da wird sogar empfohlen die BIOS Batterie verkehrtherum einzulegen.

https://www.asus.com/de/support/FAQ/1040820/

Aber ich führe den CMOS Clear immer so durch, siehe Spoiler:

CMOS Reset

Einen CMOS Reset führe ich folgender Maßen durch ( auch bei anderen PCs als bei meinem MSI Build gehe ich immer so vor, bisher keine Probleme):

1. PC ausschalten (falls an ) und NT Schalter ausschalten (Wichtig beim späteren einstecken können sonnst Probleme auftauchen! )

2. PC Netzkabel entfernen ABER immer an der Steckdose.

3. Den PC Startknopf ein paar mal drücken und für 10 Sekunden festhalten um die Kondensatoren zu entleeren, das 2 - 3 mal machen.

4. CMOS Reset Kontakte mindestens 10 Sekunden überbrücken

( Falls kein Jumper zur Hand kann man zur Not auch die Kabel vom Reset Schalter, falls das Gehäuse einen hat, hier anschließen. Hat den Vorteil das sollte man RAM OC betreiben nicht immer den PC öffnen muss. Nur nicht vergessen das jetzt ein CMOS Reset durchgeführt wird wenn es heißt: „ Drück aufs Knöpfen, Max!“

Zur Not hilft ein einfacher metallischer Gegenstand, wie z.B. ein Schraubendreher oder eine Büroklammer )

5. NT Kabel anschließen und NT einschalten.

6. PC starten, das kann jetzt eine Weile dauern, mal abwarten, ALLE Geräte müssen ja erst neu erkannt werden.

Normal startet der PC jetzt mit einem Bildschirm bei dem man mit den Tasten F1 und F2 bestätigen kann was als nächstes passieren soll.
 
alne24 schrieb:
Ich würde als nächstes den PC auf die Seite legen, Kühler vom Cpu runternehmen, Cpu aus und wieder einsetzen, Kühler dann nur lose auf die Cpu stellen und testen.
Habe ich jetzt gemacht - leider kein Unterschied.

Hosenscheißerle schrieb:
am besten einmal den Kühler ab und überprüfst den Bereich um den Sockel herum, den Sockel an sich und die Pins des Sockels auf mechanische Beschädigungen. Auch die Unterseite der CPU auf Verschmutzung untersuchen.
Konnte keine Sichtbaren Beschädigungen an den Sockelpins bzw. der CPU erkennen. Beim aufschrauben des Kühlers hat man gemerkt, wie hoch der Druck war, der ist nämlich quasi aufgesprungen, aber wie gesagt anders ist mit diesem Kühler keine Montage möglich.

Ich habe dann auf die Empfehlung von alne24 mal die Wärmeleitpaste neu aufgetragen und den Kühler auf die CPU gestellt, ohne ihn festzuschrauben. Das hat mir aber kein anderes Ergebnis geliefert. Konnte Elden Ring für 5-10 Minuten spielen, bevor es crasht. Habe es öfter probiert, der PC selbst ist dabei nur einmal gecrasht. Die Ereignisanzeige hat dazu nichts angezeigt.

Ich bin mir nicht sicher, ob die CPU oder das Mainboard defekt ist, hätte ich die auf 2 verschiedenen Seiten bestellt, würde ich beide reklamieren, aber so werd ich wohl rausfinden müssen, wo der Ursprung liegt. Ich würde gerne eine andere CPU einbauen, aber müsste erst mal an eine rankommen.
 

Anhänge

  • CPU im Sockel.jpg
    CPU im Sockel.jpg
    1,9 MB · Aufrufe: 201
  • CPU Unterseite.jpg
    CPU Unterseite.jpg
    654 KB · Aufrufe: 211
  • Kühler.jpg
    Kühler.jpg
    1,8 MB · Aufrufe: 195
  • Sockel.jpg
    Sockel.jpg
    2,1 MB · Aufrufe: 204
BomputerCaseGuy schrieb:
er ist mir nach ein paar Minuten abgestürzt. UNEXPECTED KERNEL MODE TRAP war wieder die Bluescreen Meldung.
Windows sollte auf den neusten Stand sein also Windows mit einem neu erstellten Stick ( über das MCT ) komplett clean installieren.

Sollten dann immer noch Fehler kommen dann das folgende durchführen.

Also wenn ich nach den Meldungen suche ist bei den ersten immer der Vorschlag sfc /scannow und DISM zu verwenden.
Dann alle Treiber von der Herstellerseite laden, also wenn das Gerät von Realtek ist den Treiber auch von dort beziehen.

Für den RAM bietet sich memtest an, jeden Riegel einzeln testen.

BomputerCaseGuy schrieb:
UNEXPECTED_KERNEL_MODE_TRAP


1694425927880.png


BomputerCaseGuy schrieb:
KMODE_EXCEPTION_NOT_HANDLED

https://www.netzwelt.de/tutorial/166460-windows-10-so-behebt-fehler-kmode-exception-not-handled.html

BomputerCaseGuy schrieb:
CRITICAL_PROCESS_DIED

https://www.tomshardware.com/how-to/fix-critical-process-died-error-windows


BomputerCaseGuy schrieb:
EVENT_TRACING_FATAL_ERROR

https://forums.tomshardware.com/threads/event-tracing-fatal-error.3770227/

BomputerCaseGuy schrieb:
MEMORY_MANAGEMENT

memtest durchführen für jeden Riegel einzeln.
 
  • Gefällt mir
Reaktionen: BomputerCaseGuy
BomputerCaseGuy schrieb:
Konnte keine Sichtbaren Beschädigungen an den Sockelpins bzw. der CPU erkennen.
Das ist doch schon einmal gut. Für mich sehen die Pins des Sockels und die CPU auch knorke aus.

Die Installation des Kühlers hast Du definitiv korrekt und nach Anleitung ausgeführt? Manchmal liegt der Teufel im Detail. Ein zu hoher respektive ungleichmäßiger Druck auf den Sockel, kann schon zu solchen Erscheinungen führen.

Langsam gehen mir die Ideen aus, wenn ich ehrlich bin. Vielleicht installierst Du parallel ein Linux, der Einfachheit halber Ubuntu und testest dort CPU und GPU, obwohl die GPU bereits als Fehlerquelle ausgeschlossen wurde. Ich tippe auf die CPU.

Ich würde auf die CPU tippen, weil der TPM Fehler eher ungewöhnlich ist. Jedenfalls kenne ich den nicht.
 
  • Gefällt mir
Reaktionen: BomputerCaseGuy
Müritzer schrieb:
Für den RAM bietet sich memtest an, jeden Riegel einzeln testen.
Das hab ich alles schon versucht, memtest hat auch keine fehler entdeckt.

Hosenscheißerle schrieb:
Die Installation des Kühlers hast Du definitiv korrekt und nach Anleitung ausgeführt?
Ich habe die Anleitung gefühlt 20 mal geöffnet um sicher zu gehen, weil ich wegen dem großen Widerstand dachte, etwas falsch zu machen, aber die Anleitung ist sehr straight forward und ich habe alle schritte so ausgeführt, wie angegeben.

Hosenscheißerle schrieb:
Vielleicht installierst Du parallel ein Linux
Habe ich jetzt auch gemacht, habe dann steam installiert und mal Garrys Mod angemacht, weil da der Download schnell ging und es linux unterstützt (habe mir die neueste Ubuntu Version geholt). Lief ganz gut.

Für einen richtigen CPU Test war ich dann schon zu müde, ich hab einfach wieder csgo angemacht und da hab ich schon gemerkt, dass es sich nach ein paar minuten geschlossen hat. habe es dann wieder gestartet, bin im Hauptmenü geblieben und schlafen gegangen.

Beim aufstehen war ich immer noch im Menü, allerdings konnte ich bestimmte Felder nicht anklicken und deshalb z.B. kein Spiel suchen. Hatte keine Zeit das weiter zu untersuchen, aber es sieht so aus, als ob bestimmte Prozesse wieder nicht so funktionieren, wie sie sollten.

Die Treiber sollten alle up-to-date sein, da linux sich die ja selber holt.
 
BomputerCaseGuy schrieb:
Die Treiber sollten alle up-to-date sein, da linux sich die ja selber holt.
Ja, das macht Linux völlig ausreichend gut.

BomputerCaseGuy schrieb:
weil da der Download schnell ging und es linux unterstützt (habe mir die neueste Ubuntu Version geholt). Lief ganz gut.
Was heißt das? Du willst ja versuchen Abstürze zu provieren.
BomputerCaseGuy schrieb:
Für einen richtigen CPU Test war ich dann schon zu müde, ich hab einfach wieder csgo angemacht und da hab ich schon gemerkt, dass es sich nach ein paar minuten geschlossen hat. habe es dann wieder gestartet, bin im Hauptmenü geblieben und schlafen gegangen.
In Linux oder Windows?

Also, mit Steam kann du unter Linux noch etwas spielen. In manchen ist doch auch immer ein Benchmark dabei, oder?

Stand alone kannst Du mit s-tui der CPU ordentlich einheizen. Gib dem System, also der Hardware, unter Linux mal richtig Zunder. Wenn das alles stabil läuft , wird es wohl auf dem anderen System Windows sein, das die Abstürze verursacht.

Hier mal eine Anleitung.
https://ubunlog.com/de/s-tui-monitoriza-cpu-terminal/

Also ich hatte noch nie irgendein Freeze, Lag und/oder Neustart unter Linux und ich bin auch nicht so richtig sicher wie tolerant mit teildefekter Hardware umgeht, aber wenn Linux rumspackt, darfst Du definitiv von einem Hardwaredefekt ausgehen. Aber mach erst einmal ein, zwei Tage mit Linux rum, soiele Spiele, konvertiere auch mal große Datenmengen, also Videos oder Bilder in andere Dateiformate. Was man eben so macht.

Parallel vielleicht auch einmal eine CPU bestellen. Hast ja ein vierzehntätiges Rückgaberecht.
 
Hosenscheißerle schrieb:
Was heißt das? Du willst ja versuchen Abstürze zu provieren.
Meinte nur ich hab mir das zum testen geholt weil es mit linux funktioniert und viele andere spiele nicht. Es eignet sich auch gut um Abstürze zu provozieren, weil dich das Spiel mit der Menge an Sachen die du spawnen kannst nicht bremst, nur deine Hardware. (und wie gesagt der Download ging schnell)

Hosenscheißerle schrieb:
In Linux oder Windows?
Linux. Ich kann natürlich einen Stresstest machen, aber das hab ich ja im Windows auch schon gemacht (weiß nicht mehr genau mit welchem Programm) und laut dem lief alles stabil.

Hosenscheißerle schrieb:
Aber mach erst einmal ein, zwei Tage mit Linux rum
werd ich machen, ich gehe aber davon aus dass es keine 2 stunden dauert bis ich was merke.

Hosenscheißerle schrieb:
Parallel vielleicht auch einmal eine CPU bestellen. Hast ja ein vierzehntätiges Rückgaberecht.
Soweit ich weiß verlischt dieses, Sobald ich das Produkt benutze, dann hab ich nur noch Garantieanspruch. Ich könnte natürlich dieselbe CPU von einer anderen Seite bestellen, die andere mit verdacht auf defekt refundieren und wenn ich merke, dass sich die neue genauso verhält, werde ich wohl dasselbe mit dem Motherboard machen müssen...das ist alles ein Scheiß.

Naja ich spiel mich heute noch rum. Danke jedenfalls für die Tipps
 
  • Gefällt mir
Reaktionen: Hosenscheißerle
BomputerCaseGuy schrieb:
Soweit ich weiß verlischt dieses, Sobald ich das Produkt benutze, dann hab ich nur noch Garantieanspruch.
Das 14-tätige Rückgaberecht bei Fernabsatzgeschäften gilt uneingeschränkt und ohne Angaben von Gründen. Die Rechtslage hierzu ist eindeutig und gilt EU weit. Man sollte das Produkt natürlich nicht in Geschenkpapier und abgerissenem Heatspreader zurückschicken

Mach mal den Stresstest unter Linux und lass den 2h oder so laufen.

BomputerCaseGuy schrieb:
werd ich machen, ich gehe aber davon aus dass es keine 2 stunden dauert bis ich was merke.
Na los. Jetzt hast Du dich schon Ewigkeiten rumgequält und es kommt nicht mehr auf ein, zwei, drei Tage an. Beobachte das System und wenn Du unter Linux nicht arbeitsfähig bist, liegt es definitiv an der Hardware, als da wären CPU, Mainboard oder Netzteil. Und was Du merkst, schreibst Du hier rein.

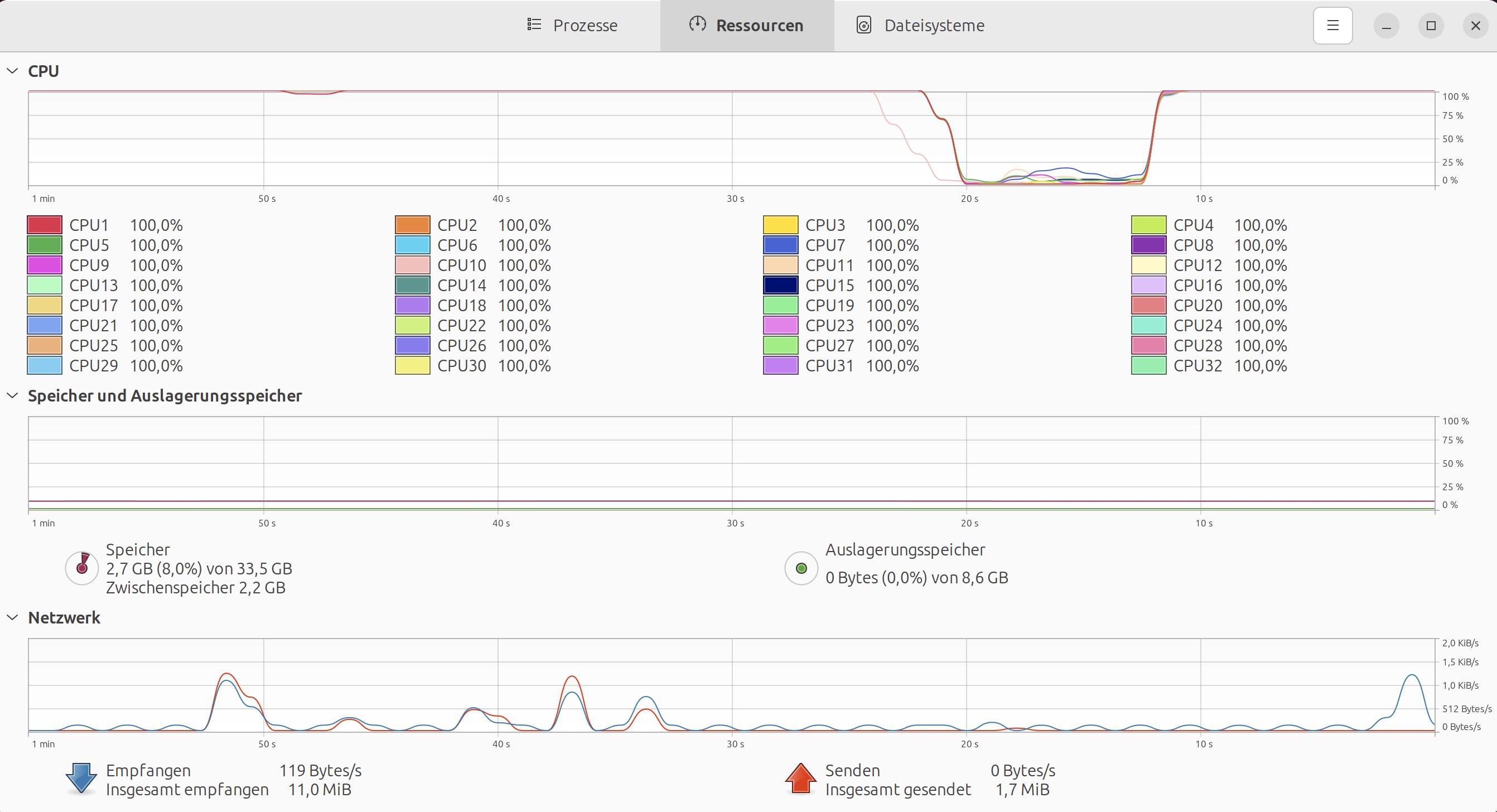
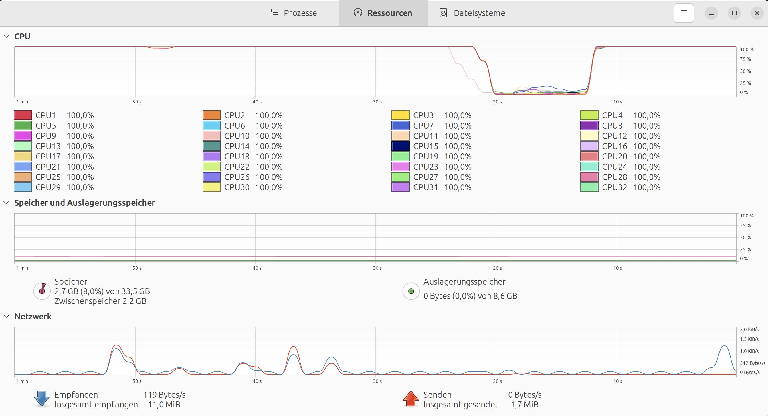
Das eingefügte Bild stellt eine Abbildung des Systems unter s-tui dar. Wenn die CPU das nicht kann, ist die CPU mit an Sicherheit grenzender Wahrscheinlichkeit teildefekt.
 

Anhänge

  • Bildschirmfoto vom 2023-09-12 18-32-24.jpeg
    Bildschirmfoto vom 2023-09-12 18-32-24.jpeg
    266,3 KB · Aufrufe: 171
Zuletzt bearbeitet:
  • Gefällt mir
Reaktionen: BomputerCaseGuy
Hosenscheißerle schrieb:
Beobachte das System und wenn Du unter Linux nicht arbeitsfähig bist, liegt es definitiv an der Hardware
Ich würde sagen es ist arbeitsfähigER. Habe grade den ersten richtigen crash registriert, wieder mal bei csgo. Muss sagen ich hatte die letzten Tage nicht allzu viel Zeit, somit auch nicht viel am PC verbracht, aber was ich zumindest sagen kann ist dass linux insgesamt besser läuft als windows.

habe heute elden ring über umwege zum laufen gebracht (proton) und habe mit crashes gerechnet, aber witzigerweise hatte ich überhaupt keine. In Windows habe ich vielleicht 5-10 minuten spielen können, bis es abgestürzt ist und jetzt konnte ich sogar die ersten 2 bosse schaffen.

Habe auch den Stresstest 2Std laufen lassen und sah konstant aus wie auf dem Bild. Nur dass csgo gerade abgestürzt ist und linux kurz neu gebootet hat (was sehr schnell ging) sagt mir halt, dass es nicht nur an dem OS liegt. Ich glaube jetzt bleibt mir nicht viel über, als andere Teile zu bestellen und zu testen, ich kann nämlich immer noch nicht sagen, ob es das MB, die CPU oder sonst was ist. Muss auch ehrlich sagen ich weiß nicht wie man crash files in ubuntu auslesen kann und habe heute leider keine Zeit mehr mir das anzuschauen.
 

Anhänge

  • Screenshot from 2023-09-13 23-57-07.png
    Screenshot from 2023-09-13 23-57-07.png
    154 KB · Aufrufe: 165
BomputerCaseGuy schrieb:
Ich würde sagen es ist arbeitsfähigER......etc.pp

Ja, dann würde ich sagen, dann kannst Du von einer quasi evidenzbasierten Erkenntnislage bezügliches eines Hardwaredefektes ausgehen.

Ich würde jetzt anfangen Hardware zu ordern. Ist natürlich misslich, dass Du nicht von Anfang an, also nachdem der PC zusammengebaut und Du Probleme bemerkt hast, bei dem Händler die Option des 14-uneingeschränkten Rückgaberechts genutzt hast. Die 14-Tage Frist wird vorbei sein, nehme ich an und jetzt greift die gesetzliche Gewährleistung. Je länger eine Produkt genutzt wird, desto stärker liegt die Beweislast eines vorliegenden Sachmangels beim Käufer.

In Anlehung des TPM Fehlers in der Ereignisanzeige, würde ich einfach eine neue CPU Mainboard Kombination kaufen und durchtesten. Neue CPU aufs alte Board und durchtesten. Wenn die gleichen Fehler aufreten, neues Board auf alte CPU als Gegenprüfung durchtesten. Im Idealfall treten dann keine Fehler mehr auf und der Fehler würde dann beim alten Board liegen. Treten die Fehler wieder auf, ist die alte CPU verantwortlich. Die Logik erschließt sich leicht. Du verstehst schon.

Wenn mit einer neuen Mainboard/CPU Kombination die gleichen Fehler zu konstatieren sind, liegt es offenbar nicht an der alten CPU/ Mainboard Kombination und andere Hardware wäre dann fehlerhaft. Was hast Du noch nicht gegengetestet? RAM und Netzteil, glaube ich. Dann kannst Du das neue Board und die neue CPU im Rahmen des uneingeschränkten Rückgaberechts einfach ohne Angaben von Gründen innerhalb von 14 Tage zurückgeben. Und wenn entweder altes Mainboard oder alte CPU defekt sind, kann man ja die gesetzliche Gewährleistung nutzen. So lange hast die Hardware ja noch nicht. Wie auch immer Du das auch machen willst.

Manchmal fragen die Händler, ob man das Geld zurückhaben will meistens aber gibt es Ersatz. Den kann man ja dann auf e-bay verscherbeln. Hab ich jünst erst bei einem Netzteil so gemacht. Alternate wollte die Kaufsumme des 6 Monaten alten defekten Netzteils nicht zurückzahlen und hat stattdessen ein Neues geschickt. Also habe ich eine sog. Abretungserklärung (für die Gewährleistung des Händlers/Garantie des Herstellers) ausgefüllt und dem e-bay Käufer des Austauschnetzteils zugesandt. Ich hatte mir natürlich ein neues Gerät um die Ecke gekauft.

Kleiner Tipp noch, falls Du das noch nicht gemacht hast. Bevor Du bestellst, würde ich den PC komplett zurückbauen und auf irgendwelche Fehler überprüfen. Also so richtig mit Mainboard ausbauen, den Sitz des RAMs und aller Kabel an allen Anschlussstellen und nach den Abstandshaltern gucken. Wenn da nichts festzustellen ist, kann man ruhigen Gewissens was Neues kaufen.
 
  • Gefällt mir
Reaktionen: BomputerCaseGuy
Zurück
Oben