1. Nenne uns bitte deine aktuelle Hardware:
(Bitte tatsächlich hier auflisten und nicht auf Signatur verweisen, da diese von einigen nicht gesehen wird und Hardware sich ändert)
2. Beschreibe dein Problem. Je genauer und besser du dein Problem beschreibst, desto besser kann dir geholfen werden (zusätzliche Bilder könnten z. B. hilfreich sein):
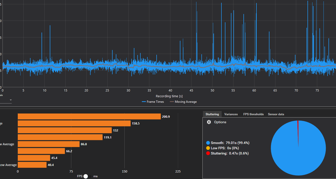
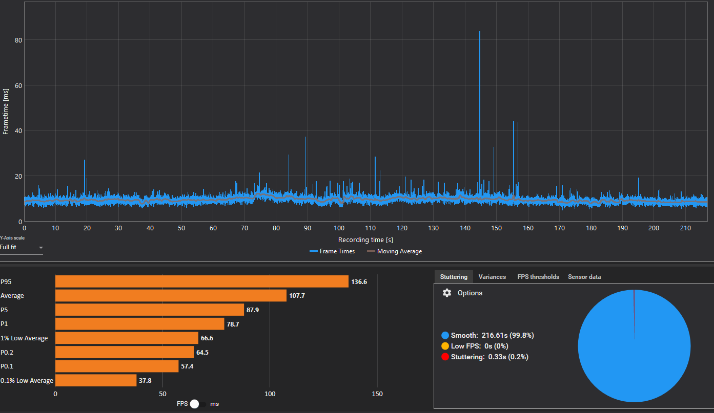
Ich habe in fast allen Spielen mit meiner 5080 schlechte 1% lows und stutter. Nur sehr wenige Games wie CS2 laufen eigentlich gut bis ok. In BF6 konnte ich die Solo Missionen mit guter Performance spielen, aber im zweiten Multiplayer Match hatte ich laufende Ruckler und drops der 1% lows auf 40 fps und stutter. Im Endeffekt sind die meisten Spiele mit meinem PC momentan unspielbar.
3. Welche Schritte hast du bereits unternommen/versucht, um das Problem zu lösen und was hat es gebracht?
Windows 11 neu installiert, Treiber und BIOS geupdated. BIOS Einstellungen vorgenommen wie EXPO raus, CStates an und aus, Bluetooth und WLAN deaktiviert etc. Selbst Windows 10 hab ich installiert um zu testen ob es an Windows 11 liegt. Alles ohne Erfolg.
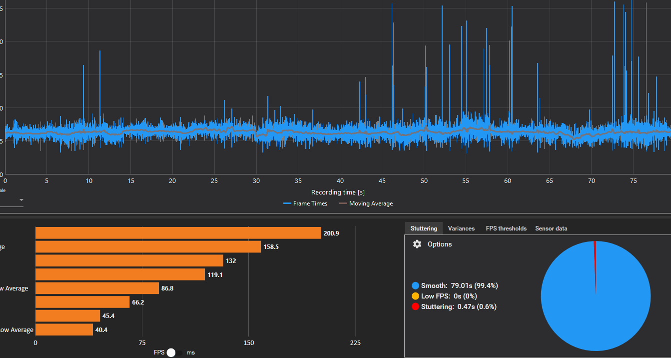
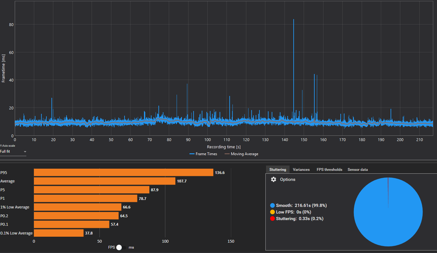
Jetzt habe ich die alte 3080 eingebaut und ich habe das Gefühl, die Games laufen flüssiger als mit der 5080. Allgemein scheine ich weniger Ruckler zu haben. Zwar zeigt CapframeX immer noch drops bei den 1% lows, insbesondere bei den 0,1% aber es fühlt sich mMn besser an.
Nun hätte ich gerne Meinungen ob es tatsächlich an der 5080 liegt oder ob sich das nur bei der 3080 besser anfühlt, weil die Performance allgemein niedriger ist und daher die Drops nicht so stark sind (die 5080 dropt teilweise von 110 fps auf 40, die 3080 nur von 75 auf 40).
Als Anhang hab ich Capframex Aufnahmen aus Voyagers of Nera (UE5) und Borderlands 4 (UE5) hinzugefügt, jeweils mit der 5080 und 3080.
(Bitte tatsächlich hier auflisten und nicht auf Signatur verweisen, da diese von einigen nicht gesehen wird und Hardware sich ändert)
- Prozessor (CPU): 9800X3D
- Arbeitsspeicher (RAM): 64 GB 6000CL30
- Mainboard: X870E Carbon
- Netzteil: 1200W Seasonic Vertex Platinum
- Gehäuse: Lian Li O11 Dynamic Evo
- Grafikkarte: 5080 / 3080
- HDD / SSD: PCIE 4.0 Nvme und SATA SSD
- Weitere Hardware, die offensichtlich mit dem Problem zu tun hat (Monitormodell, Kühlung usw.): 1440p 240hz LG OLED Monitor
- Wird ein sog. "PCIe Riserkabel" genutzt? Nein
2. Beschreibe dein Problem. Je genauer und besser du dein Problem beschreibst, desto besser kann dir geholfen werden (zusätzliche Bilder könnten z. B. hilfreich sein):
Ich habe in fast allen Spielen mit meiner 5080 schlechte 1% lows und stutter. Nur sehr wenige Games wie CS2 laufen eigentlich gut bis ok. In BF6 konnte ich die Solo Missionen mit guter Performance spielen, aber im zweiten Multiplayer Match hatte ich laufende Ruckler und drops der 1% lows auf 40 fps und stutter. Im Endeffekt sind die meisten Spiele mit meinem PC momentan unspielbar.
3. Welche Schritte hast du bereits unternommen/versucht, um das Problem zu lösen und was hat es gebracht?
Windows 11 neu installiert, Treiber und BIOS geupdated. BIOS Einstellungen vorgenommen wie EXPO raus, CStates an und aus, Bluetooth und WLAN deaktiviert etc. Selbst Windows 10 hab ich installiert um zu testen ob es an Windows 11 liegt. Alles ohne Erfolg.
Jetzt habe ich die alte 3080 eingebaut und ich habe das Gefühl, die Games laufen flüssiger als mit der 5080. Allgemein scheine ich weniger Ruckler zu haben. Zwar zeigt CapframeX immer noch drops bei den 1% lows, insbesondere bei den 0,1% aber es fühlt sich mMn besser an.
Nun hätte ich gerne Meinungen ob es tatsächlich an der 5080 liegt oder ob sich das nur bei der 3080 besser anfühlt, weil die Performance allgemein niedriger ist und daher die Drops nicht so stark sind (die 5080 dropt teilweise von 110 fps auf 40, die 3080 nur von 75 auf 40).
Als Anhang hab ich Capframex Aufnahmen aus Voyagers of Nera (UE5) und Borderlands 4 (UE5) hinzugefügt, jeweils mit der 5080 und 3080.
