- Registriert
- März 2019
- Beiträge
- 2.196
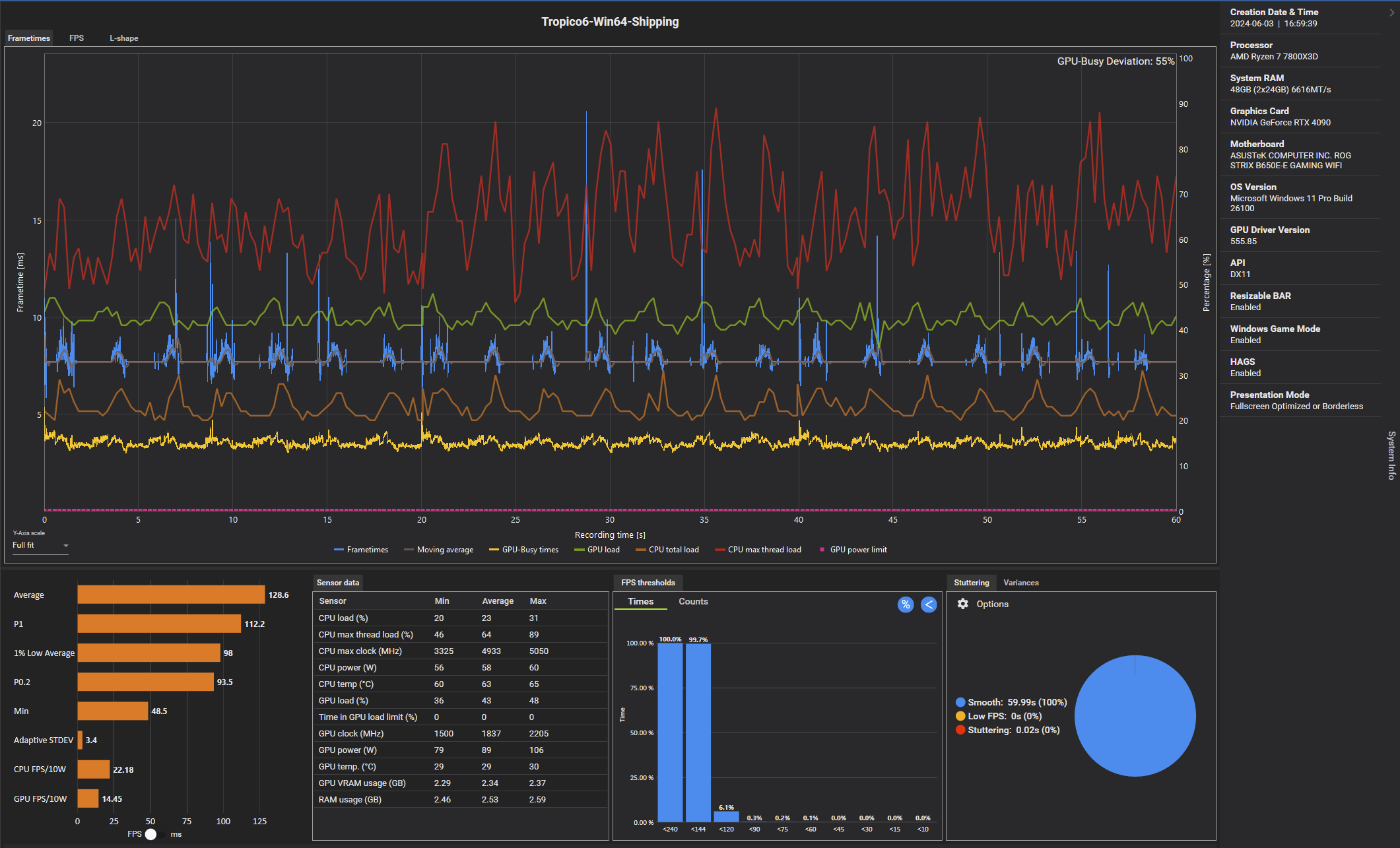
Habs mal installiert und die alte PCGH Benchmarkszene (CPU) genommen.
Sind nur 1500 Einwohner, kann sich also bei 10000 (also maximal möglichen) dann noch weiter nach unten bewegen, aber man hat wenigstens einen Vergleich zu den Werten die PCGH damals gemessen hatte.
Gut, es gab seitdem noch ettliche Patches und das Spiel wurde dann wohl nicht mehr gebenched, dennoch hat man eine eventuelle Annäherung.
Grafiksettings alle auf maximal gestellt (inkl. TAA)
Was hier gut zu erkennen ist, die Unreal Engine 4 lastet die Kerne nicht gut aus (wurde ja bereits gesagt).
Die 6GHz Intel CPUs könnten hier also tatsächlich in Verbindung mit schnellem RAM (7200+) besser laufen als ein X3D (müsste mal jemand nachstellen).
Was die FPS zum Test von vor 5 Jahren angeht:
Das steht im Text bei PCGH drin soll heißen, damals wurden keine 60 FPS. (dauerhaft) gemessen mit der CPU und dem Patchstand damals.
Würde also bedeuten eine 7800X3D CPU ist aktuell knapp doppelt so schnell in dem Spiel, wenn nicht, dann ist die Engine schuld und nicht die CPU
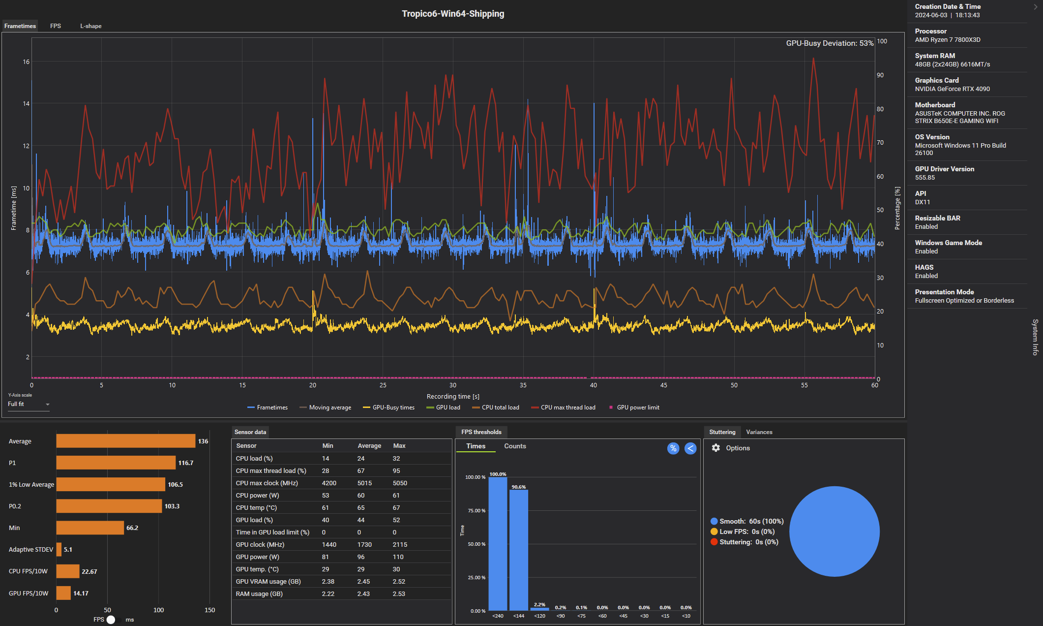
Sind nur 1500 Einwohner, kann sich also bei 10000 (also maximal möglichen) dann noch weiter nach unten bewegen, aber man hat wenigstens einen Vergleich zu den Werten die PCGH damals gemessen hatte.
Gut, es gab seitdem noch ettliche Patches und das Spiel wurde dann wohl nicht mehr gebenched, dennoch hat man eine eventuelle Annäherung.
Grafiksettings alle auf maximal gestellt (inkl. TAA)
Was hier gut zu erkennen ist, die Unreal Engine 4 lastet die Kerne nicht gut aus (wurde ja bereits gesagt).
Die 6GHz Intel CPUs könnten hier also tatsächlich in Verbindung mit schnellem RAM (7200+) besser laufen als ein X3D (müsste mal jemand nachstellen).
Was die FPS zum Test von vor 5 Jahren angeht:
Konstant flüssig läuft Tropico 6 nicht einmal mit einem auf 5,2 GHz übertakteten Core i7-9700. Ursächlich dafür ist die schwache Multicore-Optimierung des Spiels. Die Unreal Engine 4 hat diesbezüglich offenbar Nachholbedarf.
Das steht im Text bei PCGH drin soll heißen, damals wurden keine 60 FPS. (dauerhaft) gemessen mit der CPU und dem Patchstand damals.
Würde also bedeuten eine 7800X3D CPU ist aktuell knapp doppelt so schnell in dem Spiel, wenn nicht, dann ist die Engine schuld und nicht die CPU
Zuletzt bearbeitet:


