Der CB - Custom-WaKü Quatschthread

Nur als Anmerkung, dieses Problem, was ich beschrieben habe, wird kein allgemeines Problem vom HFN sein. Denn bis November letztes Jahres wurde bei mir auch noch damit der Durchfluss korrekt ausgegeben.

Momentan ist mir das auch gar nicht so wichtig, weil mit einer höheren Drehzahl beider Pumpen alles in Ordnung ist. Wie bereits geschrieben passt der Durchfluss im mittlerem und oberem Drehzahlbereich der Pumpe, mit den Werten die mir bekannt sind.
 
Zuletzt bearbeitet:
Sinusspass schrieb:
Eisdecke ist nicht schlecht, muss aber entlackt werden. Das Zeug hast du sonst mit Pech im ganzen Kreislauf.
Alternativ kannst du dich auch beim Eismann (Icemancooler, ein chinesischer Hersteller, bekommt man ganz gut bei Aliexpress) bedienen. Die haben richtig geilen Scheiß.
Aquacomputer hat auch ein paar nette Metalldeckel.
Was ist denn das für eine Lackierung, dass sie bei normaler Kühlflüssigkeit aufgibt?
Aber danke für den Tipp, muss Mal schauen, was ich endgültig hole.

Sinusspass schrieb:
Das hier wäre so in etwa die bestmögliche Entkopplung:
Ja gut, mehr geht natürlich immer.
Meine Pumpe sitzt momentan gar nicht im Gehäuse, sondern auf Schaumstoff und gedämmt hinterm Büroschrank. Aber ist halt maximal unpraktisch, wenn man den PC mal bewegen möchte.

Auch bei extra Platten stellt sich ja die Frage, wie fest es dann am Ende mit dem Gehäuse verbunden ist. Wird der PC nie bewegt, ist das natürlich kein Problem, aber perspektivisch soll er eigentlich LAN-tauglich sein.
 
Pjack schrieb:
Was ist denn das für eine Lackierung, dass sie bei normaler Kühlflüssigkeit aufgibt?
Keine Ahnung. Meistens hält sie, nur genau in den Pumpenaufnahmen blättert der Lack gerne ab. Da gibt es einige unschönen Bilder im Netz. Bei den meisten sieht man nur, wie der Lack schon Blasen geworfen hat, aber bei manchen ist er ab. Ob es nur ein Fertigungsproblem mit unsauberen Oberflächen ist oder am Lack liegt, ist ungewiss.
Warum ALC die Dinger nicht einfach vernickelt, weiß ich auch nicht. Würde besser aussehen und weniger Probleme machen. Dafür kann man auch ein paar Pfennige mehr zahlen.
Pjack schrieb:
Auch bei extra Platten stellt sich ja die Frage, wie fest es dann am Ende mit dem Gehäuse verbunden ist. Wird der PC nie bewegt, ist das natürlich kein Problem, aber perspektivisch soll er eigentlich LAN-tauglich sein.
Sagen wir es mal so, den Metalldeckel an eine Platte zu schrauben und die dann mit anderen Entkopplungsmethoden am Gehäuse zu befestigen, ist durch die besseren Hebelverhältnisse sogar stabiler.
Das entscheidendere Problem dabei ist jedoch der Platz, der im Gehäuse eben fehlt. Zudem ist der Mehrwert durch die Metallplatte recht begrenzt, wenn man schon einen 3kg schweren Metalldeckel hat. Da reichen dann auch übliche Methoden.
 
  • Gefällt mir
Reaktionen: Pjack
Nein, habe ich nicht.

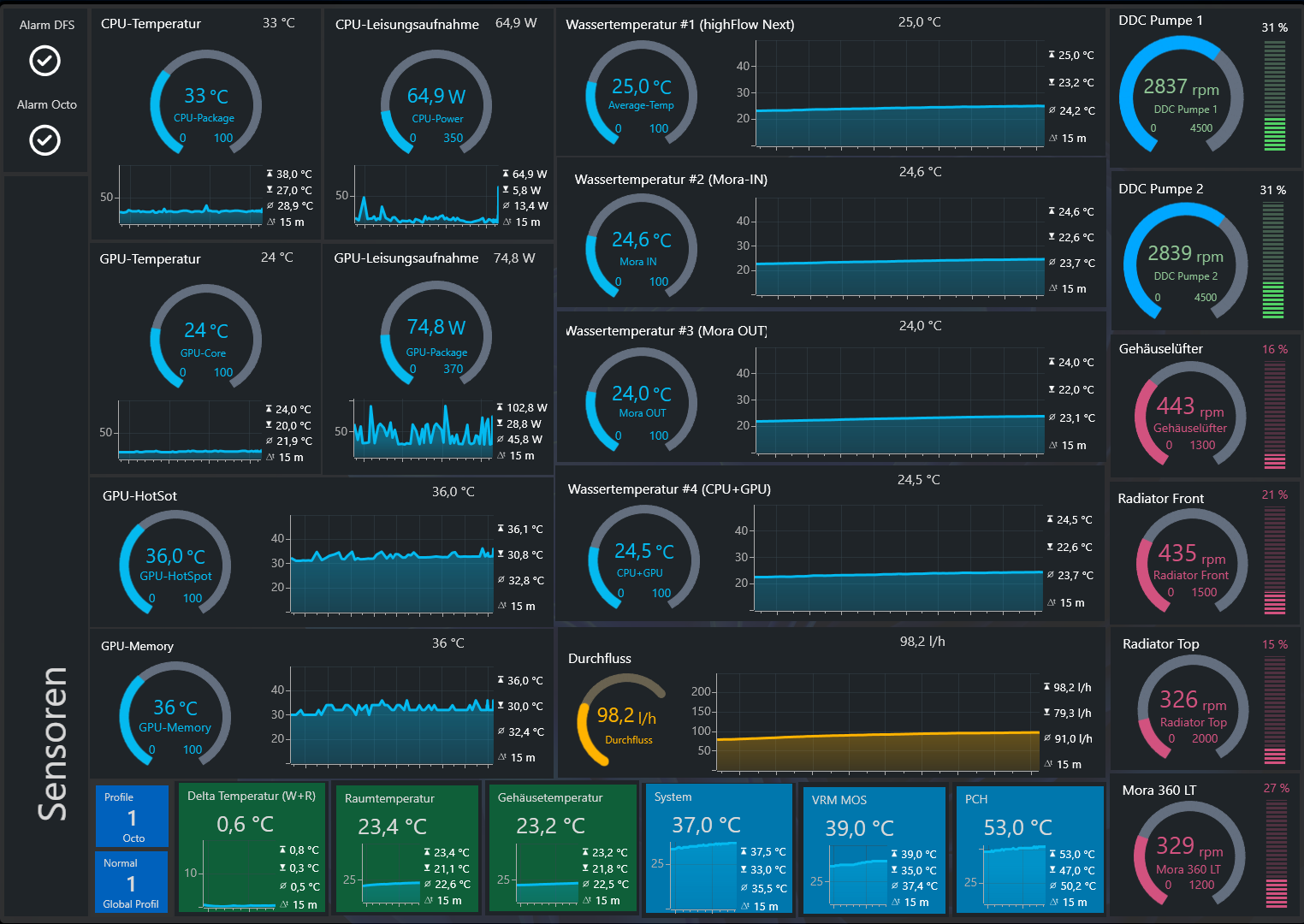
Habe soeben den Rechner angemacht. Mein Octo gibt einen Staretboost darauf und so drehen beide Pumpen kurz hoch. An meinem optischen DFS und auch am HFN sehe ich ein Durchfluss. Dieser Startboost dauert aber nur ein paar Sekunden. Der Rechner ist noch am Windows booten und am HFN dreht kein RGB mehr, zeigt kein Durchfluss mehr an. Der optische DFS zeigt mir aber eine normale Drehbewegung an. Also Durchfluss ist vorhanden.

Als Windows da war und ich die Aquasuite gestartet habe, fing ganz langsam die LED vom HFN sich zu drehen. Es wurde um die 43 l/h ausgegeben. Mein optischer DFS hat aber normal gedreht. Wassertemperatur lag bei etwa 21 °C.

Jetzt nach 5 Minuten habe ich 81 l/h anliegen.
Wassertemperatur liegt bei etwa 22 - 23 Grad.

Momentan betreibe ich meine Pumpen mit 31 %, was 2800 U/min beider Pumpen ergibt. Mit einer Betriebstemperatur von etwa 25 - 26 Grad ergibt es normalerweise ein Durchfluss von etwa 100 l/h. Mein Durchfluss steigt daher momentan mit der Wassertemperatur weiterhin mit an.

Werde heute mal den Filter an meinem Mora reinigen.

Zwar habe ich mit meinem Umbau alles mit gereinigt und auch meine komplette Kühlflüssigkeit mit ausgetauscht, aber vielleicht habe ich den Filter nicht ausreichend gut gereinigt.

Bin mir daher nicht sicher, ob es an der Messung vom HFN liegt oder doch vielleicht was anderes ist. Aber ich habe meine komplette Wasserkühlung zerlegt und intensiv gereinigt. Für die zwei interne Radiatoren habe ich sogar Fett- und Kalklöser verwendet. Aber dieses Verhalten hatte ich auch vor meinem Umbau und ist mir im November erstmalig aufgefallen.
Ergänzung ()

Jetzt habe ich 24 °C erreicht und habe auch fast 100 l/h erreicht, was normalerweise mit dieser Pumpendrehzahl anliegen müsste. Ab jetzt wird sich der Kreislauf normalisieren.
Ashampoo_Snap_Sonntag, 26. Januar 2025_14h48m47s.png

Das Problem was ich habe, besteht daher nur in den ersten Minuten, bis mein Wasserkreislauf seine Betriebstemperatur erreicht hat.
 
Zuletzt bearbeitet:
Irgendwas stimmt mit dem Filtereinsatz nicht.
Habe mir jetzt einen neuen Filter bestellt.
https://www.aquatuning.com/wasserku...-big-inline-partikelfilter-2x-g1/4-ig-pht-eol

Diesen Filtereinsatz gibt es nicht einzeln zu kaufen.

Habe den Filter ausgebaut und gereinigt. Diesmal habe ich ihn auch intensiv gereinigt. Also mit Waschmaschinenreinigungstab einwirken lassen und danach sogar mit Fett- und Kalkreiniger. Jetzt habe ich 30 Liter/h weniger anliegen.

Möglicherweise lang es auch die ganze Zeit am Filter.
 
Zuletzt bearbeitet:
Lag anscheint an der Luft im Kreislauf, der Durchfluss ist wieder da.
Ich lasse aber den Filter bestellt und tue ihn dann aber einlagern.

Luft ist aber noch nicht komplett raus.
 
Dann müsste sich die Luft ja jedesmal wenn der Loop aus ist irgendwie irgendwo gesammelt haben.
Anders könnte ich mir das nicht erklären?
 
Nein, das hatte jetzt mit meiner Reinigungsaktion mit dem Filter von heute was zu tun und nichts mit dem Problem was ich bisher geschrieben habe.

Habe heute doch dazu bezüglich mein Filter ausgebaut und gereinigt und danach habe ich wieder Luft ins System bekommen.

Wenn ich den Unterteil des Filters abschraube, kommt das Wasser darin raus. Nach dem Einsetzen des Filters kann ich zwar wieder etwas Wasser im Filter einfüllen, aber ich muss trotzdem danach den Rest erneut beifüllen und mein kompletter Wasserkreislauf bekommt dadurch wieder Luft rein.
Ergänzung ()

Ob mein ursprüngliches Problem mit meiner Filterreinigung behoben ist, kann ich jetzt noch gar nicht sagen. Ich muss jetzt erstmal zusehen, dass ich die Luft wieder einigermaßen herausbekomme.
 
Zuletzt bearbeitet:
Was haltet ihr von dieser Schnellkupplung?
https://www.aquatuning.com/wasserku...l-es-schnellverschluss-blh1a-pushin-set-ig-ig

Muss meine austauschen, weil ich eines meiner "Alphacool Eiszapfen HF Schnellverschlusskupplungsset G3/8 IG mit Reduzierer G1/4" nicht mehr ganz dicht bekomme. Habe bereits die äußere Dichtung ausgetauscht. Immer wieder das gleiche Problem mit Schnelltrenner, wenn sie über längere Zeit nicht getrennt wurden.

EDIT: Mit der letzten Dichtung scheint es nun gut zu sein. Muss ich aber noch länger beobachten, da es bisher nur eine sehr geringe Undichtigkeit war, was nicht gleich ersichtlich ist.

EDIT2 um 3:30 Uhr: Leider nach einer 1-2 Stunden im Game und mit max. Drehzahl beider Pumpen kann ich doch eine leichte Feuchtigkeit mit einem Zewa abwischen. Habe mir daher mal diese Schnellkupplung bestellt und werde sie mal näher unter die Lupe nehmen.

Mir ist bekannt, dass es auch noch andere Schnellkupplungen gibt, aber ich möchte wieder was haben, wo ich einfach meine bereits verbauten Schlauchanschlüsse dran schrauben kann. Mit Umbauten kann ich daher einfach den Anschluss abschrauben und den Schlauch zum Ablassen mit benützen.
 
Zuletzt bearbeitet:
LiniXXus schrieb:
Seit November habe ich das Problem, dass mit 25 % (2200 U/min) Pumpenleistung beider Pumpen mein Durchfluss beim Einschalten des Rechners mit dem HFN bei 0 l/h liegt.
Um nur Bescheid zu geben, gestern habe ich den Filter erneut ausgebaut und ausgiebig gereinigt. Heute habe ich bereits zweimal den Rechner im kalten Zustand gestartet und das Problem scheint doch am Filter gelegen zu haben, denn mein Durchfluss war jetzt direkt da und ist nicht mehr eingebrochen.

Lag daher gar nicht am HFN.
 
Ich habe die Schnellkupplungen von Koolance, die QD3 und die sind bislang dicht.
 
  • Gefällt mir
Reaktionen: LiniXXus
Midnight Sun schrieb:
Ich habe die Schnellkupplungen von Koolance, die QD3 und die sind bislang dicht.
Die sind auch gut und an diese hatte ich auch gedacht.

Habe aber nur welche mit Schlauchanschluss gefunden und ich möchte doch gerne Tüllen angeschraubt haben. Mit Umbauten schraube ich einfach den Anschluss ab und kann den Schlauch auch zum Ablassen mit benutzen. Zudem presse ich darüber auch etwas Luft rein und bekomme so viel mehr Kühlwasser abgelassen.

minimii schrieb:
Alphacool HF mit Reduzierer.
Davon habe ich mittlerweile das zweite Paar verbaut und diese bekomme ich momentan mit einem der Anschlüsse nicht mehr dicht. Bin schon seit Tagen am Versuchen, aber nach längerer Zeit ist da an einem Anschluss immer eine sehr leichte Undichtigkeit.

Bisher hatte ich immer die vernickelten da und habe sie auch immer sehr gut gefunden, weil der Durchfluss damit kaum gehemmt wird. Momenten gibt es sie aber nur in Schwaz zu kaufen und davon möchte ich keine haben.

Habe mir jetzt mal die neuen Alphacool ES Schnellverschluss BLH1A PushIn bestellt und versuche es mal hiermit.
Ergänzung ()

LiniXXus schrieb:
Heute habe ich bereits zweimal den Rechner im kalten Zustand gestartet und das Problem scheint doch am Filter gelegen zu haben,
Bisher ist es immer noch gut.

Was war das Problem? Ich kann jetzt nur vermuten, aber ich hatte vor einem Jahr DP-Ultra in Gelb befüllt und im Juli habe ich 3x mit destilliertem Wasser gespült und 2x mit DP-Ultra transparent. Habe diese gelbe Farbe wieder herausbekommen wollen und so weit sah es optisch zumindest gut aus.

Im November fingt dieses besagte Problem an und damals hatte ich bereits den Filter ausgebaut und gereinigt. Das hat damals aber das Problem nur kurzzeitig behoben.

Das Wasser aus dem Filter war leicht trüb und ich konnte kleine winzige Partikel darin schweben sehen. Kennt man, wenn Kühlflüssigkeit gemischt wird und es zur Flockenbildung kommt. Nur war es hier sehr fein und kaum zu sehen.

Mit meinem kompletten Umbau war auch dieses einer der Gründe gründlich alles zu reinigen, damit keine Restbestände von der Kühlflüssigkeit zurückbleiben. Meinen Filter hatte ich nur mit Seifenwasser gespült.

Kühlwasser hat je nach Temperatur eine andere Konsistenz und vermutlich war einfach mein Filter nicht ganz frei. Optisch war aber nichts zu erkennen, aber der Filter hat ein sehr feines Gewebe. Aus diesem Grund denke ich, kam die Kühlflüssigkeit beim Einschalten des kalten Rechners nicht so gut durch den Filter und da sich die Fließeigenschaft des Kühlwassers mit einer höheren Temperatur verbessert, bestand das Problem nur nach dem Einschalten im kalten Zustand der Kühlflüssigkeit.

Das ist jetzt natürlich keine Wissenschaft von mir, sondern nur eine Vermutung, denn gestern habe ich den Filter ausgiebig und sehr intensiv gereinigt.

PS: Habe nur Hardtube (PMMA) und EPDM Schlauch verbaut.
 
Zuletzt bearbeitet:
also bei mir ist der „Filter“ der CPU Kühler ….
Nach einigen Jahren, letztes Mal 2021, wieder gereinigt.

Wer kam bei Aquacomputer eigentlich auf die Idee für die POM (und Metall) und Acryl unterschiedliche Halterungen zu designen. Die oberen hatte ich bereits, und musste dennoch nachkaufen als ich den zweiten PC auch unter Wasser setzen wollte.

Dass eine neue Firmware und eine alte, in der Hardware hinterlegte Lizenz bei den Vision Displays dazu führt dass sie ohne Lizenzupdate unnutzbar werden ist auch nicht wirklich verständlich …

So, genug Rant für heute früh
 

Anhänge

  • IMG_8781.jpeg
    IMG_8781.jpeg
    143,3 KB · Aufrufe: 69
  • IMG_8809.jpeg
    IMG_8809.jpeg
    59,5 KB · Aufrufe: 67
  • Gefällt mir
Reaktionen: Schwobaseggl
andimo3 schrieb:
Wer kam bei Aquacomputer eigentlich auf die Idee für die POM (und Metall) und Acryl unterschiedliche Halterungen zu designen. Die oberen hatte ich bereits, und musste dennoch nachkaufen als ich den zweiten PC auch unter Wasser setzen wollte.
Jap, das ist blöd.
andimo3 schrieb:
Dass eine neue Firmware und eine alte, in der Hardware hinterlegte Lizenz bei den Vision Displays dazu führt dass sie ohne Lizenzupdate unnutzbar werden ist auch nicht wirklich verständlich …
Das wiederum ist irgendwo verständlich seitens AC. Irgendeinen Tod muss man sterben.
Was wären denn die Alternativen?
LiniXXus schrieb:
Filter im Kreislauf ist daher nicht verkehrt.
Kein Filter, kein Mitleid.
HyperSnap schrieb:
Bin immer wieder überrascht wieviel Schlotze sich bei einigen ablagert nach so kurzer Zeit.
Oft ist es einfach Glück, wenn nichts passiert. Oder aber Pech, wenn was passiert.
Das kann viel sein, gibt ja genug Quellen für Dreck im Kreislauf.
 
  • Gefällt mir
Reaktionen: LiniXXus
HyperSnap schrieb:
Bin immer wieder überrascht wieviel Schlotze sich bei einigen ablagert nach so kurzer Zeit.
Sieht mir nach Weichmacher aus und hier wäre interessant, wie der Kreislauf aufgebaut ist. Wer sich Schlauch mit Weichmacher verbaut oder sonstige Partikel (Pastellfarben) in der Kühlflüssigkeit hat, ist selbst schuld. ;)
Ergänzung ()

PS: Habe die neuen Schnellverschlüsse heute geliefert bekommen.

Da ich mein eigenes Thema als Sammelthema bezüglich meines Aufbaus nutze, bitte dort mal hineinschauen.
https://www.computerbase.de/forum/t...ehaeuse-im-neuen-gewand.2225985/post-30236340
 
Zuletzt bearbeitet:
Zurück
Oben