Neue Teile oder doch alten pc aufrüsten

@zinssi:
das RM 2019 kann bleiben.

12,7GB ist weniger als 16GB, oder?

bitte mal CPU-Z runterladen, screenshots von "Memory" und "SPD" machen und die hier posten.
 
  • Gefällt mir
Reaktionen: ~Raziel~ und madmax2010
:thumbs:up:
 

Anhänge

  • jedi 2.png
    jedi 2.png
    10,9 KB · Aufrufe: 97
  • jedi 1.png
    jedi 1.png
    11,1 KB · Aufrufe: 89
@zinssi: XMP ist nicht aktiv und der RAM läuft dementsprechend nur mit 2133 CL15.
 
  • Gefällt mir
Reaktionen: madmax2010 und ~Raziel~
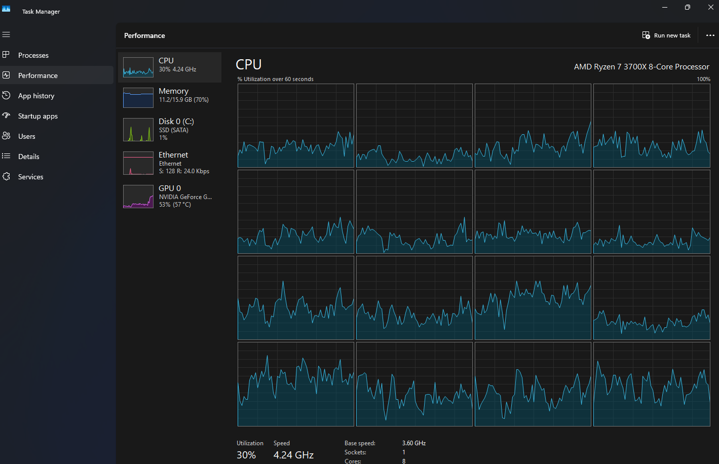
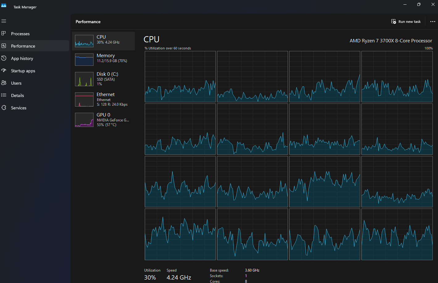
@zinssi Beim Taskmanager mal die Anzeige der CPU-Auslastung umschalten, so dass die einzelnen Threads gezeigt werden.
 
  • Gefällt mir
Reaktionen: madmax2010
@zinssi:
probier es doch aus? für ein anderes gamingerlebnis wird es nicht sorgen, aber du hast doch für 3200 bezahlt, von daher...


mit "einzelnen threads" war wohl das hier gemeint:
tm x2.png
wobei auch da nirgendwo 100% stehen muss damit die CPU am limit ist.
 
  • Gefällt mir
Reaktionen: madmax2010
es ändert sich nichts egal ob Profile 1 oder 2
 

Anhänge

  • image.jpg
    image.jpg
    2,2 MB · Aufrufe: 88
Kann auch sein, dass der 3800X nicht bis 3200MHz kommt, in dem Fall mal 3000MHz probieren
 
  • Gefällt mir
Reaktionen: wagga
@madmax2010 Wird eher nicht so sein. Sollte funktionieren.
 
Gepi87 schrieb:
Rein aus Kostengründen würde ich auf jeden Fall auf AM4 bleiben, 5700X3D drauf, die genannte Grafikkarte und nochmals 16GB RAM dazu.

EDIT:
Eventuell auch noch Netzteil austauschen.
5700x 57500X3d und dann wars das. Und die Krise aussitzen.
 
@wagga:
der 5700X ist in games im schnitt halt nur ~20% schneller als der 3800X. der 14600K wäre ~55% schneller. klar, kostet mit MB ~doppelt so viel.

den 5700X so oder so aktuell neu nur als tray, boxed kostet der praktisch das gleiche wie der etwas flottere 5800X (den mit 65W TDP/88W PPT betreiben).
 
  • Gefällt mir
Reaktionen: wagga
@Deathangel008 14600K und diese Intel Probleme sterbende CPU ich weiß nicht. Ob ich heute mit den Fakten 1700 nochmals kaufen würde als ich 2023 den i7 13700KF kaufte wusste man das leider noch nichtl. Ist es bewiesen das die Probleme endgültig behoben wurden?!
 
@wagga:
das finale microcode-update gegen diese problematik ist mittlerweile über ein jahr alt, wenn es das problem nicht behoben hätte wäre darüber wohl entsprechend berichtet worden? auf CB hab ich jetzt auf die schnelle nichts aktuelleres dazu gefunden.

ich hätte da aktuell keine bedenken, man muss nur unbedingt darauf achten dass das installierte BIOS bzw UEFI aktuell genug (ende 24 oder neuer) ist.
 
  • Gefällt mir
Reaktionen: wagga und madmax2010
Hast su ein FPS-Limit aktiv?
Und dass deine Graka bei 50% Auslastung schon bei 60 Grad ist, ist auch nicht optimal. Bist du sicher, dass da nicht irgendwas beim Spielen drosselt?
 
Deathangel008 schrieb:
@wagga:
das finale microcode-update gegen diese problematik ist mittlerweile über ein jahr alt, wenn es das problem nicht behoben hätte wäre darüber wohl entsprechend berichtet worden? auf CB hab ich jetzt auf die schnelle nichts aktuelleres dazu gefunden.

ich hätte da aktuell keine bedenken, man muss nur unbedingt darauf achten dass das installierte BIOS bzw UEFI aktuell genug (ende 24 oder neuer) ist.
Ok, dann könnte man einen 14900K 14700K kaufen. Mit DDR4 3200. Am besten vor der Windowsinstallation das aktuellste BIOS installieren.
 
Wir wissen auch immer noch nicht, ob bei 50 Prozent CPU-Last 16 Threads halb oder 8 Threads voll oder 4 Threads voll und 12 zu 30–35 Prozent belastet sind.
 
@zinssi Das sind ja nicht mal 50 Prozent und die Grafikkarte langweilt sich auch. Welches Spiel läuft da gerade und mit wie vielen FPS?
 
Zurück
Oben