RX 7900 XT Throttling Temp

mytosh schrieb:
Um das PPT auf ein Windowsähliches Level zu hiefen, musst du es manuell erhöhen.
Ich habe 280Watt und -100mV Offset eingestellt.
Interessant. Kannst du das näher erläutern, was bedeutet da Windowsähnliches Level? Wird die Karte unter Linux per default ausgebremst oder wie darf ich das verstehen?
 
Zwei mal Ja. Ich besitze eine Sapphire PULSE RX 7900 XT, die Karte "gönnt" sich per default unter Linux erheblich weniger Leistung, siehe hier. In meinem Fall sind es nur 265 Watt.

cat /sys/class/drm/card0/device/hwmon/hwmon2/power1_cap_default

@Snakeeater
Ich habe es gerade noch mal getestet, die Limits aus LACT werden (zumindest bei mir) eingehalten. Natürlich nicht immer zu 100% aber doch sehr akkurat.
 
Zuletzt bearbeitet:
Zuletzt bearbeitet:
Hab ich alles schon gelesen, aber danke. Das "Problem" ist schon lange bekannt und wurde ab dem 6.7er Kernel langsam besser. Dieser hat endlich wieder manuelle Eingriffe erlaubt.
 
Mir ist immer noch nicht klar, auf was ich das Power limit stellen müsste um die Karte mit ihren Factorydefaults zu fahren. Und die Issue ist wie gesagt etwas anderes als was ich hier beobachte im Bezug auf extreme Drosselung, bis ich irgend einen Wert im LACT ändere...
 
Naja diese Peaks sind halt immer drin. Wenn es dir darum geht die Karte effizient zu betreiben, nutze doch einfach den FPS Limiter in MangoHud. Ich habe den auf 80 und sehe echt selten mehr als 220Watt. Je nach Spiel. In der Regel sogar deutlich weniger.

Zeig doch mal deine Einstellungen in LACT.
Ergänzung ()

Ich muss mich mal selbst korrigieren, mittlerweile schein das Problem mit dem niedrigeren PPT gefixt zu sein. Man muss also keine Einstellungen mehr vornehmen, damit die 7000er Karten ihr volles Potential ausschöpfen.
 
Zuletzt bearbeitet:
mytosh schrieb:
Ich besitze eine Sapphire PULSE RX 7900 XT, die Karte "gönnt" sich per default unter Linux erheblich weniger Leistung, siehe hier. In meinem Fall sind es nur 265 Watt.
Das ist interessant. Der Startpost vom Gitlab Issue spricht von 291W auf einer 7900 XTX. Das entspricht exakt dem Limit des Silent-BIOS meiner Karte.

Hat denn die 7900 XT Pulse auch zwei VBIOS' zur Auswahl?
Je nach VBIOS ändert sich bei mir das default Power Target von 291W (Silent) auf 339W (Normal). Würde ich jetzt erstmal als "zu erwarten" einordnen.

BTW:
Seit dem 6.7 Kernel kann das Power Target auch nur noch um jeweils 10% reduziert werden. Sprich das untere Limit im Silent-BIOS ist 261W, während es im Normal-BIOS 305W sind.

mytosh schrieb:
Ich muss mich mal selbst korrigieren, mittlerweile schein das Problem mit dem niedrigeren PPT gefixt zu sein. Man muss also keine Einstellungen mehr vornehmen, damit die 7000er Karten ihr volles Potential ausschöpfen.
Ich hab grundsätzlich den subjektiven Eindruck, dass so viel Saft der 7900XT/X nichts bringt. Ich hab das Limit ein wenig reduziert und merke kaum Leistungsabfall (bei 4K/144Hz), während die Karte wesentlich kühler und ruhiger läuft.
 
Ich kann leider flameshot nicht konfigurieren, daher verzeihe man mir diesen laienhaften Screenshot.
mytosh schrieb:
Zeig doch mal deine Einstellungen in LACT.
Mir fehlt einfach immer noch das Verständnis dafür wie LACT, oder jegliche andere OC/UV Software unter Linux richtig Anwendung findet. Wenn ich wie oben beschrieben vorgehe, scheinen sämtliche gesetzten Limits ausgehebelt (wenn Limit auf 2600 Mhz gesetzt wird aber die Karte sich zwischenzeitlich mal 2800+ nimmt, ist das ein recht deutliches Zeichen). Mir scheint es halt so, sobald man während eines laufenden Games die Änderungen im LACT applied, werden sämtliche Einstellungen ausgehebelt.

Tue ich das nicht rennt meine GPU dauerhaft in 100% usage mit maximal 2200 Mhz ins Limit, mit deutlich reduzierter Performance... 😮‍💨

Edit:
Nutze übrigens LACT Version 0.5.3 und Kernel 6.8.8-1 (Tumbleweed).

Edit:
Ich habe gerade mal gesehen das es bereits Version 0.5.4 gibt und diese mal installiert
Selbes Problem.

Ich hab jetzt nochmal gecheckt, wenn ich ein Spiel starte mit den LACT Einstellungen von oben, zieht sich die Karte auch sehr konstant um die ~750mV. Sobald ich wie oben beschrieben irgend eine Einstellung im LACT ändere, schwanken die Werte drastisch bis über 1100mV...

Auch wenn ich das Voltage offset auf 0 belasse und ein Spiel starte, tritt der "Fehler auf" (100% Auslastung etc.)
Zusätzlich bleibt auch
Code:
/sys/class/drm/card1/device/pp_power_profile_mode
immer auf
Code:
BOOTUP_DEFAULT
und schaltet nie in anderen Modus, keine Ahnung ob hier ein Zusammenhang besteht.
 

Anhänge

  • signal-2024-05-04-112043.jpeg
    signal-2024-05-04-112043.jpeg
    385,6 KB · Aufrufe: 138
Zuletzt bearbeitet:
Hier mal ein Screenshot wenn ich den "Fehler" umgehe:
1714901567428.png

Exakt das selbe Spiel und Stelle, ich habe es nur neugestartet und keine Änderungen in LACT vorgenommen:
1714901659363.png

Ändere ich nun eine beliebige Einstellung im LACT und wende sie an, lande ich wieder bei den Werten oben. Wenn das "normal" sein soll, fress ich einen Besen.
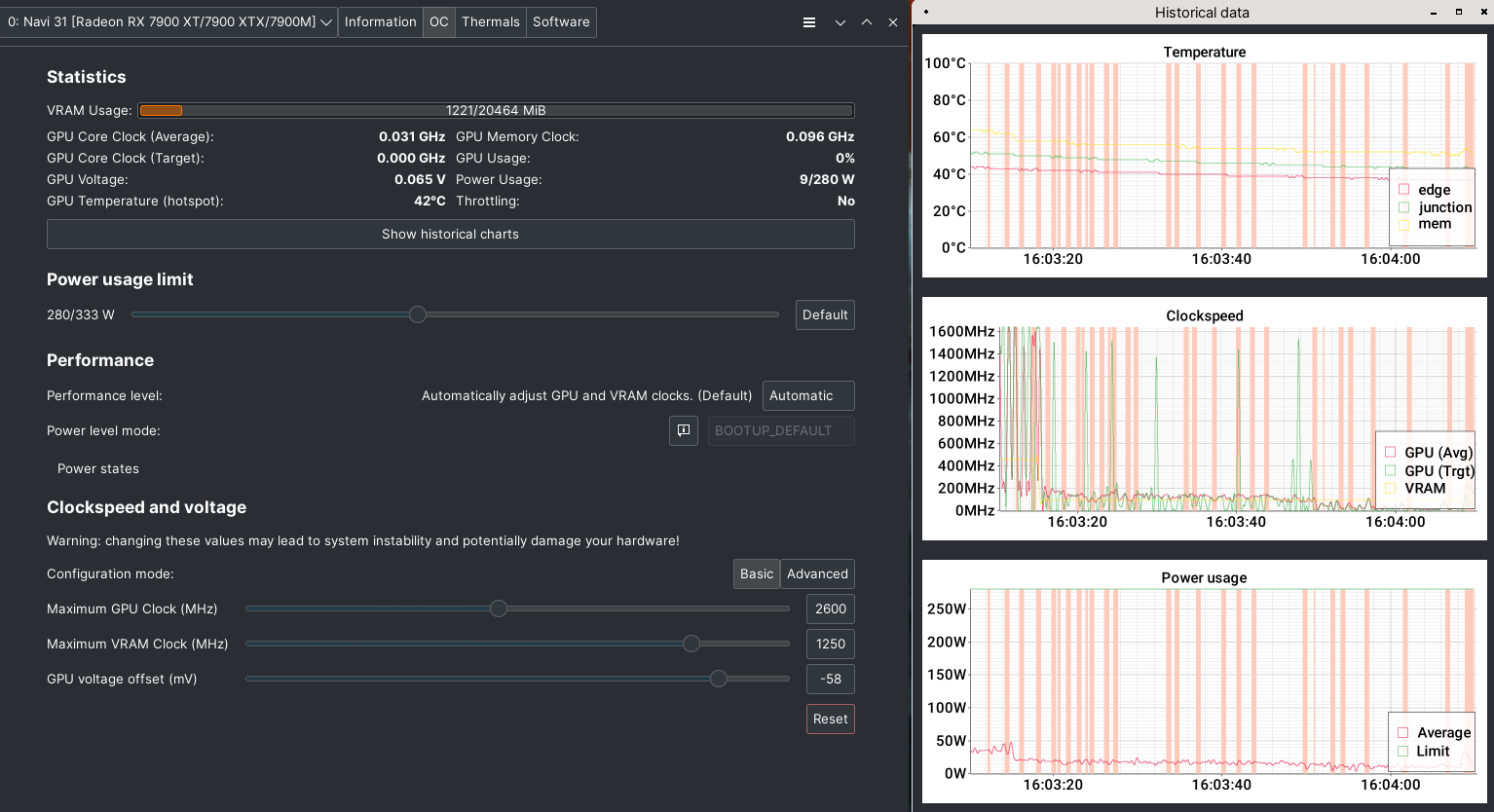
Wenn ich ein Taktlimit von 2600 setze, wie kann dann fast 2900 erreicht werden, oder ist das ein Anzeigebug?!

Edit:
File: /sys/class/drm/card1/device/pp_od_clk_voltage
───────┼─────────────────────────────────────────────────────────────
1 │ OD_SCLK:
2 │ 0: 500Mhz
3 │ 1: 2601Mhz
4 │ OD_MCLK:
5 │ 0: 97Mhz
6 │ 1: 1250MHz
7 │ OD_VDDGFX_OFFSET:
8 │ -57mV
9 │ OD_RANGE:
10 │ SCLK: 500Mhz 5000Mhz
11 │ MCLK: 97Mhz 1500Mhz
12 │ VDDGFX_OFFSET: -450mv 0mv

Die fettmarkierte Taktrate verwirrt mich, oben ist zwar auf 2601 gesetzt, aber geht ja offensichtlich drüber.
 
Zuletzt bearbeitet:
Also wenn ich ein Limit setze, wird es auch größtenteils eingehalten.
Screenshot_20240505_130402.png
 
Ja, das ist kein Problem. Ich habe beim Erstellen des Screenshots den Takt auf ~1400Mhz gesenkt, während das Spiel lief.
 
Jo also irgendwie macht das OV Tool nicht das was es soll bei mir, kein Plan woran es liegt.
1714917853204.png

Nicht einmal auch nur ansatzzweise im Spiel auf über 2200 Mhz getaktet. Die Graphen sind leider nichtssagend weil das Spiel schon länger aus war.
 
Funktioniert es denn mit CoreCtrl?
 
Das hatte ich vorher genutzt da war mir aber von der UI zu nervig, dass man ständig die Profile aktivieren musste, auch total unübersichtlich. Ob es von der Funktion besser war, weiß ich nicht, müsste ich nochmal testen.

Aber lieber passe ich die Werte händisch an, statt jetzt nochmal mit nem anderen Tool rumzuwerkeln.
 
Ich wollte nur wissen, ob es damit funktioniert hat.

Wenn es damit nämlich auch nicht funktioniert, liegt es nicht an LACT.
 
Zurück
Oben