Guten Morgen euch allem,
Ich hab nun schon seit Jahren das Problem das ich bei Onlinegames eine heftige Verzögerung wahrnehme trotz einem niedrigem Ping?
zuerst hatte ich das besagte Problem bei der Telekom und bin durch einen Tipp der ''Pearing Probleme'' zu O2 gewechselt in der Hoffnung das dann alles klappt. Leider war dies nicht der Fall. Im besten Fall kann ich mal ne halbe Stunde am Tag daddeln wo sich alles normal anfühlt und im nächsten Moment fühlt sich dann alles an als würde ich in 30FPS durch nen Kaugummi spielen.
Ich habe das Problem am PC wie auch an der Konsole und merke es sehr stark in Reaktionsspielen wie einem Fifa oder FPS.
Das es an mir oder meinem Heimnetzt liegt kann ich eigentlich ausschließen denn den Router habe ich schon getauscht und ich spiele natürlich über Lan + 1ms Monitor
Ich habe einen 250/40 Vertrag also an der Bandbreite liegt es auch nicht es kommt auch alles wunderbar an.
Besteht die Chance das zu einem wechsel zu einem lokalen Internetanbieter dieses Problem endlich verschwindet?
Es ist wirklich sehr frustrierend, ich will doch einfach nur inruhe meine Games daddeln
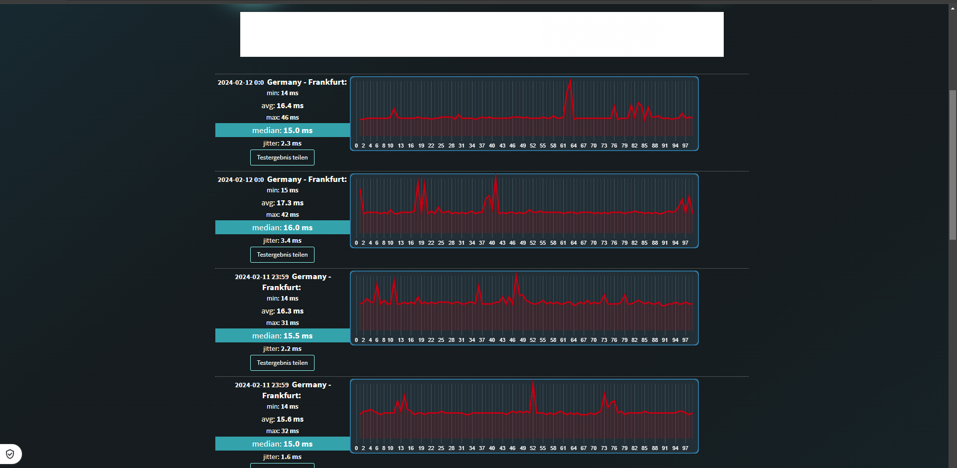
Bei ''Wieistmeineip.de'' bekomme ich immer angezeigt das ich sehr hohe Schwankungen habe und ich denke das könnte das Problem sein?
Wäre super wenn jemand zum Vergleich sagen könnte was bei ihm steht.
Ich hoffe mir kann hier jemand helfen oder Lösungsansätze geben
Mfg NDÜ.
Ich hab nun schon seit Jahren das Problem das ich bei Onlinegames eine heftige Verzögerung wahrnehme trotz einem niedrigem Ping?
zuerst hatte ich das besagte Problem bei der Telekom und bin durch einen Tipp der ''Pearing Probleme'' zu O2 gewechselt in der Hoffnung das dann alles klappt. Leider war dies nicht der Fall. Im besten Fall kann ich mal ne halbe Stunde am Tag daddeln wo sich alles normal anfühlt und im nächsten Moment fühlt sich dann alles an als würde ich in 30FPS durch nen Kaugummi spielen.
Ich habe das Problem am PC wie auch an der Konsole und merke es sehr stark in Reaktionsspielen wie einem Fifa oder FPS.
Das es an mir oder meinem Heimnetzt liegt kann ich eigentlich ausschließen denn den Router habe ich schon getauscht und ich spiele natürlich über Lan + 1ms Monitor
Ich habe einen 250/40 Vertrag also an der Bandbreite liegt es auch nicht es kommt auch alles wunderbar an.
Besteht die Chance das zu einem wechsel zu einem lokalen Internetanbieter dieses Problem endlich verschwindet?
Es ist wirklich sehr frustrierend, ich will doch einfach nur inruhe meine Games daddeln
Bei ''Wieistmeineip.de'' bekomme ich immer angezeigt das ich sehr hohe Schwankungen habe und ich denke das könnte das Problem sein?
Wäre super wenn jemand zum Vergleich sagen könnte was bei ihm steht.
Ich hoffe mir kann hier jemand helfen oder Lösungsansätze geben
Mfg NDÜ.
Anhänge
Zuletzt bearbeitet: