Test AMD Ryzen 9 9950X3D2 Dual Edition im Test: Die Dual-X3D-CPU stellt sich Core Ultra und Threadripper

incurable schrieb:
Muss sich nur noch jemand finden, der es ihnen abkauft.
Ach da wirds genug "Enthusiasten" geben die diese CPU feiern und sie kaufen
Vor allem die wichtigen "Content Creator" sind doch genau die Zielgruppe dafür
 
  • Gefällt mir
Reaktionen: Cpt.Willard und incurable
AMD hat uns doch selber gewarnt ...damals. Gut nun ist es Gewissheit.

Vielleicht ein Undervoltingtest bei 5Ghz 5,25Ghz und 5,5Ghz oder so ,das müssten ja die besten Chips sein. Aber nur wenn Zeit ist :)

Weil die 5,7Ghz werden mit der Intel Brechstange erkauft
 
Serandi.87 schrieb:
Der 9850X3D, vorausgesetzt richtig eingestellt, verbraucht eben nicht mehr und hat noch mehr als 5% Leistung! :)

Die man im alltäglichen Einsatz fast nie messen und überhaupt nie merken wird
 
Horu$ schrieb:
Ich möchte an dieser Stelle anmerken: AMD hat uns genau das gesagt. Weiss nicht mehr wann und wo (Ich glaube in nem Gamers Nexus Interview), aber die wurden mal gefragt "Warum kein X3D2?" und da haben sie gesagt, dass es "zu teuer für geringfügige Vorteile" sei.

Soweit ich weiss, wurden sie aber von so vielen Stellen bedrängt, dass sie es nun gemacht haben und siehe da: "zu teuer für geringfügige Vorteile"

Ich hab so ein wenig das Gefühl, dass sie den nur herausgebracht haben, weil die Leute ständig genervt haben ^^
Ja.
 
Werden die Spieletests alle in 720p durchgeführt? Ich finde leider die Infos dazu nicht.
 
Und es hat sich bestätigt was AMD gesagt hat: "Das ist nicht nötig für den Kunden und bringt kaum Mehrwert."

Trotzdem wollten die Leute die CPU und AMD hat geliefert. Dann darf man aber auch nicht meckern wenn genau das eintritt was der Hersteller gesagt hat.

In meinen Augen hätten sie auch einfach nur ein engineering sample vorstellen müssen und das damit dann Haustieren gehen müssen bei den Testern.
Wäre sicher eine sehr gute Marketingaktion gewesen und hätte das Interesse der Leute befriedigt ohne das man viel Aufwand hat.
 
  • Gefällt mir
Reaktionen: DangerGnom
Sani- schrieb:
Die man im alltäglichen Einsatz fast nie messen und überhaupt nie merken wird
Jup! So ist es! Es ist nur Kopfsache.
 
Weis nicht was ich davon halten soll, würde sagen jetzt weiß man was der Cache bringt auf beiden CCD, ich sehe jetzt kein must have bei dieser Generation für mich, nicht das ich das überlegt hätte.
 
  • Gefällt mir
Reaktionen: Cpt.Willard
Hmm, anhand der Speicherpreise sehe ich mich eher als potentieller Käufer einer AM4-CPU in Form einer Neuauflage des 5800X3D.
 
Tolles Teil, nischen CPU, aber wer hier profitiert, der profitiert hier so richtig, für alle anderen gibt es effektivere Alternativen. Keine Überraschung, aber trotzdem schön das es ihn gibt und auch relativ Preiswert gibt.
 
  • Gefällt mir
Reaktionen: Alphanerd und daknoll

Ich glaube, da kann ich diesmal auch drauf verzichten.... 😢 😢 😢 ⚜️ ⚜️ ⚜️

 
Die CPU sieht für mich nach einer technischen Machbarkeitsstudie aus.
 
Toller Test, danke dafür.

Mich würde es nur freuen wenn Ihr irgendwann ein CPU intensives Spiel mit in den Testparcour aufnehmen könntet, wie z.B. CiV 7, Cities 2, Europa V oder Manor Lords, die alle im späteren Spielverlauf CPU limitiert werden.
Anno ist da ja im Vergleich noch sehr genügsam.
 
Ich denke mal wenn es Games gibt die mehr als 8 Kerne benutzen könnte das ding eventuell gut etwas an Performance rausholen. Aber die gibt es nicht, also Geld sparen und den 9800x3d holen. Aber jetzt ist immerhin die Frage geklärt ob 2 dies mit dem cache noch besser funktionieren.
 
Es wird mal wieder Zeit für echte innovative Schritte. Mir fällt zwischen all den Boliden auf, wie rund der 250k Plus wirkt. Er braucht sich nirgends zu verstecken. Auch nicht beim Anschaffungspreis oder dem Verbrauch.
 
  • Gefällt mir
Reaktionen: Perdakles, GOOFY71 und phanter
Oder Factorio! Das profitiert doch auch viel vom 3D-Cache.
 
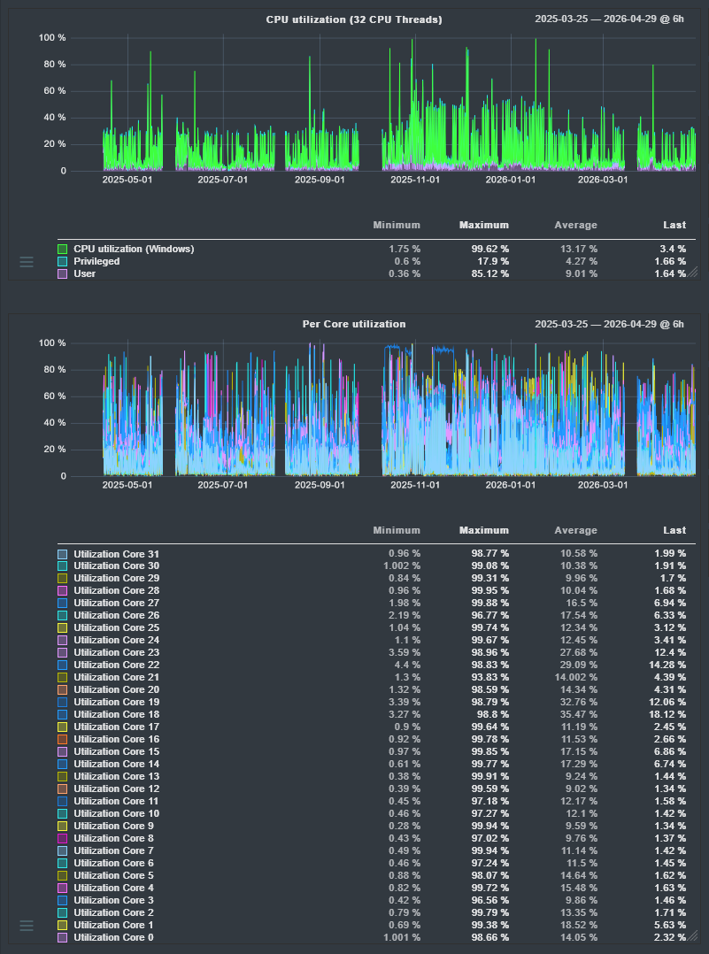
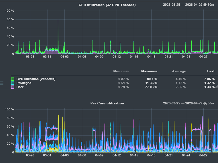
Ich bin nach wie vor total entzückt von meinem Ryzen 9 7950X3D.

Auslastung auch total entspannt - hier die letzten 400 Tage:
1777456063425.png


Die letzten 35 Tage deutlich relaxter:

1777456125510.png
 
Portal501 schrieb:
Total uninteressant die CPU. Gleiches gilt für den 9850X3D. Braucht keiner. Sollten endlich mal Zen 6 auf AM5 voranbringen. Da bin ich auch bereit, gerne 500 Euro für den 11800X3D zu bezahlen.
Zum Zeitpunkt, wo ich meinen gekauft habe, war der 9850X3D 27€ teurer wie der normale 9800X3D.
Da nehme ich die Mehrleistung gerne mit, für den geringen Aufpreis.
 
  • Gefällt mir
Reaktionen: MoD23 und Zwirbelkatz
Ich kann diese überkritische Haltung nicht ganz verstehen. AMD hat nur das gebracht, was gewünscht wurde und bewirbt es auch nicht mal massiv.
Auch die Einstellung dass die CPU eher sinnlos ist, ist doch etwas übertrieben. Ich sag mal so, wer was mit einem 9950X3D anfangen kann, ist mit dem neuen x3D2 noch besser dran.
Wer nur schnelles Gaming will, kauft sich sowieso keinen 16 Kerner, sondern eben den 98xxX3D

Wer aber die Kiste auch als Workstation nutzt, hat vermutlich Anwendungen die es nutzen können und spielt nach Feierabend noch Games drauf. Und seien wir uns ehrlich, bei Gesamtsystemkosten von teils über 6k für die Kiste sind 2-300 Hunnis für einen besseren Prozessor Peanuts.
Vergleich zu Intel. Die CPUs selbst mögen ja ganz toll sein, aber sie sind auch extrem von schnellem Speicher abhängig - und das heisst in der heutigen Zeit nichts gutes, wenn man Trends ala HUDIMMs und Singlechannelbestücken ansieht.

Es wird zwar auch ein Vergleich zu Theadripper gemacht, aber nicht nur die CPUs kosten gleich noch mal mehr, die Mainboards etc eben auch + 4 oder 8 Chanel müssen auch erst mal mit RAM gefüllt werden um einen Speichervorteil zu haben. Ebenso bleibt die Tatsache, dass es keine aktuellen Threadripper mit X3D gibt, weil sich wohl das bei sehr geringer Stückzahl nicht lohnte. So kann entsprechende Klientel eventuell zum günstigen Mainstream gebracht werden.

Ich denke, es ist eine schöne Abrundung nach oben hin - nur für den "normalen" 9950X3D wird es wohl etwas eng werden mit der Existenzberechtigung, der Neue ersetzt ihn wohl perfekt in dieser Nische - eigentlich besteht dann nur mehr der Grund, ihn nicht vom Markt zu nehmen, dass es im Portfolio nicht einen dann wirklich sehr großen Preissprung gibt.
Wird interessant zu sehen, wie sich die Verkaufszahlen in nächster Zeit zwischen diesen Produkten entwickeln wird...
 
  • Gefällt mir
Reaktionen: MoD23 und MrDesperados
Sapphire Forum
Zurück
Oben