Nochmal ein abschließendes Resümee nach über einem Jahr mit dem Leakshield da man hier im Forum sehr viel negative Einstellungen dazu findet die ich so nur teilweise nachvollziehen kann.
In dem Testzeitraum habe ich auch GPU getauscht, RAM Kühler eingefügt und 2-3x Wasser aus dem PC abgelassen und Schlauchführung geändert, Erfahrungen waren in allen Konstellationen ziemlich identisch.
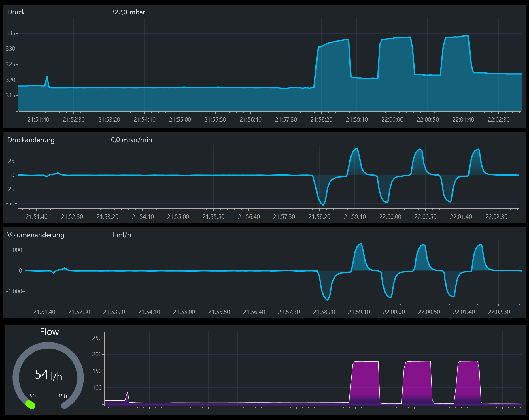
1. Bei mir funktioniert das Leakshield wie beworben und hält den Druck anständig wenn ich den Bereich etwas runter justiere auf 300 - 380 mbar.
Dann hab ich nur alle 2-3 Tage das es 1x für die 4-5s nachpumpt. Das Bild hier mal als Vergleich, PC ist meist jeden Tag wegen Homeoffice seine 8-10h an und dann alle 2-3 Tage Abends eventuell noch bisschen Gaming.
(Der Peak am 17Nov war der GPU Tausch)
2. Man muss wirklich alle Anschlüsse penibel zu 100% dichten und gut festmachen.
"Handfest" ist zwar bei jedem was anderes, aber die müssen schon gut fest sein.
Klar nach ganz fest kommt ab, also natürlich sind die nicht wie bekloppt festgeknallt.
3. Bei den Wartungen hab ich nichts besonderes beachtet, einfach PC aus, Leakshield abstecken und vom Behälter abgedreht, dann zischt es kurz wenn der Unterdruck verschwindet.
4. Ich hab keinen merkbaren Verlust an Kühlflüssigkeit im Kreislauf.
Wobei ich den natürlich immer mal wieder auf hatte, daher schwer zu sagen.
Aber der war grob 6 Monate unberührt dicht und da hab ich auf den ml (Füllstand zeigt das Leakshield ja an) nichts verloren.
5. Einzig negativen Effekt den ich beobachte... es zieht mir immer wieder Luftblasen in den GPU Block.
Das war sowohl bei der 3090 als auch jetzt bei der 4090 ist das so.
Da die GPU nicht der niedrigste Punkt ist muss die Luft von der Pumpe (die niedriger sitzt) über den Schlauch in die GPU gelangen, also irgendwie bei der Pumpe wird scheinbar Luft gezogen.
Ich hatte mit der Ultitube eh genau an der Stelle zwischen AGB und Pumpe schon Probleme mit der Dichtung wo am Anfang Wasser raus kam. Ich vermute einfach mal dass die an der Stelle immer noch nicht 100% dicht ist. Durch den Unterdruck wird da dann ganz leicht Luft gezogen und wandert dann immer wieder in den GPU Block wo die stecken bleibt.
Wirklich messbaren negativen Effekt auf die GPU Kühlleistung scheint das nicht zu haben, die GPU Temps der 4090 sind mit dem Alphacool Block absolut genial, egal ob mit Luftblasen oder ohne.
Lautstärke entsteht dadurch auch nicht wirklich, es blubbert nur wenn ich die Pumpe auf Vollgaß stelle.
In dem Bereich wo die im Alltag läuft passiert da quasi nichts mit den Luftblasen, die bleiben immer an gleicher Stelle und scheinen aber auch nicht größer zu werden.
Wenn ich da einmal mit der D5 auf Vollgaß, also 160L/h durchblase, dann wird das meiste der Luft direkt in den AGB geblasen, aber am nächsten Tag ist die Luft meist wieder da.
6. Alarm geschlagen hat das Teil noch nie bei mir, wollte das immer mal testen mit einem provozierten Leak aber noch nicht zu gekommen.
Auch die Zusatzfunktionen mit dem Entlüften oder Wasser ablassen hab ich noch nie benutzt.
Da ich externe Schnellkupplungen habe brauche ich das nicht, wenn ich Wasser ablasse dann einfach an der Stelle. Entlüften macht wenig Sinn weil wie gesagt die Luftblasen eh wieder kommen. Entlüften geht mit Pumpe auf Vollgaß und Rechner schwenken halt aber auch 10x schneller und einfacher, da brauche ich nicht so ein Spielzeug für.
Fazit: Es tut was es soll und nervt bei mir nicht. Bietet dadurch einen gewissen "Schutz" weil man beruhigt sein kann das aktuell wenn nichts piept alles perfekt dicht ist.
Braucht man das Teil unbedingt für 120€? Natürlich nicht!
Ist es trotzdem eine nette aber auch sinnvolle Spielerei? Jep!

Bevor man sich ein Leakshield kauft würde ich aber erst alles andere im Kreislauf machen bevor man da Geld spart. Also z.B. nicht auf einen Radiator verzichten und das Geld ins Leakshield stecken.
Würde ich es nochmal kaufen? Ebenfalls Jep!
Man muss sich aber bewusst sein und das ist glaube der Teil wo so viel Kritik herkommt, der Kreislauf muss für das Leakshield 100% dicht sein. Wenn man irgendwo einen Fitting hat der nicht 100% dicht ist dann macht das Ding Probleme. Dabei besteht ein großer Unterschied zwischen mein Kreislauf ist "dicht", also es tritt kein Wasser aus und der Kreislauf ist Luftdicht damit das Leakshield korrekt arbeitet.
Alle meine Komponenten sind mit Drucktester vorher über Stunden durchgetestet vor dem Einbau, wenn da schon was nicht stimmt dann kommt das gar nicht erst in den Kreislauf.
Ich bin die ganze Zeit auch am überlegen mir aus Redundanz eine zweite D5 Pumpe einzubauen, hab hier aber ein bisschen Bedenken wegen dem Leakshield. Sollte zwar funktionieren aber mehrere Pumpe sind grundsätzlich schonmal ein möglicher Störpunkt.
Ich berichte hier nochmal falls ich das umgesetzt habe mit Erfolg oder eben nicht.
