Laptop dreht plötzlich auf, FPS droppen und gehen nicht wieder hoch

Johel

Cadet 1st Year
Registriert
Jan. 2024
Beiträge
10
[Bitte fülle den folgenden Fragebogen unbedingt vollständig aus, damit andere Nutzer dir effizient helfen können. Danke! :)]

1. Nenne uns bitte deine aktuelle Hardware:
(Bitte tatsächlich hier auflisten und nicht auf Signatur verweisen, da diese von einigen nicht gesehen wird und Hardware sich ändert)
  • Prozessor (CPU): 11th Gen I5 2.7 GHz
  • Arbeitsspeicher (RAM): 16 GB DDR4 2900MHz
  • Grafikkarte: Nvidia GeForce RTX 3050 und IntelR UHD Graphics
  • HDD / SSD: SSD mit 477GB + SSD mit 932GB

2. Beschreibe dein Problem. Je genauer und besser du dein Problem beschreibst, desto besser kann dir geholfen werden (zusätzliche Bilder könnten z. B. hilfreich sein):
Hallo, mein Laptop hat seit gestern ein Problemchen. Ich hatte ihn am Nachmittag dem Tag zuvor zum Zocken bei einem Kumpel und dann am Abend zum Streamen benutzt, ohne Netzteil und im Energiesparmodus. Hat alles geklappt, keine Probleme, habe ihn genutzt, bis der Akku fast leer war. Am nächsten Morgen, also Gestern früh, spiele ich eine Runde WarThunder. Auf einmal drehen die Lüfter aufs Maximum hoch und die FPS droppen von ca. 100 auf 40 bis 20. Natürlich habe ich das Spiel sofort beendet, da es einfach nicht mehr spielbar war. Dann habe ich es heute erneut versucht, das gleiche Problem, nur drehen die Lüfter nicht mehr hoch, sondern das Spiel bleibt bei 40 FPS. Das gleiche in grün bei ARK. Der Spielstand lädt, alles gut. Aber ingame braucht es ewig, bis die Konturen der Strukturen/Dinos geladen hat. Und dann sind es auch maximal 30FPS. In BF5 und Hell Let Loose das selbe, es ist einfach nicht spielbar.

Weitere Infos: Habe die m2 erst neu aufgerüstet, lief aber bis gestern ununterbochen gut, hat keine Probleme gemacht, genauso wenig wie die nachgerüsteten 8GB RAM. Die ziehen zwar aufgrund unterschiedlicher Taktfrequenzen die Gesamtfrequenz runter, aber das hat die Spielqualität auch nicht merklich beeinflusst. Ich habe einen Acer Nitro5 Gaming Laptop (AN515-57)

3. Welche Schritte hast du bereits unternommen/versucht, um das Problem zu lösen und was hat es gebracht?
Ich habe die Antivirussoftware durchlaufen lassen, mich belesen, alle Grafikeinstellungen zurückgesetzt und die Spiele auf kaputte Dateien überprüfen lassen.
 
Kannst ja mal die Temperaturen unter Last der Hardware auslesen und uns hier mitteilen.
 
Klingt mir danach, als wenn eine der Komponenten zu warm wird. Also Stichwort : GPU oder CPU überhitzung. Das wäre das klassische Verhalten, lüfter drehen hoch und FPS droppen.

Also bitte mal im Hintergrund HW-Info (Sensoren) laufen lassen oder GPU-Z oder MSI-Afterburner installieren und das Overlay einrichten (dafür gibts jede menge easy-Anleitungen im Netz).

Und dann mal ne Runde spielen, bis das wieder passiert und uns dann mal Screenshots von den Programmen schicken, damit wir mal gemeinsam reinschauen können.

LG
 
Hast Du mal die Lüfter überprüft? Laufen sie noch oder hat sich etwas durch den Transport gelockert?
 
@nutrix die Lüfter laufen, ich höre sie wenn ich den Laptop starte und das Spiel spiele in unterschiedlichen Geschwindigkeiten, je nach Beanspruchung halt.
Ergänzung ()

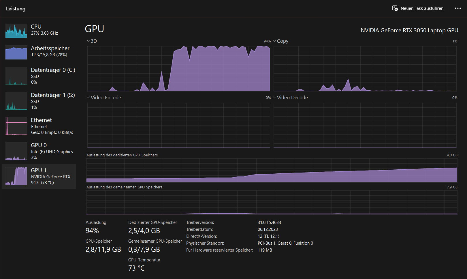
@Fujiyama das sind die Werte während Ark geöffnet ist
Ergänzung ()

@amorosa ich hoffe, das sind die Werte, die man zu wissen braucht, ich kenn mich da leider nicht so aus, also falls du noch was brauchst, einfach sagen :)
 

Anhänge

  • Bild_2024-01-17_143655480.png
    Bild_2024-01-17_143655480.png
    76,3 KB · Aufrufe: 237
  • Screenshot 2024-01-17 145032.png
    Screenshot 2024-01-17 145032.png
    25,2 KB · Aufrufe: 224
  • Screenshot 2024-01-17 145002.png
    Screenshot 2024-01-17 145002.png
    72,4 KB · Aufrufe: 232
  • Screenshot 2024-01-17 144930.png
    Screenshot 2024-01-17 144930.png
    42,4 KB · Aufrufe: 236
Zuletzt bearbeitet:
ich habe jetzt auch den gnaz neuen und frischen Treiber für die Nvidia Graka installiert, tut sich nichts...
 
Wenn ich die Temperaturen bei der CPU 98° Celsius sehe, ist es so klar das Dein Laptop sich herunter taktet.
Daher hast Du einbrüche in der Leistung.
Auch die GPU ist am Temperatur Limit.

Der, die Lüfter und die Lamellen sitzen zu, bestimmt ganz viele Wollmäuse.
Mein Rat, öffnen Lüfter reinigen vorallem die Lamellen, evtl. auch neue Wärmeleitpaste auftragen und sich danach wieder erfreuen.
 
Zuletzt bearbeitet:
alles klar, wird gemacht, vor zwei wochen hatte ich den schonmal offen, da sahs eigentlich nicht arg schlimm aus. wärmeleitpaste habe ich aber leider nicht da...
 
Im Netz gibt es ganz viele Bilder wie es ausschaut wenn die Lamellen zu sitzen, daß ein richtiger Fusselteppich.
Und ganz wichtig bei den Arbeiten den Akku abklemmen.
 
so sieht einer der lüfter kurz nach dem öffnen aus, der andere ähnlich
Ergänzung ()

lüfter gereinigt, test gemacht, keine erwähnenswerten verbesserungen. habe jedoch mit meinem bruder geemrkt, dass meine gpu bei einer auslastung von 100% ist, obwohl nur 4gb von den verfügbaren 12gb benutzt werden.
Ergänzung ()

hier die Nvidia Graka
 

Anhänge

  • 20240117_193459.jpg
    20240117_193459.jpg
    915,4 KB · Aufrufe: 213
  • Bild_2024-01-17_201447597.png
    Bild_2024-01-17_201447597.png
    69,2 KB · Aufrufe: 206
Zuletzt bearbeitet:
Der relevante Dreck sitz meistens am Luftauslaß als Filzplatte.

Wenn man den Lüfter schon mal vor sich hat, kann man den Ausbauen und den rechteckigen Auslaß vom Staub befreien.


Das hilft meistens.
Wenn die Garantie abgelaufen ist, kann man auch mal die Wärmeleitpaste von CPU / GPU erneuern.
 
  • Gefällt mir
Reaktionen: Wuslon
habe den heute nochmal auseinandergebaut, mir fehlt ein kleiner Bit, um die Schrauben zu lösen, die den Lüfter im gehäuse halten. wärmeleitpaste müsste ich auch neu kaufen, bin heute denke ich nochmal unterwegs um das zu beschaffen👍
wenn das problem immernoch besteht, melde ich mich selbstverständlich nochmal
Vielen Dank schonmal an alle👍🫶
 
Update: Lüfter wurde grundgereinigt, es waren keine großen Wollmäuse da, nur ganz kleine an vereinzelten Stellen...Vorteil: tiefengereinigt+neue Wärmeleitpaste wurde aufgetragen.
was ich mir nicht erklären kann: In WarThunder im Hangar (Lobby) selbst nur 60FPS, wo früher mindestens das doppelte waren...
Falls mir noch wer weiterhelfen kann, bitte melden, der Laptop scheint nicht sein volles Potenzial zu nutzen, kann man das irgendwie umgehen bzw. den Laptop austricksen?
LG
 
neues Update, alles funktioniert wieder, keine Probleme. Diesen Beitrag bitte noch ein Bisschen offen lassen, falls es Neuigkeiten gibt. Vielen Dank an alle fürs Helfen und die Tipps, bin euch sehr dankbar :)
 
sah wirklich nach Wärmeleitpaste aus. Habe jetzt großzügig auf CPU, GPU und ein paar Chips aufgetragen, bei denen die Heatpads schon ausgetrocknet waren. Ich denke nicht, dass es an den Lüftern lag, es war wirklich weniger Staub drin, als erwartet
 
  • Gefällt mir
Reaktionen: nutrix und Wuslon
Sapphire Forum
Zurück
Oben