easyrider429
Cadet 4th Year
- Registriert
- Nov. 2011
- Beiträge
- 102
Hallo zusammen,
Vielleicht kann mir ja hier jemand helfen, würde mich sehr freuen
Konkret geht es um meine Wasserpumpe:
Eine Laing DDC310.
Diese habe ich angeschlossen über ein Aquacomputer Poweradjust 3 USB.
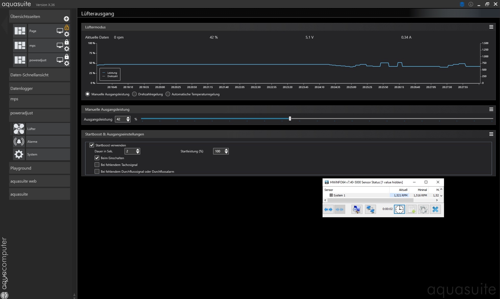
Mein Problem ist nun, dass ich die Pumpe über die Aquasuite runter regeln wollte. Dies funktioniert bis 71% Ausgangsleistung runter. Das entspricht 8,4V.
Bei 70% läuft sie nicht mehr an bzw. geht einfach aus (auch mit Startboost).
Die Drehzahl verändert sich außerdem kaum. Bei 8,4V 3185rpm. Bei 11,6V (100%) springt sie zwischen 3315 und 3770 (auch sehr seltsames Verhalten) . Bei 10,6V (90%) steht sie ebenfalls stabil bei 3185rpm.
Leistungsaufnahme ändert sich auch so gut wie gar nicht.
Ich dachte eigentlich ich könnte sie weiter runter regeln, da sie mir aktuell mit der Drehzahl noch viel zu laut ist.
Hat jemand eine Idee was das Problem sein könnte? Oder ist meine Pumpe defekt?
PS: Die Pumpe ist an den "FAN"-Anschluss am poweradjust angeschlossen. Ist das korrekt?
Vielleicht kann mir ja hier jemand helfen, würde mich sehr freuen
Konkret geht es um meine Wasserpumpe:
Eine Laing DDC310.
Diese habe ich angeschlossen über ein Aquacomputer Poweradjust 3 USB.
Mein Problem ist nun, dass ich die Pumpe über die Aquasuite runter regeln wollte. Dies funktioniert bis 71% Ausgangsleistung runter. Das entspricht 8,4V.
Bei 70% läuft sie nicht mehr an bzw. geht einfach aus (auch mit Startboost).
Die Drehzahl verändert sich außerdem kaum. Bei 8,4V 3185rpm. Bei 11,6V (100%) springt sie zwischen 3315 und 3770 (auch sehr seltsames Verhalten) . Bei 10,6V (90%) steht sie ebenfalls stabil bei 3185rpm.
Leistungsaufnahme ändert sich auch so gut wie gar nicht.
Ich dachte eigentlich ich könnte sie weiter runter regeln, da sie mir aktuell mit der Drehzahl noch viel zu laut ist.
Hat jemand eine Idee was das Problem sein könnte? Oder ist meine Pumpe defekt?
PS: Die Pumpe ist an den "FAN"-Anschluss am poweradjust angeschlossen. Ist das korrekt?




