TeamViewer Motive 4

Valorant Frame Drops und komisches Verhalten

LiterallyNobody

Cadet 2nd Year
Registriert
Aug. 2023
Beiträge
17
1. Aktuelle Hardware:
  • CPU: AMD Ryzen 5 3600
  • Arbeitsspeicher (RAM): 16 GB Hyperx Fury 3000 MHz
  • Mainboard: Asus Prime B450M-K II
  • Netzteil: Aero White 600W
  • Gehäuse: AeroCool
  • GPU: AMD Radeon Rx 5500 XT
  • Festplatte: 500 GB Kingston M.2 NVME SSD
  • Stock Kühler + 1 Lüfter an der PC-Front
  • Monitor: ASUS TUF Gaming VG249Q (1080p, 144 Hertz)
2. Valorant Grafikeinstellungen:
1693262244718.png
1693262271976.png



3. Problem:
Seit ein paar Tagen habe ich in Valorant Framedrops und Stottern, obwohl ich nichts umgestellt, installiert und verändert habe. Die Framedrops sind von 144 FPS auf ca. 70 FPS und werden interessanterweise nur von meinem Monitor gemessen. Andere Tools wie MSI Afterburner, oder Valorant selbst zeigen diese nicht an. Des Weiteren verschwinden die Framedrops kurz, wenn man ingame Grafikeinstellungen ändert (egal welche), taucht dann aber nach 2 Min. wieder auf.

4. Welche Schritte hast du bereits unternommen/versucht, um das Problem zu lösen und was hat es gebracht?
  • Taktraten, Auslastungen und Temperaturen der CPU und GPU überprüft (alle stabil und in Ordnung)
  • Valorant neu installiert
  • Neuesten Grafik- und Chipsettreiber installiert
  • Festplatte auf Fehler untersucht
  • Korrupte Systemdateien beseitigt
  • Vollbildoptimierung für die VALORANT-Win64-Shipping.exe deaktiviert

!!! FAQ: Performance-Probleme. Es Ruckelt. FPS brechen ein. Framedrops. Lags. ist schon durchgearbeitet !!!

(P.S.: Neues Thema, weil neue Problembeschreibung, weitere Schritte unternommen und neue Informationen gesammelt.)
 
Merkst du denn auch im Spiel wenn deine Frames droppen oder geht dir der eventuelle Auslesefehler auf die Nerven (Da du sagst das andere Tools die Framedrops nicht registrieren, gibt es denn dann überhaupt welche?)?

Was Sagen die Temperaturen? "Stock-Kühler" klingt schon automatisch nach Taktreduzierung sobald die Auslastung der CPU hoch ist (Wäre zumindest möglich...)
 
Merkst du denn auch im Spiel wenn deine Frames droppen oder geht dir der eventuelle Auslesefehler auf die Nerven
Das habe ich mir natürlich auch schon überlegt und habe deshalb die Anzeige auch mal ausgemacht. Aber auch während einem ganzen Ranked Game habe ich immer wieder ein Ruckeln gemerkt.
Was Sagen die Temperaturen?
Taktraten und Temperaturen habe ich mit HW-Info und MSI-Afterburner im Auge behalten. Ich habe eine maximale Temperatur von 84 Grad Celsius gemessen, aber im Durchschnitt beliefen die sich immer auf 65–75 Grad. Auch bei den Taktraten habe ich keine Einbrüche feststellen können. Die Waren immer konstant bei 4,04–4,05 GHz.
 
capframex analyse machen das sieht so aus. (download der beta)
1693268088537.png


blaue linie frametime was die gpu rendert
gelbe linie was die gpu rendern kann
grüne was die cpu an der gpu auslasten kann.
je gerade und niedriger die Linie bei frametime desto besser
Intrigierter benchamrk des spiels apex sollte nicht anders sein.
 
1693270377514.png

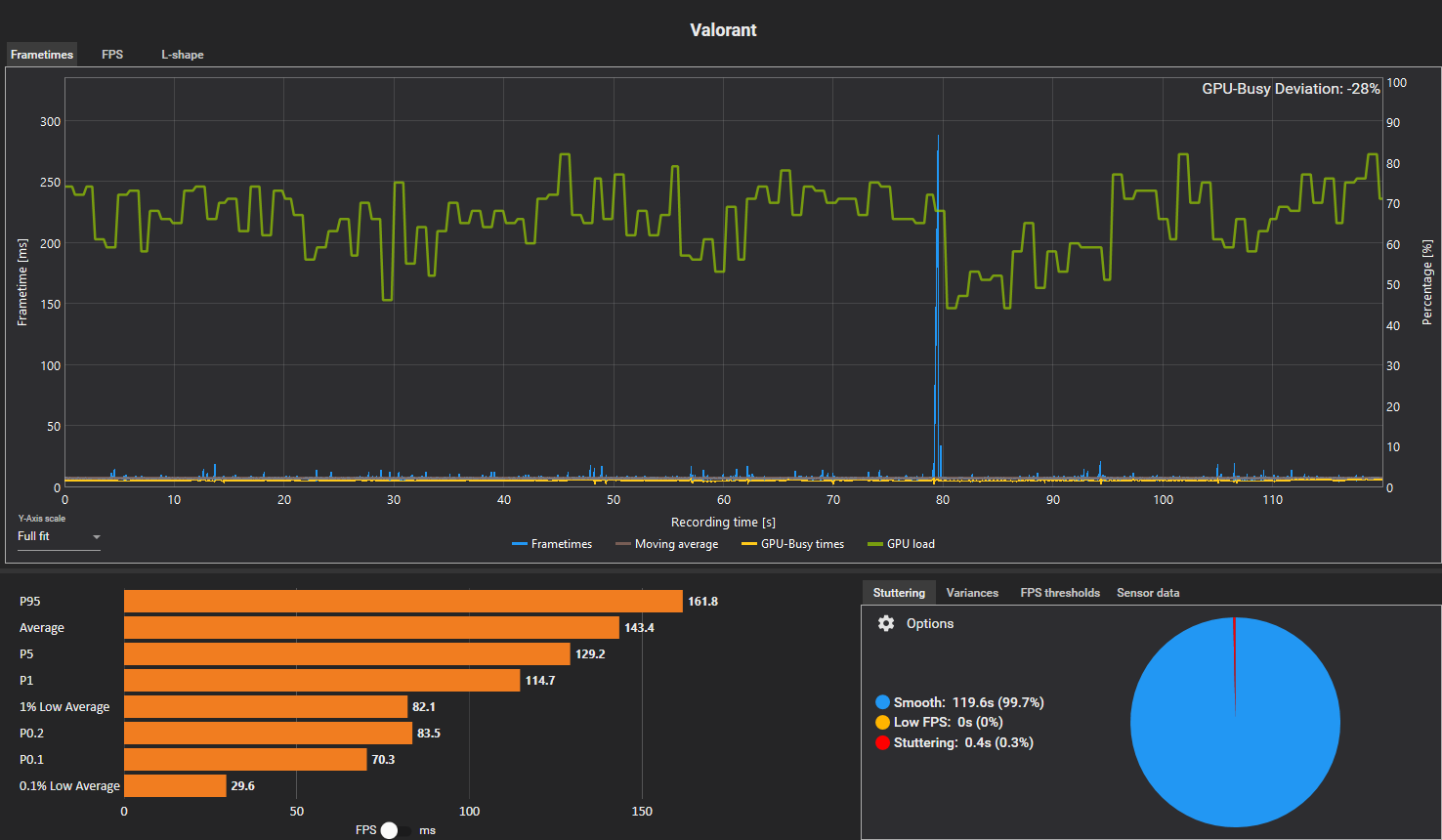
Das kam jetzt bei mir raus. Hab für 2 min aufgezeichnet. Es waren 2–3 Mal Framedrops zu spüren. Diese wurden auch vom Monitor angezeigt.
 
ok da drop ein frame das kann gründe haben beim SSd HDD Speicher und Spiel selber (internetverbindung)
daher die Sensoren aufklappen und da mal cpu takt gpu takt nachsehen Eine genaue analyse wäre nur mit hwinfo64 log Datei möglich da mit general logview andere graphen möglich sind. Mein verdacht HDD Speicher also liegt es teils am spiel.
Ein gutes bsp wäre cod black ops 3 zombie map shadow of evil da brechen die fps bei Gebietswechsel konsequent ein. Auch Local wenn solo gespielt wird.
Ergänzung ()

mach mal mit hwinfo64 ne log datei und diese werte rein
Das sieht dann so aus

Das sieht dann so aus

1693275969825.png


ich bin grad am rendern daher keine gpu Last aber das mal als bsp natürlich die HDD bzw SSD wo das spiel installiert ist optional die OS platte
In hwinfo64 müssen die Sensoren aktiviert werden für fps und alle Festplatten gesamte Aktivität mit lese und schreibzugriffen.
Daraus lässt sich ableiten Überhitzung von cpu gpu und hdd Überlastung wenn 100% angezeigt werden resultiert in ladeverzögerung = fps drop Standbilder
cpu überforderung erkennbar an 100% cpu load ist aber sehr selten heutzutage
jede cpu kern hat ne auslastungsanzeige die man darstellen kann wenn eien 100% erreicht kann das auf ein cpu limit hinweisen die gpu load ist aber zuverlässiger dann noch download limits anhand von graphen für kbit und uipload limits in kbits
 
Zuletzt bearbeitet:
syfsyn schrieb:
1693321672579.png

Ich hoffe, du kannst damit was anfangen. Ich tue mir ein bisschen schwer mit dem Programm. Viele Daten habe ich nicht in der Liste gefunden. Falls es nicht ausreicht, schreib mir einfach mal bei Discord (literallynobodyy), dann können wir telefonieren und du zeigst mir das.
 
Zuletzt bearbeitet von einem Moderator:
Das sagt mir nur das ein cpu limit herrscht hwinfo64 muss man einstellen und es hängt viel von den mainboard Sensoren ab.
Mein haswel-e system hat z.b auch andere Sortierung
viele Sensor daten sind nicht standardmäßig aktiv das kann man unter layout im programm mit überwachung an abschalten. wichtig ist der Sensor framesrate oder auch da Bilder pro Sekunde angegeben
Das ist nicht klar sortiert.
Mir nützt die Leserate nix bei deiner ssd wichtig ist die HDD SSD in deinen fall gesamte Auslastung.
Unter layout dann rtss dieser muss installiert sein üblich mit msi afterbuirner dabei.
Das Programm ist essentiell
 
unter der ssd HDD dann das
1693340293411.png

natürlich die wo auch das spiel installiert ist die systemplatte wäre nicht hilfreich

was gegen fps drops hilft wäre fps limit vsync und optional adaptiv sync
Das muss aber der monitor und gpu können das bedingt aber das die gpu immer im cpu limit kommt. aber man hat nen gleichmäßiges Spielergebnis ohne störende framedrops und bildhänger.
capframex frameverläufe müssen kaum bis keine spitzen haben und gerade verlaufen dann passt das system
Mit vsync umgeht man das komplett man kann auch ein fps limit im Treiber festlegen was bei gsync oder freesync empfehlenswert ist. Der Rest lässt das besser, außer es macht quasi kein sinn mehr fps rendern zu lassen.
Die Steuerung hat nix mit den fps zutun. wenn doch ist der netcode und die engine des spiels quasi Müll.
meist hakt es am netcode.
 
Zuletzt bearbeitet:
was gegen fps drops hilft wäre fps limit vsync und optional adaptiv sync
Ich hab wegen der Lags ein FPS-Limit auf 144 gesetzt. Free Sync hab ich immer eingeschalten (sowohl in AMD Adrenaline, als auch am Monitor).
1693341375247.png
 
Indemfall ist das klar das ein cpu limit vorliegt und es liegt am spiel
man kann das pro spiel festlegen die fps limitieren die bei dem spiel erreicht werden einstellen.
Umgehen lässt sich das nur mit ner neuen cpu und sehr schnellen ram hier kommt es auf die timings an cl16 ddr4 3600 wären ideal aber diesen muss man erstmal bekommen.
Ich kenne kein Programm das dies einstellen kann mit amd gpu Im Treiber dürfte das nicht gehen mit nvidia ist das nvinspector.
 
Wie rätst du mir dann weiter vorzugehen? Ich bin weiterhin skeptisch, dass es an meiner Hardware liegt, da ich zuvor schon über zwei Jahre lang mit dieser problemlos Valorant gespielt habe.
Denkst du, ein Windows Reset könnte helfen?
 
beschwere dich beim Publisher die haben den misst verzapft alternative anderen Treiber installieren der könnte das auch fixen. Welchen ist die gute frage. bei amd treibern istd as ähnlich Schwierig festzustellen wie bei nvidai die lange probelme mit Fh5 und 4 hatten bis endlich ein fix vom dev kam mit nvidai umgehungd es problems in nen neuen treiber.
Die ursache war windows update 22h2
Ähnlich kann das bei dir sein immer den treiober nehmen wo das win build erstellt wurde. Dieser ist in windows nativ intrigiert 22h2 wurde q2 2022 erstellt und dürfte den 22.5.1 als basis haben
23h2 dauert nochw as wird aber vermutlich okt oder nov released da aber Micorsoft den preview channel angepasst hat wird auf release chanel erst q1 2024 so weit sein. womit amd 23.9.1 als basis haben wird.
Derzeit im dev channel 23526 dieser build wird kommen unklar wann okt nov
Es kann sein das diesmal nurn update ist das Funktionen freigibt da das echte upgrade 259xx ist und derzeit noch im canary channel ist womit dies als 25h2 sein wird.
Aber solange die treiber keine probleme machen sollte das einen egal sein wie gesagt apex das Spiel ist selber schuld wenn es so reagiert abseits treiber tauschen kann man da nix machen.
 
AMD sollte es sein. Hast ja auch mit den ganz großen Karten Framedrops bei Rocket League
 
syfsyn schrieb:
beschwere dich beim Publisher die haben den misst verzapft alternative anderen Treiber installieren der könnte das auch fixen. Welchen ist die gute frage. bei amd treibern istd as ähnlich Schwierig festzustellen wie bei nvidai die lange probelme mit Fh5 und 4 hatten bis endlich ein fix vom dev kam mit nvidai umgehungd es problems in nen neuen treiber.
Die ursache war windows update 22h2
Ähnlich kann das bei dir sein immer den treiober nehmen wo das win build erstellt wurde. Dieser ist in windows nativ intrigiert 22h2 wurde q2 2022 erstellt und dürfte den 22.5.1 als basis haben
23h2 dauert nochw as wird aber vermutlich okt oder nov released da aber Micorsoft den preview channel angepasst hat wird auf release chanel erst q1 2024 so weit sein. womit amd 23.9.1 als basis haben wird.
Derzeit im dev channel 23526 dieser build wird kommen unklar wann okt nov
Es kann sein das diesmal nurn update ist das Funktionen freigibt da das echte upgrade 259xx ist und derzeit noch im canary channel ist womit dies als 25h2 sein wird.
Aber solange die treiber keine probleme machen sollte das einen egal sein wie gesagt apex das Spiel ist selber schuld wenn es so reagiert abseits treiber tauschen kann man da nix machen.
Okay, dann werde ich noch ein bisschen mit den Treibern rumspielen. Das heißt dann, ein Windows Reset bringt nichts?
Trotzdem nochmal Danke für deine Hilfe, auch wenn das Ergebnis ein wenig ernüchternd ist haha...
 
Sapphire Forum
Zurück
Oben