LastSamuraj
Cadet 3rd Year
- Registriert
- Sep. 2009
- Beiträge
- 41
Tach Freunde,
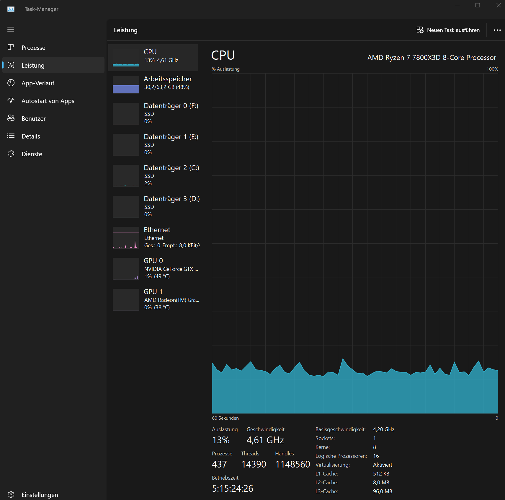
ich habe vor 2 Wochen mir einen neuen PC zusammengebaut. Als CPU Kühlung habe ich mir die wunderschöne
NZXT Kraken 360 RGB - RL-KR360-B1-360mm AIO CPU Wasserkühlung gegönnt. Sie zeigt ja auch die Temperatur der CPU und GPU auf dem Display.
Zwei Wochen wurde mir die CPU Temperatur immer so um die 50 Grad angezeigt. Selbst wenn ich dann was gespielt habe, ging die Temperatur nicht sonderlich hoch. Vielleicht auf max. 60 Grad. Ich hab mich noch gewundert, dass zwischen Office und Spielmodus die CPU so gering warm wird.
Jetzt zeigt mir das Display seit 2 Tagen eine Temperatur zwischen 70 und 71 Grad im Office Modus an. Ich arbeite sehr viel und habe über drei unterschiedliche Browser an die 50 Tabs offen. Ein Neustart komm grad schlecht in Frage, da ich zu viele laufende Projekte habe. Deshalb wollte ich nach eurem Rat fragen an was es liegen kann?
Mein Setup:
ich habe vor 2 Wochen mir einen neuen PC zusammengebaut. Als CPU Kühlung habe ich mir die wunderschöne
NZXT Kraken 360 RGB - RL-KR360-B1-360mm AIO CPU Wasserkühlung gegönnt. Sie zeigt ja auch die Temperatur der CPU und GPU auf dem Display.
Zwei Wochen wurde mir die CPU Temperatur immer so um die 50 Grad angezeigt. Selbst wenn ich dann was gespielt habe, ging die Temperatur nicht sonderlich hoch. Vielleicht auf max. 60 Grad. Ich hab mich noch gewundert, dass zwischen Office und Spielmodus die CPU so gering warm wird.
Jetzt zeigt mir das Display seit 2 Tagen eine Temperatur zwischen 70 und 71 Grad im Office Modus an. Ich arbeite sehr viel und habe über drei unterschiedliche Browser an die 50 Tabs offen. Ein Neustart komm grad schlecht in Frage, da ich zu viele laufende Projekte habe. Deshalb wollte ich nach eurem Rat fragen an was es liegen kann?
Mein Setup:
- MB MSI MAG X670€ WIFI
- CPU AMD 7 7800X3D
- RAM G.Skill DDR 5 Vengance 64GB
- GPU GTX 1070
- NT MSI MAG A750GL



