1. Nenne uns bitte deine aktuelle Hardware:
(Bitte tatsächlich hier auflisten und nicht auf Signatur verweisen, da diese von einigen nicht gesehen wird und Hardware sich ändert)
2. Beschreibe dein Problem. Je genauer und besser du dein Problem beschreibst, desto besser kann dir geholfen werden (zusätzliche Bilder könnten z. B. hilfreich sein):
Hallo,
also mein Problem ist jetzt nichts extremes, jedoch hat vielleicht jemand eine Idee.
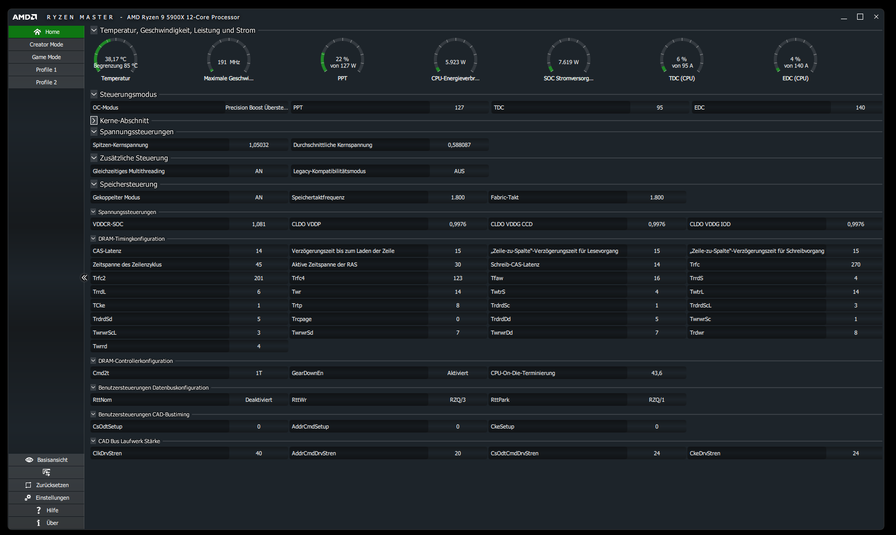
Mein Ryzen 9 5950x läuft im Idle (und eigentlich auch bei allem anderen) mit einem zu hohen Standard-Takt, wodurch er unnötig viel Leistung frisst.
Er rennt durchgehen mit 3,6-5GHZ während ich nur im Internet surfe oder auf Youtube Videos schaue. Dadurch hat er durchgehend ein Standartverbrauch von ca 99Watt und eine Temperatur von fast 50C. (Siehe Anlage)
Die Bioswerte der Wattzufuhr im PBO sind auf den Standard 5950x Werten eingestellt, wodurch er bei Volllast meistens nur bis 127Watt zieht.
3. Welche Schritte hast du bereits unternommen/versucht, um das Problem zu lösen und was hat es gebracht?
Hier war ich etwas kreativ und habe mit den Energiesparplänen von Windows etwas herumgespielt.
Nachdem ich auf den Energiesparmodus gewechselt bin und die Prozessorleistung auf 99% Minimum gestellt hatte, läuft der Ryzen 5950x mit 3,3 GHZ Allcore und boostet nur, wenn es wirklich nötig wird (jedoch nicht immer und auch nicht im Single Core sondern nur Allcore)
Dadurch konnte ich den Verbrauch von 99Watt auf 50Watt senken ohne einen wirklichen Leistungsverlust zu bekommen. Auch die Temperatur konnte ich dadurch von 50C auf 35C senken. (Anlage)
Nun ist meine Frage, ob man das irgendwie besser lösen kann? Der fehlende Singlecore Boost macht sich manchmal beim Spielen bemerkbar, wodurch ich den Energiesparmodus meistens in anspruchsvollen Spielen deaktiviere.
Ein kleiner Zusatz für Neugierige:
Ich habe 3 Energiesparpläne erstellt
Prozessorleistung min. 52% (wodurch er bei 1,72GHZ (Minimum) läuft und schneller boostet als bei 5% oder so) ca 40W im Idle
Prozessorleistung min. 75% (ist mein Standard mit über 2GHZ) recht gute Leistung fürs normale surfen + kleine Spiele) 45W im Idle
und Prozessorleistung 99% (der letzte Punkt, wo er nicht auf 100Watt hoch schießt und bei 3,3ghz mit 50Watt gute Leistung erzielt)
Edit:
Ich habe noch die Ryzenmaster Bilder für den 99% Prozessorleistung und Standard eingestellt.
(Bitte tatsächlich hier auflisten und nicht auf Signatur verweisen, da diese von einigen nicht gesehen wird und Hardware sich ändert)
- Prozessor (CPU): AMD Ryzen 9 5950X (mit beschädigtem Memorychannel-Kontakt, wodurch der Arbeitsspeicher nur Single-Channel kann) läuft mit PBO aktiviert, jedoch nur im die Spannung pro Kern zu senken. (die 200mhz+Einstellung ist ebenfalls an, jedoch habe ich es noch nicht ohne versucht)
- Arbeitsspeicher (RAM): 2x G.Skill RipJaws V DDR4 3600 CL16 im Single-Channel
- Mainboard: Asus TUF Gaming B550-Plus
- Netzteil: 850W Gold (welches genau, weiß ich auswendig nicht
) - Gehäuse: Den Namen kenn ich leider auch nicht, da ich den schon länger habe. Brauchen wir hier aber glaub gerade nicht.
- Grafikkarte: Gigabyte Geforce RTX 2080 Super (stark übertaktet +101/1380mhz)
- HDD / SSD: 2x 1TB M2 Gen 3 und Gen 4 + 1x 4TB SSD
- Weitere Hardware, die offensichtlich mit dem Problem zu tun hat(Monitormodell, Kühlung usw.):
2. Beschreibe dein Problem. Je genauer und besser du dein Problem beschreibst, desto besser kann dir geholfen werden (zusätzliche Bilder könnten z. B. hilfreich sein):
Hallo,
also mein Problem ist jetzt nichts extremes, jedoch hat vielleicht jemand eine Idee.
Mein Ryzen 9 5950x läuft im Idle (und eigentlich auch bei allem anderen) mit einem zu hohen Standard-Takt, wodurch er unnötig viel Leistung frisst.
Er rennt durchgehen mit 3,6-5GHZ während ich nur im Internet surfe oder auf Youtube Videos schaue. Dadurch hat er durchgehend ein Standartverbrauch von ca 99Watt und eine Temperatur von fast 50C. (Siehe Anlage)
Die Bioswerte der Wattzufuhr im PBO sind auf den Standard 5950x Werten eingestellt, wodurch er bei Volllast meistens nur bis 127Watt zieht.
3. Welche Schritte hast du bereits unternommen/versucht, um das Problem zu lösen und was hat es gebracht?
Hier war ich etwas kreativ und habe mit den Energiesparplänen von Windows etwas herumgespielt.
Nachdem ich auf den Energiesparmodus gewechselt bin und die Prozessorleistung auf 99% Minimum gestellt hatte, läuft der Ryzen 5950x mit 3,3 GHZ Allcore und boostet nur, wenn es wirklich nötig wird (jedoch nicht immer und auch nicht im Single Core sondern nur Allcore)
Dadurch konnte ich den Verbrauch von 99Watt auf 50Watt senken ohne einen wirklichen Leistungsverlust zu bekommen. Auch die Temperatur konnte ich dadurch von 50C auf 35C senken. (Anlage)
Nun ist meine Frage, ob man das irgendwie besser lösen kann? Der fehlende Singlecore Boost macht sich manchmal beim Spielen bemerkbar, wodurch ich den Energiesparmodus meistens in anspruchsvollen Spielen deaktiviere.
Ein kleiner Zusatz für Neugierige:
Ich habe 3 Energiesparpläne erstellt
Prozessorleistung min. 52% (wodurch er bei 1,72GHZ (Minimum) läuft und schneller boostet als bei 5% oder so) ca 40W im Idle
Prozessorleistung min. 75% (ist mein Standard mit über 2GHZ) recht gute Leistung fürs normale surfen + kleine Spiele) 45W im Idle
und Prozessorleistung 99% (der letzte Punkt, wo er nicht auf 100Watt hoch schießt und bei 3,3ghz mit 50Watt gute Leistung erzielt)
Edit:
Ich habe noch die Ryzenmaster Bilder für den 99% Prozessorleistung und Standard eingestellt.
Anhänge
Zuletzt bearbeitet:
